OCEAN STEAMSHIPS
OCEAN STEAMSHIPS
A POPULAR ACCOUNT OF THEIR CONSTRUCTION
DEVELOPMENT, MANAGEMENT
AND APPLIANCES
BY
F. E. CHADWICK, U. S. N.
J. D. J. KELLEY, U. S. N.
RIDGELY HUNT, U. S. N.
JOHN H. GOULD
WILLIAM H. RIDEING
A. E. SEATON
WITH NINETY-SIX ILLUSTRATIONS
NEW YORK
CHARLES SCRIBNER’S SONS
1891
Copyright, 1891, by
CHARLES SCRIBNER’S SONS
TROW DIRECTORY
PRINTING AND BOOKBINDING COMPANY
NEW YORK
CONTENTS.
| PAGE | |
|---|---|
| THE DEVELOPMENT OF THE STEAMSHIP | 1 |
| BY COMMANDER F. E. CHADWICK, U. S. NAVY. | |
Slow Growth of the Idea of Steam Propulsion—Models Shown at the Liverpool Exhibition in 1886—Claims of Precedence in the Invention of Steamboats—What Fulton Accomplished—The Clermont—The Voyage of the Savannah in 1819—The First War Steamer—The Atlantic Crossed by the Sirius and Great Western in 1838—Founding of the Cunard Company—Invention of the Screw Propeller—Its Application to the Archimedes and the Great Britain—Early Fleet of the Cunard Company—American Enterprises—The Screw Steamer Princeton—Establishment of the Pacific Mail—The Collins Line—Its Success and Ultimate Failure—The Great Eastern—Beginning of Great Rivalry in Speed—Triple Expansion Engines—Important Changes in Design. |
|
| SPEED IN OCEAN STEAMERS | 57 |
| BY A. E. SEATON. | |
The Viking’s Craft and the Modern “Greyhound”—Problems of Inertia and Resistance—Primary Condition for High Speed—What is Meant by “Coefficient of Fineness” and “Indicated Horse-Power”—Advance in Economical Engines—What the Compound Engine Effected—A Comparison of Fast Steamers from 1836 to 1890—Prejudice Against Propellers and High Pressures—Advantages of more than One Screw Propeller—Attempts at Propulsion by Turbine viii Wheels, Ejections, and Pumps—The Introduction of Siemens-Martin Steel in 1875 the Chief Factor in the Success of Modern Fast Steamers—Decrease in Coal Consumption—Importance of Forced Draughts—The Problem of Mechanical Stoking—Possibilities of Liquid Fuel—Is the Present Speed Likely to be Increased? |
|
| THE BUILDING OF AN “OCEAN GREYHOUND” | 91 |
| BY WILLIAM H. RIDEING. | |
The Cost of an Ocean Racer—Intricate “Financing” of Such an Undertaking—The Contract with the Ship-builders—The Uncertain Element in Designing—Great Ship Yards along the Clyde—The Plans of a Steamer on Paper—Enlargement of Plans in the “Mould Loft”—What is Meant by “Fairing the Ship”—The “Scrive Board”—Laying down the Keel—Making the Huge Ribs—When a Ship is “in Frame”—Shaping and Trimming the Plates—Riveting and Caulking—Ready for Launching—The Great “Plant” which is Necessary for the Building of a Ship—Description of a Typical Yard—Works Covering Seventy-four Acres—Where the Shaft is Forged—The Lathes at Work—The Adjustment of Parts—Seven Thousand Workmen. |
|
| OCEAN PASSENGER TRAVEL | 112 |
| BY JOHN H. GOULD. | |
The First Ocean Race—Passenger Traffic in the Old Clipper Days—State-rooms and Table Fare in Early Days—The First Ocean Mail Contract—Discomforts Fifty Years Ago—American Transatlantic Lines—Government Subsidies—Novelties on the Collins Line—When Steerage Passengers were Allowed on Ocean Steamships—Important Changes in the Comfort of Passengers Wrought by the Oceanic in 1870—The Present Era of Twin-screw Ships—Their Advantages—The Fastest Voyages East and West—Records of the Great Racers—Modern Conveniences and Luxuries—The Increase in the Number of Cabin Passengers from 1881 to 1890—How the ix Larder is Supplied—Electric Lights, Libraries, and Music-rooms—Customs Peculiar to the French, German, and British Lines—Life in the Steerage—Immigration Statistics—Government Regulations. |
|
| THE SHIP’S COMPANY | 149 |
| BY LIEUTENANT J. D. JERROLD KELLEY, U. S. NAVY. | |
Has Steam Ruined the Genuine Sailors of Story and Song?—Hauling a Liner out of the Liverpool Docks—The Traits of Master-mariners—Education of Junior Officers—A Fire Drill—Stowing the Cargo—Down the Channel in a Fog—The Routine Life at Sea—The Trials of Keeping Watch—A Bo’s’n’s Right to Bluster—Steering by Steam—Scrubbing the Decks in the Middle Watches—Formalities of Inspection—The Magic Domain of the Engine-room—Picturesqueness of the Stoke-hole—Messes of the Crew—The Noon Observation—Life among the Cabin Passengers—Boat Drill—Pleasures toward the End of the Voyage—The Concert—Scenes in the Smoking-room—Wagers on the Pilot-boat Number—Fire Island Light, and the End of the Voyage. |
|
| SAFETY ON THE ATLANTIC | 185 |
| BY WILLIAM H. RIDEING. | |
The Dangers of the Sea—Precautions in a Fog—Anxieties of the Captain—Creeping up the Channel—“Ashore at South Stack”—Narrow Escape of the Baltic—Some Notable Shipwrecks—Statistics since 1838—The Region of Icebergs—When They Are most Frequent—Calamities from Ice—Safety Promoted by Speed—Modern Protection from Incoming Seas—Bulkheads and Double Bottoms—Water tight Compartments—The Special Advantage of the Longitudinal Bulkhead—The Value of Twin Screws—Dangers from a Broken Shaft—Improvements in the Mariner’s Compass, the Patent Log, and Sounding Machine—Manganese Bronze for Propellers—Lights, Buoys, and Fog Signals—The Remarkable Record of 1890. |
|
| x THE OCEAN STEAMSHIP AS A FREIGHT CARRIER | 217 |
| BY JOHN H. GOULD. | |
Revenue of the Ship’s Cargo—Amount of Freight Carried by Express Steamships—Gross Tonnage of Important Lines Running from New York—The Merchant Marine of the United States—The “Atlantic Limited”—The Sea Post-office—In the Specie Room—Enormous Refrigerators—The New Class of “Freighters”—Large Cargoes and Small Coal Consumption—The Ocean “Tramp”—Advantages of the “Whaleback”—Vessels for Carrying Grain—Floating Elevators—The Fruit Steamship—Tank Steamships for Carrying Oil—Peculiarities of their Construction—The Molasses Ship—Scenes on the Piers when Steamships are Loading—Steam Hoisting Apparatus—How the Freight is Stowed—Coaling—The Loading of Cattle Ships—“Cowboys of the Sea”—Ocean Traffic the Index of a Nation’s Prosperity. |
|
| STEAMSHIP LINES OF THE WORLD | 253 |
| BY LIEUTENANT RIDGELY HUNT, U. S. NAVY. | |
Important Part Taken by the United States in Establishing Ocean Routes—Rivalry in Sailing Vessels with England—Effect of the Discovery of Gold in California—The Cape Horn Route—Australian Packet Lines—The Problem of a Short Route to India—Four Main Routes of Steamship Traffic—Characteristics of the Regular Service between Europe and the East—Port Said and the Suez Canal—Scenes at Aden and at Bombay—The Run to Colombo, Ceylon—Some of the By-ways of Travel from Singapore—The Pacific Mail—From Yokohama to San Francisco—Two Routes from Panama to New York—South American Ports—Magnificent Scenery of the Magellan Straits—Beauties of the Port of Rio—The Great Ocean Route from London to Australia. |
|
LIST OF ILLUSTRATIONS.
| FULL-PAGE ILLUSTRATIONS. | |
|---|---|
| PAGE | |
A Drama of the Sea, |
Frontispiece |
Specifications of Early Patents taken out in England, |
15 |
The Etruria, |
37 |
Triple-expansion Engine of the Aller, Trave, and Saale, |
41 |
The Giovanni Bausan, of the Italian Navy, |
49 |
The North German Lloyd Steamer Kaiser Wilhelm II., |
65 |
The White Star Steamer Majestic, |
75 |
The Inman Line Steamer City of Paris, |
81 |
General View of the Frames of the City of New York—June 25, 1887, |
99 |
In the Grand Saloon of an Inman Steamer, |
115 |
The End of the Voyage, |
139 |
In the Steerage, |
145 |
On the Bridge in a Gale, |
161 |
“Muster, all Hands,” |
167 |
Night Signalling, |
177 |
Out of Reckoning.—A Narrow Escape, |
187 |
Landing Stages at Liverpool, |
191 |
xii At Close Quarters, Among the Icebergs, |
201 |
The Deep-sea Sounding Machine at Work, |
207 |
Loading Grain from a Floating Elevator, |
221 |
Unloading and Loading a Coastwise Steamer by Electric Light, |
227 |
The “Whaleback” Steamship for Grain and other Freight, |
235 |
Unloading a Banana Steamship, |
241 |
A Cattle Steamship at Sea, |
249 |
Chart of the World, Showing the Principal Steamship Routes, |
257 |
Deck Quoits on a P. and O. Liner, |
261 |
Entrance to the Suez Canal at Port Said, |
267 |
The Port of Valparaiso in a Norther, |
285 |
| ILLUSTRATIONS IN THE TEXT. | |
The Great Western, from an Old Painting, |
10 |
Cross-Section of the Great Western, |
11 |
The Great Britain, |
13 |
Plan of the Hibernia and Cambria, |
22 |
Model of the Persia and Scotia, |
31 |
Longitudinal Section of the Warship Duilio, |
33 |
The Britannic, |
34 |
Cross-section of the Oregon, |
40 |
Cross-section of the Servia, |
40 |
Longitudinal Section of the Champagne, |
42 |
The Chilian Cruiser Esmeralda, |
47 |
The Belted Cruiser Orlando, with Twin Screws, |
51 |
xiii The City of Rome, |
54 |
H. B. M. S. Polyphemus at Full Speed—185⁄8 Knots, |
59 |
The Impérieuse going at Full Speed, |
64 |
Passenger Steamer Princesse Henriette at Full Speed—241⁄2 Miles per Hour, |
69 |
Engines of the Comet, |
70 |
Passenger Steamer Duchess of Hamilton at Full Speed—21 Miles per Hour, |
71 |
Passenger Steamer Columba at Full Speed—21 Miles per Hour, |
72 |
The Twin Screws of the City of New York, |
84 |
The Propeller of the North German Lloyd Steamer Havel, |
85 |
Recent Naval Engine, |
87 |
Italian Cruiser Piemonte at Full Speed—22.3 Knots = 253⁄4 Miles per Hour, |
89 |
The Umbria just before Launching, |
94 |
Frames of the City of New York, looking aft—July 19, 1887, |
102 |
Frames of the City of New York, looking forward—July 19, 1887, |
103 |
The Manganese Bronze Propeller-Blade of the Wrecked Steamer Mosel, after it had Beaten upon a Reef, |
106 |
A Stern View, Showing Twin Screws, |
108 |
The City of New York ready for Launching, |
109 |
Model of a Steamer Designed to Cross the Atlantic in Five Days, |
110 |
The Steamer’s Barber-shop, |
121 |
More Comfortable on Deck, |
123 |
A Quiet Flirtation, |
125 |
Smoking-room of a French Liner, |
127 |
xiv The Gang Plank—Just before Sailing, |
132 |
The Saloon of a Hamburg Steamer, |
134 |
The Pilot Boarding, |
135 |
Revenue Officer Boarding, New York Bay, |
142 |
Down the Channel in a Fog—A Narrow Escape, |
157 |
The Skipper, |
158 |
The Deck Lookout—“Danger Ahead,” |
160 |
The Boatswain’s Whistle, |
164 |
The Cook, |
165 |
Washing Down the Decks, |
169 |
The Stoke Hole, |
172 |
In the Fo’castle, |
174 |
Watching for the Sun on a Cloudy Day, |
176 |
The Deck Steward, |
180 |
Captain’s Breakfast, |
181 |
The Night Signal of a Disabled Steamer, |
183 |
Eddystone Lighthouse, English Channel, |
194 |
A Whistling Buoy, |
195 |
Lighthouse, Atlantic City, N. J., |
197 |
A Bell Buoy, |
199 |
Lighthouse, Sanibel Island, Fla., |
205 |
Off Fire Island, New York, |
210 |
Gedney’s Channel, outside New York Harbor, at Night, |
211 |
The Lightship, off Sandy Hook, |
213 |
Broken Bow of La Champagne, after her Collision outside New York Harbor, December, 1890, |
214 |
xv A Sunken Schooner, |
215 |
The Specie-room of a Passenger Steamship, |
232 |
Cross-section of a Tank Steamship, showing the Expansion Tank, |
244 |
Loading a Tank Steamship with Oil, by Force Pumps, |
245 |
The Port of Aden, Arabia, |
270 |
A Deck-bath in the Tropics, |
271 |
Promenade Deck of an Orient Liner, |
274 |
Landing Passengers at Natal, South Africa, |
279 |
Steamer at Anchor, Simon’s Bay, Cape of Good Hope, |
291 |
THE DEVELOPMENT OF THE STEAMSHIP.
By COMMANDER F. E. CHADWICK, U. S. NAVY.
Slow Growth of the Idea of Steam Propulsion—Models Shown at the Liverpool Exhibition in 1886—Claims of Precedence in the Invention of Steamboats—What Fulton Accomplished—The Clermont—The Voyage of the Savannah in 1819—The First War Steamer—The Atlantic Crossed by the Sirius and Great Western in 1838—Founding of the Cunard Company—Invention of the Screw Propeller—Its Application to the Archimedes and the Great Britain—Early Fleet of the Cunard Company—American Enterprises—The Screw Steamer Princeton—Establishment of the Pacific Mail—The Collins Line—Its Success and Ultimate Failure—The Great Eastern—Beginning of Great Rivalry in Speed—Triple Expansion Engines—Important Changes in Design.
IT is a wonderful fact in the swift expansion of mechanical knowledge and appliances of the last hundred years that while for unknown ages the wind was the only propelling force used for purposes of navigation, apart from the rude application of power through oars worked by men, the whole scheme of steam transport has grown, practically, to its present wonderful perfection within the lifetime of men yet living.
Of course, the idea, as is that of all great inventions, was one of slow growth. It cropped up at various stages through the eighteenth century, and there are faint evidences of gropings in this direction in the latter part of the seventeenth; but these latter were not much more definite than the embodiment of the idea of the telegraph in Puck’s girdle round the earth, and the evidence that men really thought of propelling boats by steam is very meagre until we come to the pamphlet written by Jonathan Hulls, in 1737, in which he gave utterance to a very clear and distinct idea in the matter. It struggled2 through a very backward infancy of fifty years and more, certain memorable names appearing now and then to help it along, as that of Watt (without whose improvements in the steam-engine it must still have remained in swaddling-clothes), Fitch, De Jouffroy, Rumsey, Symington, and finally Fulton, who, however much he may have learned from his predecessors, has unquestionably the credit of putting afloat the first commercially successful steamboat. He is thus worthy of all the honor accorded him; much of it came too late, as he died at the comparatively early age of fifty, after passing through the harassments which seem naturally to lie in the path of the innovator.
A graphic history of the wonderful changes wrought in this great factor of the world’s progress was set forth during the summer of 1886, at the International Exhibition at Liverpool, where, by model and drawing, the various steps were made more completely visible and tangible than, perhaps, ever before. True, the relics of the earlier phases of the steamship age, when its believers were but few and generally of small account, were sparse, but the exhibits of later models, from the date of the inception of transatlantic traffic, preparations for which were begun in earnest by laying down the steamship Great Western in 1836, were frequent enough, and the whole of the steps in the development of the means of ocean traffic from then till now were sufficiently well shown.
The exhibition, of course, did not confine itself to the steam era alone. It even had a model of an Egyptian vessel, which was exhibited by the Liverpool Library Society, as taken from Thebes, and estimated to date about 1,500 years B.C., and which Moses himself might thus have seen. It was a long stretch, however, to the next in date, as no others antedated 1700 A.D. There were many of the handsome and dignified eighteenth-century men-of-war, built at a time when men began to preserve a record of their work in the miniature ships which are now esteemed an essential addition to almost every vessel of importance put afloat. Firms now exist whose only3 business it is to make the various minute fittings—the ports, chains, anchors, blocks, etc.—of the Liliputian craft, so that every detail of the original is given with an exact verisimilitude in very often most beautiful and elaborate work.
It would have been very interesting had the early struggles of the steamboat been thus illustrated in extenso, but there is nothing of its concrete history earlier than a small model of the original Comet, built by Henry Bell, at Glasgow, in 1812, and so named because of the extraordinary comet of that year, and the engines of her successor, built in 1820. These recall, however, the vessel which was the first steamer engaged in passenger traffic in Europe, and are thus worthy of honor.
In looking over the beautiful array of models then exhibited, which thus represented almost every stage of progress in British steamship building, from the Comet onward, one could not help regretting that an effort had not been made by our government to bring together models, of which there must have been some, at least, available, illustrative of our earlier practice, particularly as there is much in it peculiar to us, and which would have been most interesting to the great public which visited the exhibition. Models of the Clermont; of the Stevens experimental screw boat; a later Mississippi steamer; the Savannah—the first vessel using steam which ever crossed the Atlantic; the Washington, the pioneer of regular transatlantic steam traffic under our flag; the Adriatic; the Hudson River and great Sound steamers of to-day, would, apart from any war-ship models of interest which could have been sent, have made a most interesting and attractive collection. The only things, however, which were visible were the drawings of a New York ferry-boat (the type of which, by the way, we owe to Fulton), so placed as to be scarcely discoverable. These boats are so typical, so different from anything found in Europe, and so interesting to any student of steam ferriage as a thorough adaptation of means to an end, that a complete model of the boat and its ferry slip would have been a most satisfactory addition.
It must be remembered that the steamboat had in its earlier days4 a much greater extension in America than elsewhere. Our great rivers were an especially attractive field for its use. The Mississippi had but lately come under our control, and the beginning of the great tide of Western emigration and exploration was almost coincident with the steamboat’s advent, so that through these favoring conditions it had a much more rapid growth among us than elsewhere.
The display, however, of British models was as complete as it could well be made. Private owners and builders, the Admiralty, and Lloyds’ Registry, united to make the collection a very complete and perfect one. Of continental European exhibits, that of the Italian Government, which sent a very splendid collection of models of its great war-ships, was the most important. Associated with it was the exhibit of the Fratelli Orlando of Leghorn, who have done much of both the public and private building of Italy. The only French exhibit was that of the Bureau Veritas, which followed the example of its English rival, Lloyds, in making a very striking and instructive show.
The only exhibits of modern war-ships were those of England and Italy, unless we except the numerous vessels built for foreign powers by English builders. The remainder of the display was chiefly connected with the strife of commerce, and in this it is likely to remain as complete and comprehensive as can be made in some time to come. It was one also in which Britain might well take pride, as, however great the United States were as pioneers or as more than equals in the beginning of the race, we have long since been distanced by our kinsmen, and we must refer, for some years at least, to Great Britain to study the principal changes in hull and machinery of the last half-century, though the great strides of the last six years, accomplished through our war-ship construction, bid fair to once more put us in our old and honorable place.
The Liverpool exhibition was the forerunner of a number of others of like character, which have culminated in the “Naval Exhibition” of 1891 in London, which, however, is more concerned with war than was its predecessor, and does not enter so fully into the details of early practice.
It is useless to draw comparisons between the value of claims of precedence in the history of steam navigation. The fact that Fulton’s efforts finally started the world to building steamboats for actual service is indisputable. All preceding cases were simply sporadic, and had none of the contagious power possessed by the experiments on the Hudson. Fulton himself had already built six steamboats before one was built elsewhere than in America. His boats, from the beginning, were of practical value, and not small experiments, the Clermont herself being 136 feet long, 18 feet broad, 7 feet deep, of 160 tons; and the diameter of her wheels was 15 feet.
In 1809 the first steamboat, the Accommodation, was seen on the St. Lawrence, and in 1811 the first (built at Pittsburgh) appeared on the Mississippi. A year after this the Comet, already alluded to, was put upon the Clyde by Henry Bell. She was only 40 feet long on the keel, and 101⁄2 broad, with two small paddle-wheels on each side, driven by a gearing which geared into a wheel on the axle of each set of paddle-wheels. Her original engines are still in existence, and are deposited in the Museum at South Kensington, where they were set up by the same engineer (Mr. John Robertson) who placed them in the Comet.
Fulton also has the honor of being the first to design and build a war steamer, which for her time was a most remarkable production, and by far the largest steam vessel built before 1838. She was a fitting monument to the genius of the man who unfortunately did not live to see her completion and successful trials.
The Demologos, or Fulton the First, was laid down June 20, 1814, and launched October 29th of the same year. “Her dimensions were: length, 150 feet; breadth, 56 feet; depth, 20 feet; water-wheel, 16 feet diameter, length of bucket 14 feet, dip 4 feet; engine, 48-inch cylinder, 5 feet stroke; boiler length 22 feet, breadth 12 feet, and depth 8 feet; tonnage, 2,475.”
The commissioners appointed to examine her say in their report:
“She is a structure resting upon two boats, keels separated from end to end by a canal 15 feet wide and 66 feet long. One boat contains6 the caldrons of copper to prepare her steam. The vast cylinder of iron, with its piston, levers, and wheels, occupies a part of its fellow: the great water-wheel revolves in the space between them: the main or gun deck supporting her armament is protected by a bulwark four feet ten inches thick of solid timber. This is pierced by 30 port-holes, to enable as many 32-pounders to fire red-hot balls.
… She is rigged with 2 short masts, each of which supports a large lateen yard and sails. She has 2 bowsprits and jibs, and 4 rudders, 2 at each extremity of the boat, so that she can be steered with either end foremost. Her machinery is calculated for the addition of an engine which will discharge an immense column of water, which is intended to throw upon the decks and through the ports of an enemy.” She was also intended to carry four 100-pounders.
She made her first trial on June 1, 1815, and on the Fourth of July she steamed outside of Sandy Hook and back, a distance of 53 miles, in 8 hours and 20 minutes. She was then supposably light, as it is stated that she was again tried September 11, 1815, with 26 of her guns on board, and ammunition and stores to bring her down to nearly 11 feet draught. She steamed from 41⁄2 to 5 miles an hour, Fulton having only promised 3, and may certainly be considered to have been a success. She was never commissioned, but was used as a receiving ship at New York until June 4, 1829, when she accidentally blew up.
The general slowness with which men in the early part of the century received the idea of the mighty changes impending may be recognized when we look over the few publications connected with navigation then published. Mind seemed to move more slowly in those days; communication was tedious and difficult. Edinburgh was as far from London in length of time taken for the journey as is now New York from New Orleans; few papers were published; there were no scientific journals of value; no great associations of men given to meeting and discussing scientific questions excepting the few ponderous societies which dealt more in abstract questions than in the daily advances of the mechanical world. It was thus that the7 steam vessel came slowly to the front, and that it took more than a third of the whole time which has elapsed since Fulton’s successful effort to convince men that it might be possible to carry on traffic by steam across the Atlantic. Dr. Lardner is almost chiefly remembered by his famous unwillingness to grant the possibility of steaming directly from Liverpool to New York; and by his remark, “As to the project, however, which was announced in the newspapers, of making the voyage directly from New York to Liverpool, it was, he had no hesitation in saying, perfectly chimerical, and that they might as well talk of making a voyage from New York or Liverpool to the moon.”1 He strongly urged dividing the transit by using Ireland as one of the intermediate steps, and going thence to Newfoundland. He curiously limited the size of ships which might be used, and their coal-carrying powers. Though a philosopher, he did not seem to grasp that if the steamship had grown to what it was in 1835 from the small beginnings of 1807 it might grow even more, and its machinery be subject to development in later times as it had been in the earlier. Lardner seems to have typified the general state of mind when in 1836 the Great Western Steamship Company was formed, from which really dates transatlantic traffic.
A slight retrospect is necessary to enable us to understand the status of steam at the time. Little really had been done beyond the establishment of coast, river, and lake navigation in the United States and coastwise traffic in Great Britain; a few small vessels had been built for the British navy. In 1825 the Enterprise (122 feet length of keel and 27 feet beam) had gone to Calcutta from London in 113 days, 10 of which had been spent in stoppages; and steam mail communication with India was about being definitely established when the keel of the Great Western was laid.
Up to this time America had undergone much the greater development, both in number of steam vessels and tonnage.
In 1829 our enrolled tonnage was 54,037 tons, or rather more than8 twice that of the United Kingdom. Charleston and Savannah had regular steam communication with our northern ports. A few years later, in 1838, returns show that the former had 14 steamers, the largest being of 466 tons; Philadelphia had 11, the largest being of 563 tons; New York had 77, of which 39 were of a large class, exceeding generally 300 tons—the largest was the President, of 615 tons, built in 1829. Liverpool had at this date 41 steamers; the largest was of 559 tons, 4 others exceeded 200 tons, and all the others were much smaller. London had 169, of which the largest was the British Queen, just built, of 1,053 tons; the next largest was of 497 tons. Glasgow and Belfast had been in regular steam communication since 1818; Glasgow and Liverpool, London and Leith, since 1822. The first ferry-boat on the Mersey, it may be noted, the Etna, 63 feet long, with a paddle-wheel in the centre, began her trips in 1816.
In 1819 the Atlantic was first crossed by a ship using steam. This was the Savannah, of 380 tons, launched at Corlear’s Hook, New York, August 22, 1818.2
She was built to ply between New York and Savannah as a sailing-packet. She was, however, purchased by Savannah merchants and fitted with steam machinery, the paddle-wheels being constructed to fold up and be laid upon the deck when not in use, her shaft also having a joint for that purpose. She left Savannah on the 26th of May, and reached Liverpool in 25 days, using steam 18 days. The log-book, still preserved, notes several times taking the wheels in on deck in thirty minutes.
In August she left Liverpool for Cronstadt. An effort was made to sell her to Russia, which failed. She sailed for Savannah, touching at Copenhagen and Arendal, and arrived in 53 days. Her machinery later was taken out, and she resumed her original character as a sailing-packet, and ended her days by being wrecked on the south coast of Long Island.
But steam-power had by 1830 grown large enough to strike out more boldly. The Savannah’s effort was an attempt in which steam was only an auxiliary, and one, too, of a not very powerful kind. Our coastwise steamers, as well as those employed in Great Britain, as also the voyage of the Enterprise to Calcutta in 1825 (though she took 113 days in doing it), had settled the possibility of the use of steam at sea, and the question had now become whether a ship could be built to cross the Atlantic depending entirely on her steam power. It had become wholly a question of fuel consumption. The Savannah, it may be said, used pitch-pine on her outward voyage, and wood was for a very long time the chief fuel for steaming purposes in America. How very important this question was will be understood when it is known that Mr. McGregor Laird, the founder of the Birkenhead firm, in 1834, laid before the Committee of the House of Commons on Steam Navigation to India the following estimate of coal consumption:
| Under | 120 | horse-power, | 101⁄2 | lbs. | per horse-power. |
| 160 | „ | 91⁄2 | „ | „ | |
| 200 | „ | 81⁄2 | „ | „ | |
| 240 | „ | 8 | „ | „ |
Or more than four times what is consumed to-day in moderately economical ships. In other words, to steam at her present rate across the Atlantic the City of New York, of 18,000 horse-power, would need to start with something like 7,500 tons of coal on board were her consumption per indicated horse-power equal to that of the best sea practice of that date, which could hardly have been under 6 pounds per indicated horse-power per hour.
This may be said to have been the status of affairs when, in 1836, under the influence of Brunei’s bold genius, the Great Western Steamship Company was founded as an off-shoot of the Great Western Railway, whose terminus was then Bristol. Brunel wished to know why the line should not extend itself to New York, and the result of his suggestion was the formation of the steamship company and the laying down at Bristol of their first ship, the Great Western.
Brunel’s large ideas were shown in this ship, though in comparatively a less degree, as well as in his later ones. She was of unprecedented size, determined on by Brunel as being necessary for the requisite power and coal-carrying capacity. The following were her principal dimensions: Length over all, 236 ft.; length between perpendiculars, 212 ft.; length of keel, 205 ft.; breadth, 35 ft. 4 in.; depth of hold, 23 ft. 2 in.; draught of water, 16 ft. 8 in.; length of engine-room, 72 ft.; tonnage by measurement, 1,340 tons; displacement at load-draught, 2,300 tons.
Dimensions of engines: Diameter of cylinders, 731⁄2 in.; length of stroke, 7 ft.; weight of engines, wheels, etc., 310 tons; number of boilers, 4; weight of boilers, 90 tons; weight of water in boilers, 80 tons; diameter of wheel, 28 ft. 9 in.; width of floats, 10 ft.
Her engines (side-lever) were built by the great firm of Maudslay11 & Field, who had been for some time one of the most notable marine-engine building firms of the period in Great Britain. They had, up to 1836, built 66 engines for steamers; the first being in 1815, when they built those of the Richmond, of 17 horse-power. The indicated power of the Great Western was 750; and a notable measure of the stride which steam has taken in the half-century since they undertook this contract is that they have since constructed twin-screw engines from which they have guaranteed to produce 19,500 horse-power. These drive a great armor-clad, which has six times the displacement of the Great Western and twice her ordinary speed.
The Great Western was launched on July 19, 1837, and was towed from Bristol to the Thames to receive her machinery, where she was the wonder of London. She left for Bristol on March 31, 1838; and arrived, after having had a serious fire on board, on April 2d.
In the meantime others had been struck with the possibility of steaming to New York; and a company, of which the moving spirit was Mr. J. Laird, of Birkenhead, purchased the Sirius, of 700 tons, employed between London and Cork, and prepared her for a voyage to New York. The completion of the Great Western was consequently hastened; and she left Bristol on Sunday, April 8, 1838, at 10 A.M. with 7 passengers on board, and reached New York on Monday, the 23d, the afternoon of the same day with the Sirius, which had left Cork Harbor (where she had touched en route from London) four days before the Great Western had left Bristol. The latter still had nearly 200 tons of coal, of the total of 800, on board on arrival; the Sirius had consumed her whole supply, and was barely able to make harbor.
Cross-section of the Great Western.
It is needless to speak of the reception of these two ships at New York. It was an event which stirred the whole country, and with12 reason; it had practically, at one stroke, reduced the breadth of the Atlantic by half, and brought the Old and New World by so much the nearer together. The Great Western started on her return voyage, May 7th, with 66 passengers. This was made in 14 days, though one was lost by a stoppage at sea. Her average daily run out was 202 miles, or about 81⁄2 knots per hour; in returning she made an average of close upon 9. Her coal consumption to New York was 655 tons, though in returning it was 392 tons—due no doubt to the aid from the westerly winds which generally prevail in the North Atlantic in the higher latitudes. She made in all, between 1838 and 1843, 64 voyages across the Atlantic, her average time from Bristol or Liverpool to New York, with an average distance of 3,0621⁄2 knots, being 15 days 12 hours, and from New York eastward, over an average distance of 3,105 knots, 13 days 6 hours. Her fastest westward passage was in 12 days 18 hours; her longest in 22 days 6 hours. Her fastest eastward was in 12 days 71⁄2 hours; and longest, in 15 days. The largest number of passengers carried was 152, and she averaged throughout 85. In 1847 she was sold to the West India Steam Packet Company, and in 1857, about the time that Mr. Brunel was launching his last and greatest ship, she was broken up at Vauxhall; and her final province no doubt was to feed the drawing-room fires of the West End of London, a fate to which many a worn-out wayfarer of the seas is yearly devoted.
Steam communication between England and America had thus been demonstrated as possible beyond a doubt, and others were not slow to make the venture. The Great Western Company themselves determined to lay down a second ship; and it having been quickly seen that the mails must be henceforth carried by steam, a gentleman from Halifax, Nova Scotia, appeared upon the scene, who was destined to connect his name indelibly with the history of steam upon the Atlantic. This was Mr. Samuel Cunard, who had nursed the idea of such a steam line for some years, and who now, with Mr. George Burns, of Glasgow, and Mr. David McIver, of Liverpool, founded the13 great company known by Mr. Cunard’s name. The establishment of this line and the building of the Great Britain by the Great Western Company are two most notable events in steam navigation the one putting the steam traffic between the two countries on a firm and secure basis; the other marking a notable step in the revolution in construction and means of applying the propelling power, destined before many years to be completely accepted to the exclusion of the wooden hull and the paddle-wheel. It is not fair to speak of the use of iron in the Great Britain for the hull, in a general way, as the beginning of the change; she was only the first large ship to be built of this material. The credit of the introduction of iron is largely to be awarded to Mr. John Laird, of Birkenhead, who in 1829 built a lighter 60 feet long, 13 feet 4 inches in breadth, and 6 feet depth of hold; and in 1833, a paddle-wheel steamer, the Lady Lansdowne, of 148 tons, 133 feet long, 17 feet broad and 9 feet 6 inches deep. “In the following year Mr. Laird constructed a second paddle-steamer, for G. B. Lamar, Esq., of Savannah, United States, called the John Randolph. This was the first iron vessel ever seen in American waters.14 She was shipped in pieces at Liverpool, and riveted together in the Savannah River, where for several years afterward she was used as a tug-boat.” Though Mr. Laird was the ablest upholder of iron as a material for ship-building, and was the largest builder in it, the idea existed before him—Richard Trevithick and Robert Stevenson so early as 1809 proposing iron vessels, “and even suggested ‘masts, yards, and spars to be constructed in plates, with telescope-joints or screwed together; and in 1815 Mr. Dickenson patented an invention for vessels, or rather boats, to be built of iron, with a hollow water-tight gunwale” (Lindsay, vol. iv., p. 85). But nothing came of these proposals, and the first iron vessel mentioned was built in 1818 by Thomas Wilson, near Glasgow—the first steam vessel being the Aaron Manby, “constructed in 1821 at Horsley” (Lindsay). “Up to 1834, Mr. Laird had constructed six iron vessels altogether;” the largest of these was the Garryowen, of 300 tons, for the City of Dublin Steam Packet Company. Others of considerable size by the same builder followed, and the material began to come into use elsewhere. In 1837 the Rainbow, of 600 tons, by far the largest iron steamer which had yet been built, was laid down at Birkenhead. It will thus be seen how bold was the step taken by Mr. Brunel when, in 1838, he advised the Great Western Company to use iron as the material for their new ship, which was to be of the startling size of 3,443 tons displacement. Nor were his innovations to stop with size and material. On his earnest recommendation to the company it was decided, in 1839, to change from the first design of the usual paddle-wheels to a screw.
Ericsson’s First Arrangement of Underwater Propeller (Oct. 10, 1834).
Ericsson’s Propeller (July 13, 1836).
Smith’s Amended Specification
(May 18, 1839).
Smith’s Specification (May 31, 1836).
Cammerow’s Specification (Dec. 10, 1828).
Specifications of Early Patents taken out in England.
Three years before (in 1836), a Swede, whose name was destined to become much more famous in our own land, had successfully shown the practicability of screw propulsion, in the Francis B. Ogden, on the Thames. “She was 45 feet long and 8 feet wide, drawing 2 feet 3 inches of water. In this vessel he fitted his engine and two propellers, each of 5 feet 3 inches diameter” (Lindsay). She made ten miles an hour, and showed her capabilities by towing a large packetship at good speed. There was no question of the success of this17 little vessel, which was witnessed on one occasion by several of the lords of the admiralty. Notwithstanding her unqualified success, Ericsson had no support in England. It happened, however, that Commodore Stockton, of our navy, was then in London; and witnessing a trial of the Ogden, ordered two small boats of him. One, the Robert F. Stockton, was built, in 1838, of iron, by Laird—63 feet 5 inches in length, 10 feet in breadth, and 7 feet in depth. She was taken—April, 1839—under sail, to the United States by a crew of a master and four men. This little vessel was the forerunner of the famous Princeton, built after the designs of Ericsson, who had been induced by Commodore Stockton to come to America as offering a more kindly field for his talents.
In the same year with Ericsson’s trial of the Ogden, Mr. Thomas Pettit Smith took out a patent for a screw; and it was by the company formed by Smith that the screw propeller was first tried on a large scale, in the Archimedes, of 237 tons, in 1839. Of course the names mentioned by no means exhaust the list of claimants to this great invention. Nor can it be said to have been invented by either of these two, but they were the first to score decisive successes and convince the world of its practicability.
In 1770, Watt wrote to Dr. Smalls (who, a Scot, was at one time a professor at William and Mary College, in Virginia, but returned to England in 1785) regarding the latter’s experiments in relation to canal navigation, asking him, “Have you ever considered a spiral oar for that purpose, or are you for two wheels?” In the letter is the sketch, a fac-simile of which is here shown:
Dr. Smalls answers that, “I have tried models of spiral oars, and have found them all inferior to oars of either of the other forms” (Muirhead’s “Life of Watt,” p. 203).
Joseph Bramah, in 1785, took out a patent for propelling vessels by steam, wherein, after describing the method figured in his specification of using a wheel at the stern of a vessel, in which he places the rudder at the bow, he proceeds as follows:
“Instead of this wheel A may be introduced a wheel with inclined fans, or wings, similar to the fly of a smoke-jack, or the vertical sails of a wind-mill. This wheel, or fly, may be fixed on the spindle C alone, and may be wholly under water, when it would, by being turned round either way, cause the ship to be forced backward or forward, as the inclination of the fans, or wings, will act as oars with equal force both ways; and their power will be in proportion to the size and velocity of the wheel, allowing the fans to have a proper inclination. The steam-engine will also serve to clear the ship of water with singular expedition, which is a circumstance of much consequence.”
Bramah thus very clearly describes the screw, and in so doing must unquestionably be numbered as one of the many fathers of this system of propulsion. Fitch, as before stated, is recorded, on most trustworthy evidence, to have been another: and Mr. Stevens, of Hoboken, not only carried out successful experiments with the screw in 1804, at New York, but even experimented with twin screws. Charles Cummerow, “in the City of London, merchant,” patented, in 1828, “certain improvements in propelling vessels, communicated to me by a certain foreigner residing abroad,” in which the screw is set forth in a manner not to be questioned. Who the “certain foreigner” was, who communicated the invention to Mr. Cummerow, has not come down to us.
It had, however, like the steamboat as a whole, to wait for a certain preparedness in the human intellect. Invention knocked hard, and sometimes often, in the early years of the century, before the doors of the mind were opened to receive it; and too frequently then the reception was but a surly one, and attention deferred from visitor to visitor until one came, as did Fulton, or Ericsson, who would not be denied.
The transfer of Ericsson to America left an open field for Mr. Pettit Smith, and the experiments carried out by the Screw Propeller Company had the effect of permanently directing the attention in Great Britain of those interested in such subjects. The screw used19 in the Archimedes “consisted of two half-threads, of an 8 feet pitch, 5 feet 9 inches in diameter. Each was 4 feet in length, and they were placed diametrically opposite each other at an angle of about 45 degrees on the propeller-shaft” (Lindsay). She was tried in 1839, and in 1840 Mr. Brunel spent some time in investigating her performance. His mind, bold and original in all its own conceptions, was quick to appreciate the new method; and, although the engines of the Great Britain were already begun, designed for paddle-wheels, he brought the directors of the company, who had undertaken the building of their own machinery, to consent to a change. The following details of the ship are taken from the “Life of Brunel:” Total length, 322 ft.; length of keel, 289 ft.; beam, 51 ft.; depth, 32 ft. 6 in.; draught of water, 16 ft.; tonnage measurement, 3,443 tons; displacement, 2,984 tons; number of cylinders, 4; diameter of cylinder, 88 in.; length of stroke, 6 ft.; weight of engines, 340 tons; weight of boilers, 200 tons; weight of water in boilers, 200 tons; weight of screw-shaft, 38 tons; diameter of screw, 15 ft. 6 in.; pitch of screw, 25 ft.; weight of screw, 4 tons; diameter of main drum, 18 ft.; diameter of screw-shaft drum, 6 ft.; weight of coal, 1,200 tons.
“In the construction of the Great Britain, the same care which had been spent in securing longitudinal strength in the wooden hull of the Great Western was now given to the suitable distribution of the metal.”
A balanced rudder and bilge keels were parts of her original construction, and an unusual method of lapping the plates was used. “Apart from their size, the design of the engines of the Great Britain necessarily presented many peculiarities. The boilers, which were 6 in number, were placed touching each other, so as to form one large boiler about 33 feet square, divided by one transverse and two longitudinal partitions.
“It would seem that the boiler was worked with a pressure of about 8 pounds on the square inch.
“The main shaft of the engine had a crank at either end of it, and was made hollow; a stream of water being kept running through it,20 so as to prevent heating in the bearings. An important part in the design was the method by which motion was transmitted from the engine-shaft to the screw-shaft, for the screw was arranged to go three revolutions to each revolution of the engines. Where the engines do not drive the screw directly, this is now universally effected by means of toothed gearing; but when the engines of the Great Britain were made, it was thought that this arrangement would be too jarring and noisy. After much consideration, chains were used, working round different-sized drums, with notches in them, into which fitted projections on the chains.”
On July 10, 1843, this (for the time) great ship was floated out of dock; but it was not until January 23, 1845, that she left Bristol for London, making on her voyage an average of 121⁄3 knots an hour. She left Liverpool for New York on August 26th, and arrived on September 10th, having made the passage out in 14 days and 21 hours; she returned in 151⁄2 days. During the next winter, after one more voyage to New York, alterations were made, to give a better supply of steam, and a new screw was fitted. She made two voyages to New York in 1846; and on September 22d she left Liverpool on a third, but overran her reckoning and stranded in Dundrum Bay, on the northeast coast of Ireland, when it was supposed she was only rounding the Isle of Man. This unfortunate event completed the ruin of the company, already in financial straits through the competition of the Cunard line; and the ship after her rescue, effected August 27, 1847, almost a year after grounding, was “sold to Messrs. Gibbs, Bright & Co., of Liverpool, by whom she was repaired and fitted with auxiliary engines of 500 nominal horse-power. On a general survey being made it was found that she had not suffered any alteration of form, nor was she at all strained. She was taken out of dock in October, 1851, and since that time she has made regular voyages between Liverpool and Australia.”
These last few lines appear in the “Life of Brunel,” published in 1870. But she was later changed into a sailing-ship, and only in 1886 stranded again at the Falkland Islands. She was floated; but21 being badly injured, was sold to serve as a hulk, and there no doubt will be passed the last days of what may be regarded one of the famous ships of the world. She was, for the time, as bold a conception as was her great designer’s later venture, the Great Eastern.
The acceptance by the English Government of the Cunard company’s bid for the contract for carrying the mails to America resulted in putting afloat, in 1840, the Acadia, Britannia, Columbia, and Caledonia. The first vessels of the Cunard line were all wooden paddle-wheel steamers, with engines by Napier, of Glasgow, of the usual side-lever class; the return-flue boilers and jet-condensers were used, the latter holding their place for many years to come, though surface condensation had already appeared as an experiment. The company was to carry the mails fortnightly between Liverpool, Halifax, and Boston, regular sailings to be adhered to, and four vessels to be employed, for the sum of £81,000 ($400,000) per annum. The contract was made for seven years, but was continued from time to time for forty-six—no break occurring in this nearly half-century’s service, when the Umbria—November 4, 1886—was the first ship in the history of the company to leave Liverpool on the regular day of sailing for America without mails. This break, however, was but momentary, and the line almost at once resumed its ancient duty.
The Britannia was the first of the fleet to sail; and, strange to say (from the usual seaman’s point of view), Friday, July 4, 1840, was the day selected. She arrived at Boston in 14 days and 8 hours, a very successful passage for the time.
It must have required considerable moral courage in the projectors to inaugurate such an undertaking on a day of the week which has been so long on the black-list of sailor superstition, notwithstanding it had the advantage of being the anniversary of the Declaration of American Independence. The success of this line ought certainly to rehabilitate Friday to a position of equality among the more fortunate days, though it will be observed that none of the transatlantic lines have yet selected it as a day of sailing.
The Britannia, which was representative of the quartette, was of22 the following dimensions: Length of keel and fore rake, 207 ft.; breadth of beam, 34 ft. 2 in.; depth of hold, 22 ft. 4 in.; mean draught, 16 ft. 10 in.; displacement, 2,050 tons; diameter of cylinder, 721⁄2 in.; length of stroke, 82 in.; number of boilers, 4; pressure carried, 9 lbs. per sq. in.; number of furnaces, 12; fire-grate area, 222 ft.; indicated horse-power, 740; coal consumption per indicated horse-power per hour, 5.1 lbs.; coal consumption per day, 38 tons; bunker capacity, 640 tons; cargo capacity, 225 tons; cabin passengers carried, 90; average speed, 8.5 knots.
It will thus be seen that these ships were not an advance upon the Great Western, but were even slightly smaller, with about the same coal consumption and with rather less speed.
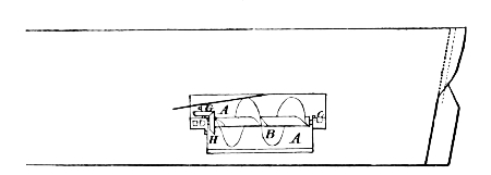
Plan of the Hibernia and Cambria.
A, saloon; B, pantry; C, centre state-rooms; D, gentlemen’s cabin; E, ladies’ cabin; S, stairs; F, wine cellar; G, G, G, goods; K, stewards’ berths in centre; H, H, coal ho’d; P, P, fore-cabin; Q, steerage; L, forecastle; R, store-room; M, mail-room; O, sail-room; V, engineers and firemen.
The Hibernia and Cambria followed in 1843 and 1845, 530 tons larger in displacement, with 1,040 indicated horse-power, and steaming about 91⁄2 knots per hour. The plan gives an idea of these vessels which is far from fulfilling the ideas of the present Atlantic traveller, who considers himself a much-injured person if he has not electric lights and bells, baths ad libitum, and a reasonable amount of cubic space in which to bestow himself. None of the least of these existed in the earlier passenger ships; a narrow berth to sleep in and a plentiful supply of not over well prepared food were afforded, but beyond these there was little—notwithstanding the whole of the ship was given up to first-cabin passengers, emigrants not being carried in steamers until 1850, and it was not until 1853 that any steamer of the Cunard line was fitted for their accommodation.
How little it was possible to do for the wanderer to Europe in those days may be seen when comparison shows the Britannia to have been but half the length of the Umbria, but two-thirds her breadth, but six-tenths her depth, with much less than half her speed, and less than one-twentieth her power.
The establishment of the Cunard line marked the setting of ocean steam traffic firmly on its feet. What in 1835 had been stated by one of the most trusted scientific men of that time as an impossibility, and even in 1838 was in doubt, had become an accomplished fact; and while the proof of the practicability of the American route was making, preparations were in progress for the extension of steam lines which were soon to reach the ends of the world. A detailed statement of historic events is, of course, here out of place, but a mere mention of other prominent landmarks in steam navigation is almost a necessity. The founding of the Peninsular Company, in 1837, soon to extend its operations, under the name of the Peninsular and Oriental, to India, and the establishment, in 1840, of the Pacific Steam Navigation Company, are dates not to be passed by. The establishment of the latter line was due to one of our own countrymen—William Wheelwright, of Newburyport, who, when consul at Guayaquil, grasped the conditions of the coast, and through his foresight became one of its greatest benefactors, and at the same time one of its most successful men. He failed in interesting our own people in the venture, and turned to London, where his success was greater. The Chili and Peru, the first vessels of this now great fleet, despatched in 1840, were but 198 feet long and of 700 tons. It was not until 1868 that the line was brought into direct communication with England by the establishment of monthly steamers from Liverpool to Valparaiso, via the Straits of Magellan. They had to await the diminished fuel consumption, which the company itself did so much to bring about through compound engines and surface condensation.
In the following years we ourselves were not idle. In 1843 the celebrated screw steamer Princeton—whose name is connected in so melancholy a manner with the bursting of the “Peacemaker” and24 the death of the then Secretary of the Navy, when he and a number of other high officials were visiting the ship—was built for the navy after Ericsson’s designs, and fitted with one of his propellers. She was 164 feet long, with 30 feet 6 inches beam, and a displacement, at 18 feet draught, of 1,046 tons. She had a very flat floor, with great sharpness forward and excessive leanness aft. She may almost be taken as representative of the later type in model. She had three boilers, each 26 feet long, 9 feet 4 inches high, and 7 feet wide, with a grate surface of 134 square feet. In 1845, Mr. R. B. Forbes, of Boston, so long known for his intimate and successful connection with shipping interests, built the auxiliary screw steamers Massachusetts and Edith for transatlantic trade. The former was somewhat the larger, and was 178 feet long and 32 broad. Her machinery was designed by Ericsson, and had 2 cylinders, 25 inches diameter, working nearly at right angles to each other. The machinery was built by Hogg & Delamater, of New York, and had the peculiarity of having the shaft pass through the stern at the side of the stern-post, under a patent of Ericsson’s. The propeller, on Ericsson’s principle, was 91⁄2 feet diameter, and could be hoisted when the ship was under sail. She made but one voyage to Liverpool, and was then chartered by our Government to carry troops to Mexico, in 1846; but was later bought into the naval service and known as the Farralones.
In June, 1847, the same year which witnessed the establishment of the Pacific Mail Company, the Washington, of 4,000 tons displacement, and of 2,000 indicated horse-power, was the pioneer of a line between New York and Bremen, touching at Southampton. The Hermann followed a little later, but was somewhat larger, the dimensions of the two ships being:
| Washington. | Hermann. | |
|---|---|---|
| Total length | 236 | 241 |
| Beam | 39 | 40 |
| Depth | 31 | 31 |
Their displacement was about 4,000 tons. The Franklin followed in 1848, and the Humboldt in 1850, both being a good deal larger25 than the two preceding. The latter two were, however, employed only between New York and Havre.
In 1850 the Collins line was formed, with a large Government subsidy. In the same year the Inman line was established, with screw steamers built of iron—two differences from the prevailing construction, which were to bear so powerful an influence in a few years against the success of steamers of the type brought out by the Collins company. In 1858 came the North German Lloyd, with the modest beginnings of its now great fleet, and in 1861 the French Compagnie Transatlantique. In 1863 the National line was established; in 1866 the Williams & Guion (now the Guion), which had previously existed as a line of sailing-packets; and in 1870 the White Star.
These are those in which we are most interested, as they touch our shores; but in the interval other lines were directed to all parts of the world, few seaports remaining, of however little importance, or lying however far from civilization, that cannot now be reached by regular steam communication.
The establishment of the Collins line was one of the great events of steamship history. We had been so successful upon our coasts, rivers, and lakes, that it was but natural we should make some effort to do our part with steam upon the greater field of international trade. It was impossible that the monopoly which had existed for ten years in the hands of the Cunard company should not be combated by some one, and with the advent of the Collins line came a strife for supremacy, the memories of which are still vivid in the minds of thousands on both sides of the Atlantic.
The Cunard company at this time had increased their fleet by the addition of the America, Niagara, Europa, and Columbia, all built in 1848. Their machinery did not differ materially from that of the preceding ships, in general design, but there had, in the course of practice, come better workmanship and design of parts, and the boiler pressure had been increased to 13 pounds, bringing the expenditure per horse-power down to 3.8 pounds per hour. In these ships the26 freight capacity had been nearly doubled, fifty per cent. had been added to their passenger accommodation, and the company was altogether pursuing the successful career which was due a line which could command $35 a ton for freight from Liverpool to New York—a reminiscence which must make it appear the Golden Age to the unfortunate steamship-owner of to-day, who is now most happy with a seventh of such earnings.
The Collins steamers were a new departure in model and arrangement; they were built by William H. Brown, a famous builder of the time; exceeded in size and speed anything then afloat, and reduced the journey in 1851 and 1852 to about 11 days—though some voyages were made in less than 10 days. The Cunard line put afloat the Asia and Africa as competitors, but they neither equalled the American steamers in size nor speed. The former were of 3,620 tons displacement, with 1,000 indicated horse-power. The comparison of size between them and the Collins steamers is as follows:
| Length. | Depth. | Beam. | Draught. | |||
|---|---|---|---|---|---|---|
| ft. | ft. | in. | ft. | ft. | in. | |
| Arctic | 282 | 32 | 45 | 20 | ||
| Asia | 266 | 27 | 2 | 40 | 18 | 9 |
The three other vessels of the Collins line were the Baltic, Atlantic, and Pacific. They formed a notable fleet, and fixed for many years to come the type of the American steamship in model and arrangement. They were the work of a man of genius who had the courage to cast aside tradition where it interfered with practical purposes. The bowsprit was dispensed with; the vertical stem, now so general, was adopted, and everything subordinated to the use of the ships as steamers.
But great disaster was in store for these fine ships. The Arctic, on September 21, 1854, while on her voyage out, was struck by the French steamer Vesta, in a fog off Cape Race, and but 46 out of the 268 persons on board were saved. The Pacific left Liverpool on June 23, 1856, and was never heard of after. The Adriatic, a much27 finer ship than any of her predecessors, was put afloat; but the line was doomed. Extravagance in construction and management, combined with the losses of two of their ships and a refusal of further aid from the Government, were too much for the line to bear, and in 1858 the end came. Ever since, the European companies, with the exception of the time during which the line from Philadelphia has been running and the time during which some desultory efforts have been put forth, have had to compete among themselves. The sworn statement of the Collins company had shown the first four ships to have cost $2,944,142.71. The actual average cost of each of the first 28 voyages was $65,215.64; and the average receipts, $48,286.85—showing a loss on each voyage of $16,928.79.
To discuss the causes of our failure to hold our own in the carrying trade of the world may seem somewhat out of place, but the subject is so interesting in many ways that a few words may not be amiss.
The following is a comparative table showing the steam tonnage of the United States and of the British Empire, beginning with the year in which ocean steam navigation may be said to have been put fairly on its feet. Our own is divided into “oversea,” or that which can trade beyond United States waters, and “enrolled,” which includes all in home waters:
| Years | United States | Total | British Empire (including Colonies) |
|
|---|---|---|---|---|
| Oversea | Enrolled | |||
| 1838 | 2,791 | 190,632 | 193,423 | 82,716 |
| 1840 | 4,155 | 198,184 | 202,339 | 95,807 |
| 1842 | 4,701 | 224,960 | 229,681 | 118,930 |
| 1844 | 6,909 | 265,270 | 272,179 | 125,675 |
| 1846 | 6,287 | 341,606 | 347,893 | 144,784 |
| 1848 | 16,068 | 411,823 | 427,891 | 168,087 |
| 1850 | 44,942 | 481,005 | 525,947 | 187,631 |
| 1852 | 79,704 | 563,536 | 643,240 | 227,306 |
| 1854 | 95,036 | 581,571 | 676,607 | 326,484 |
| 1855 | 115,045 | … | … | … |
| 1856 | 89,715 | 583,362 | 673,077 | 417,717 |
| 1858 | 78,027 | 651,363 | 729,390 | 488,415 |
| 1860 | 97,269 | 770,641 | 500,144 | 500,144 |
It will be seen from this table how great the extension of the use of the steamboat had been in the United States in these earlier years, as compared with that elsewhere. In 1852 our enrolled tonnage had grown to more than half a million tons, or well on to three times the whole of that of the British Empire, and our oversea tonnage was about one-third of that of Great Britain and her dependencies.
One reason for this very rapid increase in the enrolled tonnage was, of course, the fact that railroads had not yet begun to seam the West, as they were shortly to do: the steamboat was the great and absolutely necessary means of transport, and was to hold its prominence in this regard for some years yet to come. When this change came, there came with it a change in circumstances which went far beyond all other causes in removing our shipping from the great place it had occupied in the first half of this century. But great as was the effect worked by this change, there were certain minor causes which have to be taken into account. We had grown in maritime power through the events of the Napoleonic wars—which, though they worked ruin to many an unlucky owner, enriched many more—as we were for some years almost the only neutral bottoms afloat; we had rapidly increased this power during the succeeding forty years, during which time our ships were notably the finest models and the most ably commanded on the seas; the best blood of New England went into the service, and one has but to read the reports of the English parliamentary commissions upon the shipping subject to realize the proud position which our ships and, above all, our ships’ captains held in the carrying trade. We had entered the steam competition with an energy and ability that promised much, but we gave little or no heed to changes in construction until long after they had been accepted by the rest of the world; and it is to this conservatism, paradoxical as the expression may seem applied to our countrymen, that part of our misfortune was due.
The first of the changes we were so unwilling to accept was that from wood to iron; the other was that from paddle to screw. Even so late as the end of the decade 1860-70, while all the world else was29 building ships of iron, propelled by screws, some of which were driven by compound engines, our last remaining great company, the Pacific Mail, put afloat four magnificent failures (from the commercial point of view), differing scarcely in any point, except in size, from those of 1850-56. They were of wood, and had the typically national over-head beam engine. They were most comfortable and luxurious boats; but the sending them into the battle of commerce at such a date, was like pitting the old wooden three-decker with her sixty-four pounders against the active steel cruiser of to-day and her modern guns. Many of the iron screws built at the same time are still in active service; but the fine old China, America, Alaska, and Japan are long since gone, and with them much of the company’s success and fortune.
Of course, one great reason for this non-acceptance was the fact that, with us, wood for ship-building was still plentiful, and that it was cheaper so to build than to build in iron, to which material English builders were driven by an exact reversal of these conditions; and the retention of the paddle over the screw was due in a certain degree to the more frequent necessity of repair of wooden screw ships, to which it is not possible to give the necessary structural strength at the stern to withstand successfully the jarring action of the screw at high speeds.
The part in advancing the British commercial fleet played by the abrogation of the navigation laws, in 1849, which had their birth in the time of Cromwell (and to which we have held with such tenacity, as ours were modelled upon theirs), need only be barely mentioned. British ship-owners were in despair at the change, and many sold off their ship property to avoid what they expected to be the ruin of the shipping trade, but the change was only to remove the fetters which they had worn so long that they did not know them as such.
But the great and overwhelming cause, to which the effect of our navigation laws were even secondary, was the opening up of the vast region lying west of the earlier formed States; the building of our gigantic system of railways; the exploitation, in a word, of the great30 interior domain, of the possibilities of which, preceding 1850, we were only dimly conscious, and so much of which had only just been added by the results of the Mexican War. It is so difficult, from the present standpoint, to realize the mighty work which has been done on the American continent in this short space of forty years, that its true bearings on this subject are sometimes disregarded. The fact that the Baltimore & Ohio Railroad, at this date, was not running its trains beyond Cumberland, Md., will give an impression of the vastness of the work which was done later.
The period 1850-60 cannot be passed over without a mention of the Great Eastern, though she can hardly be said to have been in the line of practical development, which was not so much in enlargement of hull as in change in character of machinery. Brunel’s son, in his “Life” of his father, says: “It was no doubt his connection with the Australian Mail Company (1851-53) that led Mr. Brunel to work out into practical shape the idea of a great ship for the Indian or Australian service, which had long occupied his mind.”
The Great Eastern was to attempt to solve by her bulk the problem of coal capacity which was later to be solved by high pressures and surface condensation. The ship finally determined on was 680 feet long, 83 feet broad, with a mean draught of 25 feet, with screw engines of 4,000 indicated horse-power and paddle-engines of 2,600, to work with steam from 15 to 25 pounds pressure—thus curiously uniting in herself at this transition period the two rival systems of propulsion. She was begun at Millwall, London, in the spring of 1854, and was finally launched, after many difficulties, on January 30, 1858. Her history is too well known to be dwelt upon here. She has experienced many vicissitudes and misfortunes, and it is well that her great projector (who paid for her with his life, as he died the year after her launching) did not live to see her used as an exhibit, in 1886, in the River Mersey, her great sides serving to blazon the name and fame of a Liverpool clothing establishment. She was sold the next year for the pitiful sum of £8,000 and broken up.
The year 1855 marks the high-water mark of the paddle-steamer31 era. In that year were built the Adriatic, by the Collins line, and the Persia, as a competitor (and the twenty-eighth ship of the company), by the Cunard. But the former was of wood, the latter of iron. She was among the earlier ships of this material to be built by the Cunard company, and, with the slightly larger Scotia, built in 1862, was, for some years after the cessation of the Collins line, the favorite and most successful steamer upon the Atlantic. She was 376 feet long, 45 feet 3 inches broad, and of about 5,500 tons displacement. Her cylinders were 1001⁄2 inches diameter, with 120 inches stroke, and she had—as also the preceding ship, the Arabia—tubular boilers instead of the old flue.
Model of the Persia and Scotia.
Diagram showing Decrease in Expediture of Coal per indicated Horse-power per hour based on Good Average Practice
Diagram showing increase in Steam-pressures based on good average Practice
How great an advantage she was upon their first ship will be seen by the following comparison:
| Britannia. | Persia. | |
|---|---|---|
Coal necessary to steam to |
570 tons | 1,400 tons |
Cargo carried |
224 „ | 750 „ |
Passengers |
90 | 250 |
Indicated power |
710 | 3,600 |
Pressure per square inch |
9 lbs. | 33 lbs. |
Coal per indicated horse-power per hour |
5.1 „ | 3.8 „ |
Speed |
8.5 knots | 13.1 knots |
Thus, for two and a half times the quantity of coal nearly three and a half times the cargo was carried, and nearly three times the number of passengers. This result was due partially to increased engine efficiency, and partially to increased size of ship; and thus to a relative reduction of the power necessary to drive a given amount of displacement.
The Scotia was almost a sister ship to the Persia, slightly exceeding her in size, but with no radical differences which would mark her as an advance upon the latter. She was the last of the old régime in the Atlantic trade, and the same year in which she was built saw the complete acceptance by the Cunard company of the newer order of things, in the building of the iron screw steamer China, of 4,000 tons displacement, with oscillating geared screw engines of 2,200 indicated horse-power, with an average speed of 12.9 knots on a daily expenditure of 82 tons of coal. She was the first of their ships to be fitted with a surface condenser. The Scotia had been built as a paddle steamer rather in deference to the prejudices of passengers than in conformity to the judgment of the company, which had put afloat iron screw ships for their Mediterranean trade as early as 1852 and 1853.
The introduction of surface condensation and of higher pressures were the two necessary elements in a radical advance in marine engineering. Neither of these was a new proposal;3 several patents had been taken out for the former at a very early date, both in America33 and in England; and in 1838 the Wilberforce, a boat running between London and Hull, was so fitted. Very high pressures, from almost the very beginning, had been carried in the steamers on our Western waters; and in 1811 Oliver Evans published, in Philadelphia, a pamphlet dealing with the subject, in which he advocated pressures of at least 100 to 120 pounds per square inch, and patented a boiler which was the parent of the long, cylindrical type which came into such general use in our river navigation. The sea-going public resolutely resisted the change to high pressures for nearly forty years, there being a very slow and gradual advance from 1 and 2 pounds to the 8 and 9 carried by the Great Britain and Britannia. In 1850 the Arctic carried 18 and in 1856 25 was not uncommon. Some of the foremost early engineers favored cast-iron boilers (see evidence before parliamentary committee, 1817); and the boiler in general use in England up to 1850 was a great rectangular box, usually with three furnaces and flues, all the faces of which were planes.4
Though tubular boilers did not displace the flue boiler in British practice to any great degree before 1850, many examples were in use in America at that date, but chiefly in other than sea-going steamers. Robert L. Stevens, of Hoboken, built as early as 1832 “the now standard form of return tubular boilers for moderate pressures” (Professor34 R. H. Thurston). But it worked its way into sea practice very slowly; and the multitubular boiler, in any of its several forms, cannot be said to have been fairly adopted in either American or British sea-going ships before the date first mentioned, though employed in the Hudson River and Long Island Sound steamers, in one of the former of which, the Thomas Powell, built in 1850, a steam pressure of 50 pounds was used.
There had been this slow and gradual advance in ocean steam pressures, with a consequent reduction in coal expenditure, when in 1856 came a movement in the direction of economy by the introduction of the compound engine, by Messrs. Randolph Elder & Co. (later John Elder & Co.), which was soon to develop into a revolution in marine steam enginery. The Pacific Steam Navigation Company has the credit of first accepting this change in applying it to their ships, the Valparaiso and Inca. The original pressure used was 25 pounds to the inch: the cylinders were 50 and 90 inches in diameter, and the piston speed from 230 to 250 feet per minute. The idea of using steam expansively by this means was of course not new, as it dates back to Hornblower (1781), but with the low pressures which35 had been used at sea there was no reason for its adoption afloat. Difficulties were experienced by the Pacific company with their earlier engines, but the line adhered to their change, and for nearly fourteen years were almost alone in their practice.
These changes made the use of a cylindrical boiler necessary, as the form best able to withstand the increased pressure. The old box-like shape has disappeared; and if the shade of Oliver Evans is ever able to visit us, it must be with an intense feeling of satisfaction to find his ideas of eighty years since now accepted by all the world.
The date 1870 marks the advent of a new type of ship, in those of the Oceanic Company, better known as the White Star line, built of iron by Harland & Wolff, of Belfast—engined with compound engines, and of extreme length as compared with their breadth. They established a new form, style, and interior arrangement, which has largely been followed by other lines, though the extreme disproportion of length and beam is now disappearing. The Britannic and Germanic, the two largest of the earlier of this line, are 468 feet in length and 45 feet 3 inches in beam, carrying 220 cabin passengers and 1,100 in the steerage, besides 150 crew. They develop 5,000 indicated horse-power, and make their passage, with remarkable regularity, in about 8 days 10 hours to Queenstown. The earlier ships of this line, when first built, had a means of dropping their propeller-shaft so as to immerse more deeply the screw; so many inconveniences, however, were associated with this that it was given up. Their general arrangement was a most marked advance upon that of their predecessors—an excellent move was placing the saloon forward instead of in the stern, a change almost universally followed.
In the same year with the Britannic came out the City of Berlin, of the Inman line, for some years the largest steamer afloat (after the Great Eastern), being 520 feet in length by 44 feet beam, of 5,000 indicated power, and in every way a magnificent ship.
The Bothnia and Scythia were also built in 1874, by the Cunard company, as representatives of the new type, but were smaller than36 the ships of the same period built by the Inman and White Star lines. They were of 6,080 tons displacement and 2,780 indicated horse-power, with a speed of 13 knots. The pressure carried was 60 pounds. These ships had by far the largest cargo-carrying capacity (3,000 tons measurement) and passenger accommodation (340 first-cabin) of any yet built by the company. With the addition of this great number of steamers, change was not to be expected for some years; and it was not until 1879, when the Guion company put afloat the Arizona, that a beginning was made of the tremendous rivalry which has resulted in putting upon the seas, not only the wonderful ships which are now running upon the Atlantic, but in extending greatly the size and speed of those employed in other service.
Several things had combined in the latter part of this decade to bring about this advance. The great change between 1860 and 1872, from the causes already noted, which had reduced coal consumption by one-half, was followed by the introduction of corrugated flues and steel as a material for both boilers and hull. With this came still higher pressures, which were carried from 60 to 80 and 90 pounds. In August, 1881, a very interesting paper was read by Mr. F. C. Marshall, of Newcastle, before the Institution of Mechanical Engineers, in which he showed that a saving of 13.37 per cent. in fuel had been arrived at since 1872. The general type of engine and boiler had remained the same in these nine years, but the increased saving had been due chiefly to increased pressures. It is curious that at the reading of both the paper by Sir Frederick Bramwell, in 1872, and that of Mr. Marshall, in 1881, there should have been pretty generally expressed a feeling that something like a finality had been reached. So little was this opinion true that, though over thirteen per cent. saving had been effected between these two dates, a percentage of gain more than double this was to be recorded between the latter date and 1886. In these matters it is dangerous to prophesy; it is safer to believe all things possible. Certainly the wildest dreamer of 1872 did not look forward to crossing the Atlantic at 20 knots as a not unusual speed.
In 1874 triple-expansion engines had been designed for the Propontis by Mr. A. C. Kirk, of Napier & Sons, of Glasgow, which, on account of failure in the boilers which were used, did not give at first the results hoped for. In 1881 the Messrs. Napier fitted the Aberdeen with engines of the same kind, steam at 125 pounds pressure per square inch being used. In the next two years the change proceeded slowly, but by 1885 the engineering mind had so largely accepted it that a very large proportion of the engines built in that year were on this principle, and at the present it may be regarded as being fully accepted as was the compound engine ten years since. The saving in fuel is generally reckoned at from twenty to twenty-five per cent., or, to put it more graphically, in the words of Mr. Parker, Chief Engineer Surveyor of Lloyds, in his interesting paper, read in July, 1886, before the Institution of Naval Architects: “Two large passenger steamers, of over 4,500 gross tonnage, having engines of about 6,000 indicated horse-power, built of the same dimensions, from the same lines, with similar propellers, are exactly alike in every respect, except so far as their machinery is concerned. One vessel is fitted with triple-expansion engines, working at a pressure of 145 pounds per square inch; while the other vessel is fitted with ordinary compound engines, working at a pressure of 90 pounds per square inch. Both vessels are engaged in the same trade and steam at the same rate of speed, viz., 12 knots an hour. The latter vessel in a round voyage of 84 days burns 1,200 tons more coal than the former.”
In the epoch 1879 to 1887 the following great ships had been placed upon the Liverpool and New York lines, their best speeds to that date being as shown:
| Days. | Hours. | Minutes. | |
|---|---|---|---|
| 1. Etruria | 6 | 5 | 31 |
| 2. Umbria (sister ship) | slightly longer | ||
| 3. Oregon | 6 | 10 | 35 |
| 4. America | 6 | 13 | 44 |
| 5. City of Rome | 6 | 18 | 0 |
| 6. Alaska | 6 | 18 | 37 |
| 7. Servia | 6 | 23 | 55 |
| 8. Aurania | 7 | 1 | 1 |
The time had thus been shortened much more than half since 1840, and had been lessened forty per cent. since 1860.
In addition to the ships mentioned, there had been placed upon the line from Bremen to New York (between 1879 and 1886) touching at Southampton, England, eight new ships of the North German Lloyd, which form 28 altogether, the most compact and uniform fleet upon the Atlantic. The Trave, Saale, and Aller, were then marvels of splendor and comfort, ranking in speed and power very little short of the fastest of the Liverpool ships. They, as were the others of the company’s eight “express” steamers, were built by the great firm of John Elder & Co., of Glasgow, their machinery being designed by Mr. Bryce-Douglas, to whose genius was also due that of the Etruria and Umbria, the Oregon, Arizona, and Alaska. The engines of the Trave, Saale, and Aller, however, were triple-expansion, as were the Gascogne, Bourgogne, and Champagne (their equals in speed and equipment), of the French Compagnie Transatlantique, which were built in France. All these steamers are of steel, with cellular bottoms carefully subdivided, and fitted with a luxury and comfort quite unknown thirty years ago.
Cross-section of the Oregon.
Cross-section of the Servia.
Triple-expansion Engine of the Aller, Trave, and Saale.
It was difficult, if not almost impossible, to go beyond them without a change to twin screws. If more than the Umbria’s power was to be developed it was safer to use it through two shafts, and the depth of water on the New York bar is a hindrance to the use of a much greater diameter of screw. Mr. Griscom, of Philadelphia, was the bold manager to take the first step by laying down the Inman Company’s ships in 1887, the first of which, the City of New York, was ready for trial in thirteen months after the signing of the contract with Messrs. James & George Thompson, of Clydebank: a wonderful performance. The Teutonic and Majestic quickly after took shape in the yard of Messrs. Harland & Wolff, of Belfast, the place of birth of all of the White Star fleet. These two lines were thus the first to accept the changed conditions, and the City of New York and City of Paris of the former, and the Teutonic and Majestic of the latter, still mark the high-water mark of achievement, both as regards performance as a machine and the comfort and luxury of the passenger. The “Cities,” as they are familiarly termed, are 560 feet in length, by 63 feet broad, displace 13,000 tons, and indicate over 18,000 horse-power. The two White Stars are 582 feet long, by 57 feet 6 inches broad, of 12,000 tons displacement, and of nearly equal horse-power with their two great competitors. In less than twenty years these lines had thus nearly doubled the size of their ships, and more than tripled their power.
It may be of interest to the American public to know that the City of New York and City of Paris are but two of the largest fleet under one management on the North Atlantic. Though under one control it is under three flags—English, Belgian, and American—our own, thanks to the wisdom of Congress, covering but a small contingent,43 though our law-makers for several years have been besieged to allow them to become American in nationality as well as ownership. It would certainly seem that they were quite as worthy of it as some of our importations of another kind, but we shall probably have to wait for a little more breadth of thought and idea under the dome at Washington before this change can be brought about.
The building of these four ships seems to have given an impetus to the whole of the steamship world: the Hamburg-American lines started into new life with the Columbia, Normannia, Augusta Victoria, and Fuerst Bismarck, twin screws of 9,500 and 10,500 displacement, which have averaged in their best runs from New York to Southampton 19.01, 18.91, 18.31, and 19.78 knots in the order named, the distance being about 3,075 knots.
The French Company has added the twin-screw Touraine of 11,675 tons and 181⁄2 knots sustained speed to their already splendid fleet, and the North German Lloyds have since 1887 built the Lahn, Spree, and Havel, all single screws; and the two last of 7,000 tons with 13,000 horse-power and a speed of 181⁄2 knots. These latter ships would probably have been twin screws had the docks of Bremerhaven afforded sufficient width of entrance; but whether this be the case or not, the probability is that in the future it will be the dock which will yield and not the ship. There is no need to make comparison of these ships in equipment. Luxury has been carried as far as the present human invention and imagination can take it. Suites for families are arranged with private sitting-rooms and private tables, so that, barring the roll so uneasy to the unhappy landsman, one could scarce know the change from the most luxurious apartment of the Brevoort.
Such are the ships of to-day, but displacement from their eminence is already in discussion. The builders of the City of New York are guaranteeing a vessel to cross the Atlantic in 5 days, or at a speed of 231⁄2 knots, the probable elements of this projected vessel being given by Engineering as a length of 630 feet and a beam of 70, with 33,000 indicated horse-power. It is a long step, but one can hardly doubt it will soon be taken.
But that this step will be greatly aided by any material change in the marine steam engine in the very near future is not probable, the difficulty is now not with the engine but with the boiler; forced draught and the higher pressures call imperatively for a new development in the steam producer; leaky tubes and joints and a rapid deterioration through the effort to keep up the high pressures necessary for the successful performance of the new type of engine are the shortcomings which must be successfully combated before we can make another great advance. Unfortunately there is another draw-back, for which the remedy will be even more difficult, the suffering of the firemen induced by the greater heat of the higher pressures. Let us hope that genius will yet invent a mechanical stoker and that we may not of necessity subject our fellow-beings to the 140° too frequently found in our modern fire-rooms.
We may fitly place here a tabulation of the very wonderful achievements of the ships first mentioned, based on official data in Engineering of June 19 and July 10, 1891, and covering, in the case of the Liverpool ships, the season of 1890, except for the City of Paris, which is for 1889. (See table on p. 45.)
The coal consumption is also officially stated by the journal from which the above is compiled as follows: The City of New York, 328 tons: Teutonic, 316 tons: Etruria, 330 tons. This shows an actual expenditure of about 1.6 lb. per hour in the case of the Teutonic: slightly greater for the City of New York, and over 1.9 for the Etruria.
But in the month of August, 1891, both the Teutonic and Majestic won still greater laurels, the latter crossing from Queenstown to New York in 5 days 18 hours and 8 minutes; the former in 5 days 16 hours and 31 minutes, and averaging for the run of 2,778 miles 20.35 knots per hour, the best day’s run being 517 knots.
Fastest Passages of the more Important Steamers between New York and English Ports during the Season of 1890.5
| Name | Dimensions: Length, Breadth, Depth |
Displacement | Piston Stroke |
Boiler Heating Surface |
|---|---|---|---|---|
| New York and Queenstown |
Tons. | Feet. | Sq. Ft. | |
| City of Paris | 560 × 63 × 43 | 13,000 | 5 | 50,265 |
| City of New York | 560 × 63 × 43 | 13,000 | 5 | 50,040 |
| Majestic | 582 × 571⁄2 × 591⁄8 | 12,000 | 5 | 40,972 |
| Teutonic | 582 × 571⁄2 × 591⁄8 | 12,000 | 5 | 40,972 |
| Etruria | 5011⁄2 × 57.2 × 38.2 | 10,500 | 6 | 38,817 |
| Umbria | 5011⁄2 × 57.2 × 38.2 | 10,500 | 6 | 38,817 |
| City of Rome | 546 × 52 × 583⁄4 | 11,230 | 6 | 29,286 |
| New York and Southampton |
Inches | |||
| Columbia | 480 × 56 × 38 | 9,500 | 66 | 34,916 |
| Normannia | 520 × 571⁄4 × 38 | 10,500 | 66 | 46,490 |
| Augusta Victoria | 480 × 56 × 36 | 9,500 | 63 | 36,000 |
| Lahn | 448 × 49 × 361⁄2 | 7,700 | 72 | … |
| Name | Grate Area | Steam Pressure |
I.H.P. | Fastest Trip |
Direction |
|---|---|---|---|---|---|
| New York and Queenstown |
Square Feet | Lbs. | D. H. M. | ||
| City of Paris | was 1,293 now 1,026 |
150 | 18,350 | 5 19 18 | Westward |
| City of New York | was 1,080 now 1,096 |
150 | 18,100 | 5 21 19 | Westward |
| Majestic | 1,154 | 180 | 18,000 | 5 21 20 | Westward |
| Teutonic | 1,154 | 180 | 18,000 | 5 19 5 | Westward |
| Etruria | 1,606 | 110 | 14,300 | 6 6 57 | Westward |
| Umbria | 1,606 | 110 | 14,300 | 6 3 29 | Westward |
| City of Rome | 1,398 | 90 | 11,890 | 6 22 30 | Eastward |
| New York and Southampton |
|||||
| Columbia | 1,226 | 150 | 13,680 | 6 15 0 | Eastward |
| Normannia | 1,452 | 160 | 16,352 | 6 17 2 | Westward |
| Augusta Victoria | 1,120 | 150 | 14,110 | 6 22 32 | Eastward |
| Lahn | … | 150 | 9,500 | 7 3 0 | Eastward |
| Name | Month | Distance | Average Speed |
Average for Eight Months |
Fastest Day’s Run during Season |
|---|---|---|---|---|---|
| New York and Queenstown |
Knots | Knots | Knots | Knots | |
| City of Paris | August | 2,788 | 20.01 | 19.02 | 515 |
| City of New York | October | 2,775 | 19.64 | 19.02 | 502 |
| Majestic | September | 2,780 | 19.64 | 19.00 | … |
| Teutonic | August | 2,806 | 20.18 | 18.84 | 512 |
| Etruria | July | 2,845 | 18.80 | 18.29 | 481 |
| Umbria | August | 2,835 | 19.20 | 18.15 | 498 |
| City of Rome | Aug.-Sep. | 2,787 | 16.73 | 16.18 | 424 |
| New York and Southampton |
|||||
| Columbia | October | 3,045 | 19.15 | 18.68 | 492 |
| Normannia | August | 3,045 | 18.91 | 18.41 | 486 |
| Augusta Victoria | September | 3,049 | 18.31 | 17.52 | 470 |
| Lahn | October | … | … | 17.29 | … |
Note.—The nautical mile is one-sixtieth of a degree of the Equator, and is usually reckoned 6,080 feet, the statute mile being 5,280; twenty nautical miles are thus about twenty-three statute miles. The shortest distance is the arc of the great circle of the Earth passing through the two ports; any deviation from this by varying the course on account of intervening land or ice increases the distance to be run.
The crown is thus for the moment with the White Star, nor is it likely to be torn away by anything short of the tremendous effort involved in putting afloat a new, a bigger, and a more costly ship. Owners must, of course, count the cost of such rivalry and must put against the gain of say sixteen hours, in order to come to the desired46 five days and twenty-three knots, the cost of the thousand or twelve hundred tons more of coal which will have to be burned, the doubled number of engine and fire-room force, the larger crew, the interest on the greater investment. It is a large price to pay for a gain of so small a bit of that we generally hold so cheap—but it will be paid.
It has been impossible, of course, in a single chapter to do more than touch upon the vast changes, and their causes, which have had place in this great factor of human progress. Higher pressures and greater expansions: condensation of the exhaust steam, and its return to the boiler without the new admixture of sea-water, and the consequent necessity of frequent blowing off, which comparatively but a few years ago was so common; a better form of screw; the extensive use of steel in machinery, by which parts have been lightened, and by the use of which higher boiler-pressures are made possible—these are the main steps. But in addition to steel, high pressures, and the several other elements named which have gone to make up this progress, there was another cause in the work chiefly done by the late W. Froude, to be specially noticed as being that which has done more than the work of any other man to determine the most suitable forms for ships, and to establish the principles governing resistance. The ship-designer has, by this work, been put upon comparatively firm ground, instead of having a mental footing as unstable, almost, as the element in which his ships are destined to float.
It is not possible to go below the surface of such a subject in a popular paper, and it must suffice to speak of Mr. Froude’s deductions, in which he divided the resistances met by ships into two principal parts: the surface or skin friction, and the wave-making resistance (which latter has no existence in the case of a totally submerged body—only begins to exist when the body is near the surface, and has its full effect when the body is only partially submerged). He showed that the surface friction constitutes almost the whole resistance at moderate speeds, and a very great percentage at all speeds; that the immersed midship section area which formerly weighed so much in47 the minds of naval architects was of much less importance than was supposed, and that ships must have a length corresponding in a degree to the length of wave produced by the speed at which they are to be driven.
He showed that at high speeds waves of two different characters are produced: the one class largest at the bow, which separate from the ship, decreasing in successive undulations without afterward affecting her progress; the other, those in which the wave-crests are at right angles to the ship’s course, and the positions of these crests have a very telling effect upon the resistance.
As the ship’s speed is increased the spaces between the crests of these lengthen in unison with the speed, and it has been shown that when the speed is such that a wave-crest would be at the middle point of the after body (or quarter) the wave-making resistance is least, and that it is greatest when the hollow appears at this point.
A ship must therefore be of a length that depends largely upon the length of wave which at a high speed she will tend to produce in order that she may be driven at such a speed without an expenditure of power disproportionate to the effect produced. This length, if very high speeds are desired, is best wholly taken up in fining the entrance and run, leaving no parallelism of middle body, and broadening48 and deepening the ship to keep the necessary displacement. The wave-action at several speeds is well shown in the illustrations, which are from instantaneous photographs, showing the Chilian cruiser Esmeralda at her full speed of 18 knots, when on her trial off Newcastle-upon-Tyne, the Giovanni Bausan, of the Italian navy (almost a sister ship to the Esmeralda), at a moderate speed, and H.M.S. Impérieuse, at about 171⁄4 knots. [See illustration, p. 64.] The following are the principal details of the Esmeralda and Impérieuse:
| Displacement. | Length. | Beam. | Draught. | Horse-power. | |
|---|---|---|---|---|---|
| Esmeralda | 3,000 | 270 | 42 | 18.3 | 6,500 |
| Impérieuse | 7,390 | 315 | 62 | 26.0 | 10,180 |
The eddy-making resistance is greater or less, of course, as the form is blunted or finer, and there is less resistance with a blunt bow and finely formed after-body than were the two reversed. Our practical towing friends will be glad to know that Mr. Froude substantiates their oft-reiterated assertion that a log tows more easily butt-end foremost. In the Merkara, a merchant ship built by Mr. Denny, of 3,980 tons, 360 feet length, 37.2 feet breadth, and 16.25 feet draught, this resistance is, at all speeds, about eight per cent. of the surface friction, which at the maximum speed of thirteen knots, at which she was intended to be run, still formed nearly eighty per cent. of the whole resistance.
A very wonderful result of these experiments has been to show (in the words of Mr. Froude) “what an exceedingly small force, after all, is the resistance of a ship compared with the apparent magnitude of the phenomena involved. Scarcely anyone, I imagine, seeing the new frigate Shah (of 6,250 tons displacement) steaming at full speed (from sixteen to seventeen knots) would be inclined, at first sight, to credit what is nevertheless a fact, that the whole propulsive force necessary to produce that apparently tremendous effect is only 27 tons—in fact, less than one two-hundredth part of the weight of the vessel—and of this small propulsive force at least 15 tons, or more than one-half, is employed in overcoming surface friction simply.”
Of course, very small vessels, as torpedo-boats, have been driven at very high speeds, but the power necessary is in enormous disproportion51 as compared with the above, a development in 135-foot torpedo boats of from 1,000 to 1,500 horse-power and more being not uncommon.
The acceptance of the results of Mr. Froude’s deductions has naturally led to an increase in the beam of fast ocean steamers; we find all the later-built to be much broadened, and there is a still increasing tendency in that direction. It is needless to say how much this means in many ways to the passenger.
Collision will and must remain the great and really almost the one danger which the North Atlantic traveller need fear. He can rarely hope to cross in the usual steam route without experiencing a run of some hundreds of miles through fog, especially on leaving or approaching our coast. So long as the Gulf Stream and the cold inlying current from the north move in juxtaposition as they do, so long will the fog be almost always present upon the border-land dividing them. How easy it is for a great ship to be sunk was shown in the case of the Oregon. A blow from a pygmy schooner not more than one-tenth her size, and a hole was opened through her side which unfortunate circumstances combined to make fatal, and the52 great vessel, a triumph of human skill in hull and machinery, is lying in a few hours upon the bottom of the sea, with a million days of skilled labor, as represented by ship and cargo, in this moment made valueless. Who can over estimate the care and responsibility upon the man who commands such a ship? In what other calling are they found as such a constant part of daily life?
The only remedy for such an accident as that which befell the unluckly Oregon seems to be a subdivision such as is carried out in all the greater ships of late years; and that this has been carried to a degree which has made the finer passenger ships practically unsinkable, unless under most exceptional circumstances, would seem quite sure.6
How wonderful has been the scale upon which this great industry of carriage by steam vessels has grown can only be shown by tables of statistics.
The steam tonnage in the United States, Great Britain, France, and Germany, beginning with 1840, was as follows:
| Years. | United States. | |||||||
|---|---|---|---|---|---|---|---|---|
| Registered for Oversea. |
Enrolled and licensed. |
Total. | United Kingdom. |
France. | German Empire. |
|||
| Gross tons. | Gross tons. | Gross tons. | Net tons. | Net tons. | Net tons. | |||
| 1840 | 4,155 | 198,184 | 202,339 | 87,539 | 9,535 | … | ||
| 1850 | 44,942 | 481,005 | 525,947 | 167,698 | 13,925 | … | ||
| 1860 | 97,296 | 770,641 | 867,937 | 452,352 | 68,025 | … | ||
| 1870 | 192,544 | 882,551 | 1,075,095 | 1,111,375 | 154,415 | 81,994 | ||
| 1875 | 191,689 | 976,979 | 1,168,668 | 1,943,197 | 205,420 | 183,569 | ||
| 1880 | 146,604 | 1,064,964 | 1,211,558 | 2,720,551 | 277,759 | 215,758 | ||
| (1884) | (1884) | |||||||
| 1885 | 186,406 | 1,308,511 | 1,494,917 | 3,969,728 | 511,072 | 413,943 | ||
| 197,630 | 1,661,458 | 1,859,088 | 5,112,683 | 503,791 | 722,521 | |||
| 1890 | Gross tons. | Gross tons. | Gross tons. | |||||
| 8,167,762 | 848,522 | 1,054,899 | ||||||
This statement, showing our steam tonnage registered for foreign trade to be 6,000 tons less in 1885 than in 1870, is not an encouraging53 one, especially when taken in connection with the fact that our tonnage in foreign trade has steadily lessened, and the percentage of our imports carried in American vessels has dwindled from 75.2 per cent. in 1856 to 66.5 in 1860; to 35.6 per cent. in 1870; and to 12.29 per cent. in 1890. Even during the civil war it never fell below 27.5 per cent.
The amount of steam tonnage built in the United States and in Great Britain at intervals of five years from 1855 is as follows:
| Years. | United States. | ||
|---|---|---|---|
| Number. | Tonnage. | Average tonnage. |
|
| Gross tons. | |||
| 1855 | 246 | 72,760 | 296 |
| 1860 | 275 | 69,370 | 259 |
| 1865 | 411 | 145,696 | 356 |
| 1870 | 290 | 70,621 | 244 |
| 1875 | 323 | 62,460 | 193 |
| 1880 | 348 | 78,853 | 229 |
| 1885 | 338 | 84,333 | 249 |
| 1890 | 410 | 159,045 | |
| Years. | United Kingdom. | ||
| Number. | Tonnage. | Average tonnage. |
|
| Net tons. | |||
| 1855 | 278 | 106,872 | 385 |
| 1860 | 234 | 67,699 | 289 |
| 1865 | 453 | 211,665 | 467 |
| 1870 | 512 | 267,896 | 523 |
| 1875 | 428 | 226,701 | 530 |
| 1880 | 629 | 414,831 | 660 |
| 1885 | 487 | 221,918 | 456 |
| Gross tons. | |||
| 1890 | 632 | 1,076,2207 | 1,700 |
The startling steam tonnage of 1883 (nearly three-quarters of a million tons) built in Great Britain, of which 134,785 were built at Glasgow, 125,870 at the Tyne ports, and 117,7768 at Sunderland, was followed by a great depression. In 1884 but a little over half that of the preceding year was built (415,095 tons); and in 1885 this was again almost halved, the output falling to only 221,918 tons, and the average size also falling off from 724 tons in 1883 to 456 in 1885. But in the last five years Great Britain has moved forward with a constantly accelerated pace, culminating in the vast figures of 1890, when she put afloat over 80 per cent. of the world’s production for the year.
Nearly or, practically, quite all of the vast fleet represented by these figures are of iron or steel; the tonnage of the wooden steamers generally falling in later years in Great Britain to a total of 1,000 tons or less, and this made up of vessels averaging not more than 30 tons each.
Steel may be said to have almost supplanted iron as a material; in 1880 but 10 per cent. of British steam vessels were built of this, as against 90 per cent. of iron; in 1890 but 4 per cent. were of the latter metal. There is, however, a tendency on the part of some owners to return to iron as less liable to the pitting caused by the galvanic action arising from want of homogeneity in the steel; a vessel’s bottom, unless well guarded by protective compositions, being frequently severely corroded, generally in small pits the size of a pea, but often extending to large patches.
One would think that this immense yearly addition of steamships represented in the foregoing tables would soon go beyond the world’s needs, but the almost incredible losses from wrecks, casualties, and other reasons for disappearance from the register, must be considered. There were lost or abandoned, in the fiscal year ending June 1890, 238 steamers and 588 sailing vessels of our fleet, a total of 165,508 tons; 311,220 tons disappearing in the same period from the British Register, going to swell the gigantic total of 6,795 vessels, representing 2,349,034 tons of British shipping totally lost at sea in the ten years 1880-89 inclusive.
In the face of these tremendous figures the ship-builder need not despair—he need only wait; a few slack years and the gaps in the ranks become so great that building of necessity must re-begin. The lives of ships are indeed more precarious than those of us mortals. They perish at the annual rate of about 30 in the 1,000, whereas our general chances are one-third better. But these losses of ships carry with them the lives of many brave men; with the wrecks above enumerated more than 20,000 persons perished. In this bald statement what vistas of suffering, incapacity, carelessness, negligence, misfortune, and heroism are opened up!
Despite the danger of prophecy it would seem safe to say that we shall not go, in the next five years, far beyond the changes which had taken pretty complete shape by 1887. For a while at least the startling transitions of the last decade are not to be looked for, and we can only expect greater power in greater ships on the lines already established. It is well these great transitions should not come too frequently; the ship-owner should be allowed a little breathing time, and should not be continually oppressed by a nightmare of obsolete ships. We may safely say, too, that our own country will have a greater share in shipbuilding than in past years. Our output since 1885 has been steadily increasing, and though the amount has not been great, the change wrought in our shipyards has been revolutionary. The demands of the navy have enabled them to extend and reorganize their plant and staff until they are now on a plane56 with the best of the world. Coincident with the transformation of the shipyards, and for the same reason, has been that of our steel industry, whereby we now have establishments which it is not Chauvinistic to say are more perfectly equipped than elsewhere.9 If the rebuilding of the navy had served no other purpose, it had been money well spent.
Having reached this stage our builders can now take large orders much more cheaply than a few years since, and which in 1887 they could not have taken at all had it been required to supply all parts from our own industrial establishments. This fact, taken with the dawn of a new era in our commercial relations, wherein the ship-owner will have a fair chance of carrying both ways, gives good prospect of an early rehabilitation of our ancient power upon the sea.
SPEED IN OCEAN STEAMERS.
By A. E. SEATON.
The Viking’s Craft and the Modern “Greyhound”—Problems of Inertia and Resistance—Primary Condition for High Speed—What is Meant by “Coefficient of Fineness” and “Indicated Horse-Power”—Advance in Economical Engines—What the Compound Engine Effected—A Comparison of Fast Steamers from 1836 to 1890—Prejudice Against Propellers and High Pressures—Advantages of more than One Screw Propeller—Attempts at Propulsion by Turbine Wheels, Ejections, and Pumps—The Introduction of Siemens-Martin Steel in 1875 the Chief Factor in the Success of Modern Fast Steamers—Decrease in Coal Consumption—Importance of Forced Draughts—The Problem of Mechanical Stoking—Possibilities of Liquid Fuel—Is the Present Speed Likely to be Increased?
FROM the earliest days the question of the speed of ships has been one of interest to those associated with nautical matters, both from its commercial value, its value in times of emergency, and its forming the chief attraction of a pastime common to all maritime nations. There is no doubt that the emulation excited by the yacht-race of to-day does not exceed that of the ancients in their galley races. The skill of the naval architect is always more or less directed to getting the best possible speed permitted by the other conditions imposed upon him in the designing of ships of all classes, and his reputation has been, and is to-day, perhaps, more dependent on this than on any other subject connected with his profession. To-day he is faced with a competition that did not exist in the past, and his ears are constantly assailed by the cry for higher speed; and whereas a few years ago it was a common impression that the maximum limit had been reached, we have witnessed, during the past58 three or four years, performances by ships, both large and small, of speeds then undreamed of. It is quite true that there has existed in the minds of visionaries, whose chief occupation is to add to the receipts of the patent offices, speeds even beyond those now attained, and although it is possible that some of their predictions may be verified, it is at the same time certain that success will not be achieved by the means suggested by these gentlemen. It is common experience with shipowners and shipbuilders to have propounded to them means whereby even thirty knots per hour may be realized, and these backed up by very elaborate calculations as proof, but which, when investigated, are found, like those of a well-known writer of scientific romance, to be wanting in some little detail, insignificant at first sight, but absolutely essential to complete the proof. So far no great departure from the existing form of ship, nor from the method of propulsion, has resulted in obtaining a higher speed than is common with ordinary ships of the same dimensions; and in nearly every case such departures have mortified the inventors as well as disappointed the public by turning out absolute failures; and there is no good reason to suppose that further successes than have already been attained will be achieved in any other way than by improving the conditions that now obtain, both as regards form of ship and method of propulsion, inasmuch as the physical causes which combine to retard the motion of a vessel, and the physical forces which are employed in overcoming that resistance, remain to-day as they ever were, and are—in fact, Nature’s immutable laws. The commercial question is also one that presses very hardly at all times and must continue to do so more and more, as will be seen later on. The Atlantic greyhound of to-day is, in immersed form, substantially that of the viking’s craft of more than a thousand years ago. And if we look to Nature for our study we shall find that the swiftest fish are not unlike in general form to the submerged part of a ship; and the comparison is the more easily accepted when it is remembered that the fish is wholly submerged while the ship is only partially so. The one has to contend with waves and other surface disturbances, and59 must perforce keep above the water, while the other is free from such disturbing elements and conditions, and pursues its course in practically smooth water. H. B. M. S. Polyphemus is the nearest approach to the fish conditions in a sea-going ship that has proved successful.
In order to produce motion at all, the inertia of the ship, or that quality which every concrete body possesses of remaining at rest until disturbed, has to be overcome, and when the ship is in motion through the water there is resistance of a two-fold kind—that due to the disturbance of the water, and that due to the frictional resistance of the immersed surface. If a thin sheet of metal is moved edgewise through water it offers a decided resistance, even if its surface60 be smooth and bright; it will also be noted that this resistance increases very rapidly as the speed is increased, and that the larger the area the greater is the resistance. If this sheet of metal is moved in a direction at right angles to its surface the resistance is of course great: in fact, it is very great compared with that of the previous experiment, and the disturbance of the water is considerable. If a log of timber is to be towed from one place to another, it is a common observation that an experienced boatman causes it to move with its big end first, because he finds it easier work that way than with the smaller end first; in the latter case he has the same section of timber offering resistance to the log’s passage, but owing to its wedge-like form the pressure on its long sides is greater than when towed the other way, and the friction of the water past these sides—which are generally more or less rough—causes very great resistance; no doubt, for the same reason, those forms of ships adopted for centuries by some European nations, and known to mariners as “cod’s-head and mackerel-tail” shape, were such good sailers; and if to-day we were content with the maximum speed attained by such vessels, it is possible we might copy their form with advantage. If, however, we attempted to move them, either by sail or mechanical power, at a higher rate, we should find the increase in speed to be of no account, but the increase in wave disturbance would be great; in other words, the greater portion of the additional power would be used up in producing this water disturbance, or waves, instead of propelling the ship.
When the propeller of a steamer is first set in motion it does little else than project a stream of water in the direction opposite to that in which it is desired to move the vessel; it is presently seen that the latter begins to move, indicating that the inertia of the ship has been overcome by the reaction of that stream of water from the propeller; the propeller still continues to project the stream, the ship in the meanwhile increasing in speed, or, as sailors term it, “gathering way,” showing that the power expended is still in excess of the resistance of the ship, inasmuch as something is producing an augmentation61 of speed; it is afterward noticed that the ship continues to move at a uniform rate, and that the stream of water is still projected by the propeller, but at a lower velocity compared with the surrounding still water than was the case when the vessel was at rest. This means that the power and the resistance are evenly balanced, and that the work done by the ship in moving forward is exactly equal to that of the water moving in the opposite direction through the surrounding water. The vessel has now stored up in herself what is called energy, which is the power developed in overcoming the inertia, so that if the engine stops she still progresses forward and does not come to a standstill until the whole of that stored-up power is expended. If the vessel is a large and heavy one, its speed will be, when under way, virtually uniform, in spite of casual changes of resistance due to wind and waves; and this is one of the reasons for large ships being a necessity for successful passages on stations like the North Atlantic, and it is likewise one of the reasons why light craft like torpedo-boats show such a poor performance in stormy weather.
The primary condition for high speed is fineness of form, so that the water at the bow of the vessel may be separated and thrown to one side, and brought to rest again at the stern and behind the vessel with the least possible disturbance, and the measure of efficiency of form for the maximum speed intended is inversely as the height of the waves of disturbance. A ship that has been designed to attain a speed of 15 knots will, when moving at 12 knots, show a very slight disturbance indeed, and in one designed for 18 knots, when moving at this lower speed, it will be scarcely observable; but however fine the lines of a ship may be, she must at every speed produce some disturbance, although it may be very slight, as the water displaced by her must be raised above the normal level and replaced at the normal level; hence, at or near the bow of a ship there is always the crest of a wave, and at or near the stern the hollow of one. When a vessel is going at its maximum speed, and is properly designed for that speed, the wave should not be very high, nor should it extend62 beyond the immediate neighborhood of the bow; likewise the wave of replacement should be the same at or near the stern of a ship, and the “wake,” or disturbance of water left behind in the track of the ship, should be narrow.
Among naval architects and others it is usual to judge of the forms of ships by the relation they bear to rectangular blocks of the same dimensions; that is to say, a ship whose dimensions are—length, 100 feet; breadth, 20 feet, and draft of water, 10 feet, and whose displacement is 12,000 cubic feet, would be said to have a coefficient of fineness of 0.6, or that her fineness was sixty per cent., inasmuch as that of a rectangular block10 of the same dimensions would be 20,000 cubic feet.
Modern experience has shown that for speeds not exceeding 9 knots, and with ships of the tonnage now common for general ocean work, the bow may be very bluff and the stern only sufficiently fine to allow free access of water to the propeller, so that the coefficient of such vessels is frequently 0.78, whereas that of our fastest warships is only 0.5, and of our large modern passenger steamers 0.55. As already stated, in the ship whose coefficient is 0.78 any increase of power produces very little gain in speed, and if such a ship were fitted with engines and boilers of the same size and developing the same power as those of a 20-knot Atlantic greyhound, the increase in speed would be very insignificant, but the disturbance in its immediate neighborhood would be very great; in fact, if any vessel is driven beyond a speed for which her form is suitable, she produces waves11 both numerous and high, as may be seen by reference to the63 illustration of H. B. M. S. Impérieuse being driven at her full speed of 171⁄4 knots when laden much deeper than the designed draft [p. 64].
As before mentioned, when speaking of the experiment with a thin sheet of metal, the resistance to passage through the water increases very rapidly with the increase of speed, and careful observation has shown that such increase is proportionate to the square of the speed, so that an immersed body has four times the resistance when moving at twice the speed, and since it will travel double the distance in the same time the power required is eight times as great; that is, the power needed to propel a ship varies as the cube of the speed. It was also discovered that the power varied with the cube root of the square of the displacement; although more correct modern experiment has shown that this variation is not strictly true, it is sufficient for the purpose of this article to assume that it is so.
The indicated horse-power [called I. H.-P. for brevity], or that power developed by the engine as registered by the indicator, is not all usefully applied to the propulsion of a steamship. A large portion of it is used up in overcoming the resistance of the engine itself, as well as the necessary adjuncts of it, amounting often to thirteen per cent. Then, again, another portion is absorbed in overcoming the resistance of the propeller and its shafting; and as at present there is no accurate method of determining these portions, the net effective horse-power, or that usefully employed in propelling the vessel, can only be guessed at, or approximated to by calculations more or less abstruse. It is, however, the gross, or indicated, horse-power that has to be obtained and paid for, and that, therefore, is the element that has to be considered in practice; so that, from this consideration alone, any great increase in speed has to be very dearly paid for. Moreover, as has already been said, to admit of a higher67 speed the ship must be made much finer, which means that her carrying capacity for cargo and fuel has to be decreased; besides which the greater engine-power will add to the dead load, thus still further diminishing the vessel’s capability for carrying. This may be better understood by taking a steamer of moderate dimensions, and such as for many years was deemed sufficient for the Atlantic trade, say 300 feet long, 40 feet beam, and having a draft of water of 20 feet. Such a craft would have a displacement of about 4,800 tons, could steam 10 knots per hour with 1,000 I. H.-P., and carry 3,000 tons of cargo, fuel, stores, and equipment. Taking the distance to be steamed at 3,200 knots, and the consumption of fuel at 4 pounds per I. H.-P., it will be seen that the net consumption of coal is 571 tons; adding to this twenty-five per cent. for contingencies of weather, for raising steam, cooking, heating, etc., the ship would have to leave port with 714 tons of fuel and rather less than 2,300 tons of cargo, stores, etc., on board. If a steamship of similar dimensions were required to do the voyage at 15 knots, her design would have to be such that the displacement would not be more than 4,100 tons, the I. H.-P. at least 3,400, and the amount of fuel stored at the commencement of the voyage 1,618 tons. The machinery would probably have to be at least 400 tons heavier, so that the capacity for cargo, stores, etc., would now be reduced to 1,000 tons. The cost, too, would be greatly increased on account of the extra engine-power, and the expense in fuel would be more than doubled. The engine-and boiler-room staff would likewise be materially increased, while the earning power of the vessel would be less than half.
Seeing, however, that the power required for a certain speed varies with the cube root of the displacement squared, the proportion of power to tonnage will decrease considerably with the increase in the size, so that if, instead of the steamer above referred to of 4,100 tons, one were taken of 8,200 tons, the I. H.-P. for 15 knots—all other things remaining the same—would be very little more than 5,000; i. e., with a ship of twice the size the increase of engine-power is only forty-seven per cent. The carrying capacity and consequent68 earning power of such a boat is immeasurably more than that of the small one. The larger ship will, moreover, make better passages, and generally be much more economical in working, as the officers and crew will not very largely exceed that of the smaller vessel.
It was, however, owing to the more economical engine that advances in speed were rendered possible, and this is seen by referring back to the original ship, and supposing that instead of engines burning 4 pounds of coal per I. H.-P., it had ones consuming only 21⁄2 pounds per I. H.-P. in which case the expenditure on the voyage would be reduced from 1,618 tons to 1,004 tons; so that 600 tons more cargo could be taken and the cost of 600 tons of fuel per voyage saved. This was actually the case on the substitution of compound for old-fashioned low-pressure jet-injection engines fitted to the Cunard Company’s steamers as late as 1862, when their largest, fastest, and most improved steamer, the Scotia, was put on the service. But it was not until many years after the advent of the Scotia that such economic engines were in general use on the Atlantic, and it was only in 1874-75, when the Inman Company and White Star Company placed steamships having these engines in competition with the old-fashioned ones, that the day of the latter was gone.
Passenger Steamer Princesse Henriette at Full
Speed—241⁄2 miles per hour.
(Built by William Denny & Co., Dumbarton.)
Larger image (184 kB)
The first pioneers of steamship construction were apparently satisfied to find their efforts result in some motion, for we find exultation rather than disappointment in the accounts extant of Patrick Miller’s experiments with a small steamer on a Scotch canal in the year 1787; and later, in 1789, when, with a larger and better boat and machinery, he was able to obtain a speed of 7 miles an hour (equivalent to 6.07 knots12) it was deemed a great achievement; later still, in 1807, Fulton’s first attempt with the steamship Clermont, in a run from Albany to New York and back, the average speed was only 5 miles an hour. In those days so long as a steamer was able69 to face wind and tide she was deemed a success. The competition of steamers in early times (when there was any) was with sailing ships, or with land conveyances whose maximum rate would be 10 miles an hour, and that effected at considerable cost in horse-flesh. It is, however, true that sailing ships did then, and can now, sail, under favorable circumstances, at very much higher rates than we have just mentioned, and even as much as 15 knots can be obtained with one of fine lines with a favoring wind; but a sailing ship is not always free to traverse the shortest distance from port to port, and even when wind and weather permit of this, the average speed falls far below 15 knots with the best-designed vessels; hence if a steamer could do 9 knots she would make shorter passages than any sailer; and from the nearer approach to uniformity in the time occupied,70 passengers were attracted to steamships, and the passenger sailing vessel, except for very long voyages, became a thing of the past.
The Clermont, constructed by Fulton in America, and supplied by him with engines made by Messrs. Bolton & Watt, in Birmingham, England, was 133 feet long, 18 feet broad, and 9 feet deep; the engine had a diameter of piston of 24 inches with 4 feet stroke; she took 32 hours performing the voyage from Albany to New York, and 30 hours in returning—the journey can now be done in one-fourth that time. In 1815 the steamship Caledonia was placed on the service between Margate (England) and Holland, and her speed did not exceed 71⁄2 knots per hour. Steamships now perform the passage at double that speed, and the most recent additions to the continental service between Dover and Ostend are steamboats that can travel at nearly three times the pace of the Caledonia. The Princesse Henriette is 300 feet long, 38 feet broad, and 13 feet 6 inches deep, and has engines whose cylinders are 58 inches and 104 inches diameter, with a stroke of 6 feet, and on page 69 is shown a drawing of her, taken from a photograph when travelling on her trial trip at a speed of 21.28 knots, or 241⁄2 statute miles per hour.
Engines of the Comet.
The first steamboat constructed and used for serviceable purposes in Great Britain was the Comet, built by Henry Bell, on the Clyde,71 in 1812. She was only 40 feet long, 10 feet broad, of 24 tons measurement; her engines were of 4 nominal horse-power, and of very curious design, as shown by the engraving on page 70; her speed under favorable conditions was only 5 miles an hour. She continued to ply for some years between Glasgow and Greenock, and was doubtless a very great convenience to the public at that time; but the advance that has been made in the construction of river steamers for service on the Clyde and its estuary is seen by reference to the illustration of the steamer Duchess of Hamilton, whose dimensions are length, 250 feet; breadth, 30 feet; and depth 10 feet; her engines having cylinders 341⁄2 inches and 60 inches diameter, with a piston-stroke of 5 feet. Her speed is over 18 knots, or very nearly 21 miles per hour, at which rate she was going when the photograph was taken.
Passenger Steamer Duchess of Hamilton at Full Speed—21
miles per hour.
(Built for service on the Clyde.)
Larger image (122 kB)
The paddle steamer Puritan is another example of the very great progress made since the days of the Clermont, and is also a marked advance in many ways on the Bristol, which was the wonder of a few years ago; and another noted case is the steamship72 Columba, built for service on the Clyde.
The first steamships to cross the Atlantic from England were the Sirius and Great Western,13 names never to be forgotten. The Great Western was built at Bristol, England, and completed in the year 1838. She was 212 feet long, 35 feet 4 inches broad, and 1,340 tons burden, and had engines of 450 nominal horse-power. She did the voyage from Bristol to New York in 15 days. The time of her quickest passage, given in the table on page 80 as 10 days, 10 hours, and 15 minutes, is not the actual passage, but is the equivalent of a passage reckoned from Queenstown to Sandy Hook.
Passenger Steamer Columba at Full Speed—21 miles per
hour.
(Built for Clyde passenger service.)
Larger image (194 kB)
In 1840 the Britannia, the first of the Cunard73 steamers, was put on her station. She was a paddle boat, built of wood, and was 207 feet long. Her speed on service was about eight and a half knots, so that she did the passage in 15 days.
Ten years later the now renowned Inman Line commenced with an iron screw steamer named the City of Glasgow, of 1,600 tons burden, and 350 nominal horse-power, a new departure in both ship and propeller.
It was not until 1855 that the Cunard Company built an iron steamer, and they continued to employ paddle boats until 1862, when the celebrated steamship Scotia was completed.
It is interesting to note, in passing, that the average length of voyage in the Cunard Line, in 1856, from Liverpool to New York was 12.676 days, and from New York to Liverpool 11.036 days.
Thirteen years after the Scotia was built the White Star Company placed on the station two vessels that were very great advances on anything then existing; they were marvels of the ship-builder’s and marine engineer’s skill, and even to-day hold their own in many respects with the most modern ships. That these should compete successfully, and eventually drive off the line such a ship as the Scotia is easily seen by reference to contrasted particulars in the table on page 78. The Britannic is a screw vessel 455 feet long; her I. H.-P. on trial trip was 5,400, and at sea is about four thousand nine hundred, or practically the same as that of the Scotia; but the speed on trial was nearly two knots more, and the average of eleven voyages gives a mean of 15.045 knots per hour; while as recently as September, 1890, in her old age, she traversed the Atlantic from New York to Queenstown at an average speed of 16.08 knots. She has compound engines with 4 cylinders, the two high-pressure being each 48 inches diameter, and the two low-pressure each 83 inches diameter, with a stroke of 5 feet. Her consumption of coal will be about one hundred and thirty tons per day, and on leaving port she will have on board, say 1,300 tons of fuel. She can carry a considerable cargo. The weight of her machinery is 1,112 tons. She and74 her sister ship, the Germanic, were in their day admitted to be all that could be desired; almost as much as was physically possible, and certainly as much as was then possible commercially.
Since then, however, many changes have taken place that will be alluded to later on, so that to-day we have numerous boats running on the Atlantic at an average speed of 19 to 20 knots, with a reputation for being commercial successes as well as triumphs of engineering skill.
The most recent and noteworthy of these are the steamships Teutonic and Majestic, owned by the same enterprising gentlemen, and constructed by the same famed builders as the Britannic and Germanic; and the City of Paris and City of New York, sailing under the same house flag as the steamship City of Berlin, which was a worthy competitor of the Britannic.
The Majestic is a twin-screw steamer of 9,851 tons gross, 565 feet long (or 110 feet more than the Britannic). Each screw is driven by a set of triple-expansion engines. Her consumption of fuel is about two hundred and ninety tons per day, while on leaving port she will have on board about two thousand four hundred tons of coal. Her I. H.-P. on trial trip was 17,000. Her best speed on service is a mean of 20.18, and taking the mean of ten voyages it is 19.72 knots. A picture of the ship, taken while afloat on the Mersey, is shown on page 75.
The City of Paris is 10,499 tons gross register, and is 527 feet long: she also is a twin-screw vessel. It will be observed by comparison with the Majestic [see table, p. 78] that the City of Paris is the larger ship, although she is 38 feet shorter, her extra beam of 5.4 feet giving her this advantage. Her speed with 20,100 I. H.-P. is 21.952 knots, her best run on service being 20.01 knots; and her daily consumption of coal is about three hundred and twenty tons, which necessitates her leaving port with over two thousand seven hundred tons of fuel on board for the trip.
Previous to the advent of these vessels the Cunard Company’s steamships Etruria and Umbria were the fastest boats on the Atlantic,77 and their performances are highly creditable to all concerned. The best voyage from Queenstown to Sandy Hook by the Etruria was done in 6 days, 5 hours, 3 minutes, and the best from Sandy Hook to Queenstown in 6 days, 7 hours, 32 minutes, and the average in 1886 was about 6 days, 15 hours, as compared with the 11 days, 19 hours of 1856. The average of the Britannic for ten years was 8 days, 9 hours, 36 minutes, Queenstown to New York; and 8 days, 1 hour, 48 minutes, New York to Queenstown.
Comparative Table of Atlantic Steamships and their Speeds.
| Name of Ship. | Paddle or screw. |
When Built. |
Length on Water- line. |
Breadth. | Draft. | Horse- power. |
Tonnage. | |||
|---|---|---|---|---|---|---|---|---|---|---|
| Ft. | Ins. | Ft. | Ins. | Ft. | Ins. | Nominal. | ||||
| Sirius | Paddle | 1836 | 170 | 0 | 270 | 700 | ||||
| British Queen | „ | 1839 | 234 | 0 | 40 | 4 | 16 | 0 | 500 | 2,016 |
| Liverpool | „ | 1839 | 210 | 0 | 36 | 0 | 404 | 1,150 | ||
| Great Western | „ | 1838 | 212 | 0 | 35 | 4 | 16 | 0 | 450 | 1,340 |
| Britannia | „ | 1840 | 206 | 0 | 34 | 6 | 450 | 1,155 | ||
| Scotia | „ | 1862 | 366 | 0 | 47 | 9 | 22 | 0 | 1,000 | 2,358 |
| City of Richmond | Screw. | 1873 | 440 | 0 | 43 | 6 | 700 | 4,780 | ||
| City of Berlin | „ | 1874 | 488 | 6 | 44 | 2 | 1,000 | 5,526 | ||
| Indicated | ||||||||||
| Germanic | „ | 1874 | 455 | 0 | 45 | 2 | 23 | 7 | 5,400 | 5,008 |
| Britannic | „ | 1874 | 455 | 0 | 45 | 2 | 23 | 7 | 5,400 | 5,004 |
| Arizona | „ | 1879 | 450 | 0 | 45 | 1 | 18 | 9 | 6,300 | 5,164 |
| Servia | „ | 1881 | 515 | 0 | 52 | 0 | 23 | 31⁄2 | 10,300 | 7,392 |
| City of Rome | „ | 1881 | 542 | 6 | 52 | 0 | 21 | 51⁄2 | 11,890 | 8,144 |
| Alaska | „ | 1881 | 500 | 0 | 50 | 0 | 21 | 0 | 10,000 | 6,932 |
| America | „ | 1883 | 432 | 0 | 51 | 0 | 26 | 7 | 7,354 | 5,528 |
| Oregon | „ | 1883 | 501 | 0 | 54 | 2 | 23 | 8 | 13,300 | 7,375 |
| Umbria | „ | 1884 | 500 | 0 | 57 | 2 | 14,320 | 8,128 | ||
| Etruria | „ | 1884 | 500 | 0 | 57 | 2 | 14,320 | 8,120 | ||
| City of New York | „ | 1888 | 527 | 0 | 63 | 0 | 18,400 | 10,500 | ||
| City of Paris | „ | 1888 | 527 | 0 | 63 | 0 | 20,100 | 10,500 | ||
| Majestic | „ | 1889 | 565 | 0 | 57 | 6 | 26 | 0 | 17,000 | 9,861 |
| Teutonic | „ | 1889 | 565 | 0 | 57 | 6 | 26 | 0 | 17,000 | 9,686 |
| Name of Ship. | Trial Speed. |
Cylinders. | Working Pressure. |
Time occupied on Quickest Passage. |
|||
|---|---|---|---|---|---|---|---|
| Diameter in Inches. | Stroke in Inches. |
||||||
| Knots. | Lbs. | D. | H. | M. | |||
| Sirius | 18 | 11 | 15 | ||||
| British Queen | 8.5 | Two 771⁄2 | 84 | 13 | 18 | 10 | |
| Liverpool | Two 75 | 84 | 11 | 18 | 5 | ||
| Great Western | Two 73 | 84 | 10 | 10 | 15 | ||
| Britannia | Two 72 | 82 | |||||
| Scotia | 13.9 | Two 100 | 144 | 8 | 4 | 30 | |
| City of Richmond | 68 and 120 | 60 | 7 | 18 | 50 | ||
| City of Berlin | 41, 65, and 101 | 66 | 7 | 14 | 12 | ||
| Germanic | 16.0 | Two 48 and two 83 | 60 | 70 | 7 | 11 | 37 |
| Britannic | 16.0 | Two 48 and two 83 | 60 | 70 | 7 | 10 | 53 |
| Arizona | 17.0 | One 62 and two 90 | 66 | 90 | 7 | 3 | 30 |
| Servia | 16.9 | One 72 and two 100 | 78 | 6 | 23 | 50 | |
| City of Rome | 18.23 | Three 46 and three 86 | 72 | 90 | 6 | 21 | 4 |
| Alaska | 18.0 | One 68 and two 100 | 72 | 100 | 6 | 18 | 37 |
| America | 17.8 | One 63 and two 91 | 66 | 6 | 14 | 18 | |
| Oregon | 18.3 | One 70 and two 104 | 72 | 110 | 6 | 9 | 51 |
| Umbria | 19.0 | One 71 and two 105 | 72 | 110 | 6 | 3 | 4 |
| Etruria | 19.5 | One 71 and two 105 | 72 | 110 | 6 | 1 | 50 |
| City of New York | 20.13 | Two sets 45, 71, and 113 | 60 | 150 | 5 | 21 | 19 |
| City of Paris | 21.952 | Two sets 45, 71, and 113 | 60 | 150 | 5 | 19 | 18 |
| Majestic | 19.87 | Two sets 43, 68, and 110 | 60 | 180 | 5 | 18 | 8 |
| Teutonic | 21.0 | Two sets 43, 68, and 110 | 60 | 180 | 5 | 16 | 30 |
It may well be asked how what seemed to be an impossibility in 1876 has been achieved so successfully in 1890, and it is perhaps less interesting to note the changed conditions than the causes that have produced them. In the very early days of steam navigation the engines were substantially those used for pumping and other purposes on land. Had the genius of Trevithick exerted itself in the direction of improvements in ship propulsion as much as it did in abortive efforts to make the locomotive a success, there is no doubt we should have had fast passenger steamers before we had railway trains; and had not the prejudice of Watt hung over the engineering world as a cloud which obscured the clear light of science, some other engineer would have accomplished the same result. It is disappointing to find that a man of Watt’s genius and reputation should have attempted to damp the ardor of men like Symington and Miller by predicting failure for an engine when applied to marine propulsion, and by threatening the pains and penalties of the law for infringement of patent should those enterprising geniuses disprove his predictions. There can be no doubt that the statement from a man of his position, that Trevithick and others who were experimenting, as well as working, with steam of high pressure deserved hanging for their diabolical inventions, would have great effect on the engineering world, then in its infancy; and the few accidents that in later years occurred on steamboats, through the crass ignorance or the reckless negligence of those placed in charge, recalled to the mind of another generation the words of Watt, and made them doubly impressive as well as deterrent79 to further progress. Even in our own days the use of steam at such pressures as have enabled the present wonderful monuments of mechanical skill to be commercial successes has been animadverted upon, and prophesied about, and openly denounced, and it is only those who are engaged in this pioneer warfare who know how depressing and discouraging such language is, or who appreciate the great responsibility taken in advancing into the unknown—that is, unknown to the world at large. Moreover, the body of every nation is more or less conservative and slow to comprehend, much less to appreciate, new inventions or new forms of old inventions. Hence, no doubt, it was that an enterprising company like that presided over by Sir Samuel Cunard should refrain from building its ships of the superior material, iron, and adhere to the inferior propeller, the paddle.
The paddle-wheel was obviously the first instrument accepted by the early engineers as a means of propulsion. Long after the experiment of H. B. M. S. Rattler had demonstrated the contrary, the public faith in the visible wheel was greater in reality and more sincere than that in the invisible screw; and it is probable that it was more the question of cost than anything else that gained the victory for the screw for ocean and general service. The paddle engine is in itself heavier and occupies more room than the screw engine; it is as a rule more expensive per I. H.-P.; and in wear and tear—especially of the propeller itself—it far exceeds the screw. It occupies the best part of the ship, and its position is not a matter of choice, as with the screw engine, but is, of necessity, at or near the middle of the ship.14 It is evident that a paddle steamer must require more room, and that in moving among ships or other obstructions the liability to damage the propeller is greater than with the screw steamer, and in the case of a long voyage the paddle generally worked at a disadvantage, as at the commencement it was too deeply80 immersed, and at the end not immersed enough for efficient working. If the sails were set so as to steady the vessel, or if set in sufficient quantity to be of any use in quickening the speed, she was inclined until the lee wheel was “buried” and the “weather” wheel doing very little work; besides there was a general tendency on the part of the ship to turn round, which had to be counterbalanced by the rudder. The race of water from the wheels past the ship being at a high velocity, and raised above the normal level, causes a resistance to the ship beyond that due to her passage through the water, as in the case of a screw ship. On the other hand, the paddle boat is more readily got into motion and her speed more rapidly arrested than is the case with the screw steamer; and it is claimed for the paddle-wheel—although the foundation for such a claim is rather nebulous—that when the engines are working at full speed the ship is prevented from the excessive rolling observable with a screw vessel. But against this it must not be forgotten that the paddle engine is far more trying to the structure of the ship, on account of the great weight of the wheels being taken on the sides of the hull, as well as from the effort of the wheels in propelling being applied at the same place. Then there is the additional danger, and that not a remote one, that in case of the shaft breaking and a wheel falling clear of the ship, she would upset. An accident of this kind has occurred more than once, but there is no record of the actual result being so calamitous as just stated, owing to other fortuitous circumstances. That which retains the paddle-wheel in favor to-day, and renders it a necessity in spite of argument or prejudice, is the fact that the screw requires that the draft of the ship shall not be less than its own diameter, whereas in the largest paddle boats a dip of wheel of six feet is generally sufficient. Hence it is that nearly all fast steamers plying on rivers or shallow estuaries, and channel steamers running to ports where there is little water when the tide is low, are of necessity paddle-wheel. By employing two screws (one on each side instead of one amidships) the draft of water can be reduced by at least thirty per cent. Likewise, by increasing the83 number of revolutions smaller screws will do, and the draft of water may be still less, so that some thirty years ago, on the introduction of twin-screws, there were soon many ships built for services that had hitherto been monopolized by paddle boats;15 and to-day, when there is a demand for higher speed and more power, and where paddle-wheels are not admissible, three screws are being employed. Ships have also been employed with four screws, viz., two at the bow and two at the stern, and, for the purpose for which they were required, answered very well indeed; but the worst possible place for a propeller is obviously at the bow, and therefore in these ships the bow screws were not very efficient, but they undoubtedly added somewhat to the power of the ship. In the same way some tug-boats have been fitted with a screw at each end.
All attempts at propulsion with internal propellers—that is, by turbine wheels, pulsometers, ejectors, or by pumps—have failed in consequence of the great friction set up by the water in its rapid passage through the pipes from and to the sea; the motion must be rapid owing to the size of the pipes being necessarily restricted. The best experiment with this kind of propeller was made on a costly scale by the British Admiralty in 1866, when they fitted the iron-clad gun-boat Waterwitch, of 1,200 tons displacement, with a Ruthven’s hydraulic propeller, consisting of a horizontal turbine wheel drawing its water through the bottom of the ship and discharging it fore-and-aft-ways at each side, and driven by an engine of 160 nominal horse-power; and although this vessel was only 162 feet84 long, 32 feet broad, and drew 11 feet 4 inches of water, her speed was only a little over 9 knots, with an indicated horse-power of 801. The speed co-efficients whereby her performances could be compared with that of other ships were most disappointing.
The Twin Screws of the City of New York
But the achievements of screw steamers are not always satisfactory at first, and time has shown some curious instances where what appeared at first sight a little thing prevented great results. To-day we know somewhat of the screw propeller, but it is very difficult, if not impossible, for the cleverest and most experienced engineer to define his knowledge or to classify his facts so as to deduce any rules from them that shall enable him to lay down fixed laws for the practical guidance of others. In past years more was professed, but still less was actually known, and that which was to be a panacea for the ills of every screw ship proved useless in many instances, and aggravated the evil in others. The patents for propellers are numerous, and some of the specifications interesting and amusing, but of them all there are less than can be counted on the fingers of one hand that have any practical value, or that have influenced the commerce85 of the world; and we find to-day that the propeller which gives the best results is very simple in form and its working surface a true helix. What is better understood, however, are the proportions, and in them lies the success of the instrument. It is quite true that the blades may be of such a shape and so arranged as to give bad results, but it is very difficult to alter the propeller blade now most generally used and get much improvement thereby.
The Propeller of the North German Lloyd Steamer Havel.
(From a photograph of the steamship in Handren & Robins’s Erie Basin
Dry Docks, Brooklyn.)
In 1865 H. B. M. S. Amazon was found to fall short of her designed speed by nearly a knot, although the indicated horse-power was in excess of the requirements. With a four-bladed Mangin propeller, 12 feet 6 inches pitch, it took 1,940 I. H.-P. to drive the vessel 12 knots. A two-bladed Griffith’s screw of 13 feet 9 inches pitch was substituted, when 12.4 knots were obtained with only 1,664 I. H.-P. But the most remarkable case was that of H. B. M. S. Iris, which had been designed for a speed of 171⁄2 knots, but on her first trial trip, although the 7,000 I. H.-P. was exceeded, the speed was only 16.5886 knots. A series of trials was then entered upon to find out the cause of this deficiency, with the result that the screws were discovered to be too large; others of 2 feet 3 inches less diameter were substituted, when a speed of 18.57 knots was attained with the same I. H.-P. Similar instances could be adduced, if necessary, to show how comparatively slight changes in the propeller can produce marked improvements in speed.
It has already been shown that the frictional resistance of the skin of the ship is very great, and generally speaking, in fast steamers, is by far the largest portion of the whole resistance. It necessarily follows, therefore, that for high speed it is essential that the submerged portion shall be as smooth as possible; and to that end ships are coated with enamel paints which, when dry, are perfectly smooth and glassy, or remain in a smooth, slimy condition. They do not, however, remain long in this state, as the action of sea-water destroys them, and even the best of these compositions admits, at times, of marine plant growth, and sometimes barnacles. The effect of a coating of weed is very serious indeed; the resistance induced thereby being greater than if the vessel were rough, from the fact that each filament of weed has to be towed through the water, and the total surface thereby exposed may be two or three times that of the ship herself. It is a sound economy in any vessel to keep the bottom perfectly clean and smooth, but in the case of high-speed steamers it is absolutely essential, inasmuch as a very moderate amount of foulness will reduce their speed by 2 or 3 knots.
The introduction of Siemens-Martin steel, about the year 1875, and its continued and extended use since, have however been really the means of rendering possible the construction of steamships of all sizes with high rates of speed now so common, and are undoubtedly the means whereby those ships can be so economically built and worked as to pay as commercial ventures. The construction of their hulls with a material fifty per cent. stronger than iron has rendered it possible to make such appreciable decrease in weight as to admit of fining their lines suitably for high speed without sacrificing87 carrying capacity. With this same steel, boilers can be constructed for a pressure of 150 pounds per square inch without weighing very much more than iron ones for 75 pounds. By using steel for castings, forgings, etc., the weight of the machinery has been reduced from 5 hundredweight to 2 hundredweight per I. H.-P., and when forced draught is employed it is as low as 1.6 hundredweight per I. H.-P. for large powers, and less still for such engines as are used in torpedo boats and catchers.
Recent Naval Engine.
(Made by Earle’s Shipbuilding Company, Hull, England, for twin-screw
fast cruiser for the British Navy, of 9,000 I. H.-P.)
It has already been remarked that the consumption of coal, which enters as a most important factor into the question of high speed, both from the weight and cost, had been reduced, by the introduction of the compound engine, from 4 pounds to 21⁄2 pounds per I. H.-P., and latterly, as that engine was improved and higher pressures88 used, the consumption was further reduced to 2 pounds, and in some cases as low as 13⁄4 pound per I. H.-P. The triple expansion engine, developed within the past eight years, and later the quadruple expansion, have effected a still further saving, until with them and such other means as are now employed, the consumption is under 11⁄2 pound of coal per I. H.-P.
The success of the locomotive was very questionable until the exhaust steam was turned into the chimney so as to create a rapid draught, and the steam-blast to-day enables the locomotive to travel at its great speed by causing the comparatively small boiler to generate such a large amount of steam. When this form of boiler was tried on board ship its power would have been very much crippled had not some other means been adopted for forcing the draught, as the steam could not in this case be allowed to escape through the funnel, but must be condensed into water for the use of the boiler. By closing the stoke-hole and forcing into it by mechanical means a plentiful supply of air, this boiler was made to be as efficient for a torpedo boat as for a locomotive. This forced draught has now been adopted on large ships, and to-day the very high speed of naval vessels, and of many mercantile steamers, is due to it. Consequently, with the same weight of machinery, higher powers are developed with a corresponding increase in speed, and the cruiser Piemonte, constructed by Sir William Armstrong & Co., of which an illustration is shown on p. 91, had her speed increased by means of forced draught from 20 knots to 22.3 knots, at which speed she was going when the picture was taken.
Mr. James Howden patented a forced draught process by which the incoming air is warmed by the heat (which would otherwise be wasted) in the uptakes and funnels, and then conducted direct to the furnaces; and he claims by this to be able to do with still smaller boilers, besides avoiding the danger to the tubes now sometimes experienced in war ships with closed stoke-holes.
But there still remains the problem of how to feed the furnaces by mechanical methods, so as to save the very large staff now required89 in the boiler-room of our large steamships. So far all means hitherto adopted with success on shore have proved failures at sea, and at present there is no reason to suppose that any one of them can be so adapted as to prove generally efficient for service. It is necessary for such a purpose that the gear can go continuously for many days, and the coal be small and tolerably uniform, and the supply regular. Such coal is not convenient for passenger ships, and if the demand for the present supply of small coal were increased the price would preclude its use. Some success, however, has been achieved in saving labor in the stoke-hole, and the most noticeable invention to this end is that of Mr. Thomas Henderson, whose now well-known self-cleaning fire-bars do away with the necessity for the firemen raking the fires out to remove the clinkers90 which adhere to the grates and obstruct the air-passages. By means of this apparatus, the alternate bars having a very slight movement, the coal gradually travels to the back end of the grate together with the clinker, which latter is eventually deposited behind the bridges. Thus not only is considerable labor saved, but the fires are always in such good condition that the full pressure of steam is maintained, and so a better speed kept up by the vessel herself.
On shore the tendency is to substitute gas for solid fuel, or to use the coke resulting from gas manufacture. That something of the same kind might be done on shipboard is possible, although not at present probable. The higher efficiency of the coal when treated in this way would enable still more power to be obtained from a pound of it, and there would be savings in other ways of a beneficial nature.
Then, again, if petroleum, or other liquid of a similar nature, could be obtained at a fairly low price, it might be used on shipboard; and as it has a heating power twenty-five per cent. higher than the best coal, and fifty per cent. higher than some of the commonest kinds weight for weight, the substitution of it would be a means of obtaining better speed. But it is always a question of cui bono, and when it is taken into consideration that the voyage between Sandy Hook and Queenstown is now done in 140 hours, and to do the distance in 5 days would require a speed of nearly 231⁄2 knots, with an increase in power of sixty-two per cent., and in fuel consumption of thirty-eight per cent., the cry must be regarded as a very far one at present. At the same time it is not desirable to believe that there is now finality in the speed of steamships, although by analogy with railway trains that conclusion might be arrived at.
THE BUILDING OF AN “OCEAN GREYHOUND.”
By WILLIAM H. RIDEING.
The Cost of an Ocean Racer—Intricate “Financing” of Such an Undertaking—The Contract with the Ship-builders—The Uncertain Element in Designing—Great Ship Yards along the Clyde—The Plans of a Steamer on Paper—Enlargement of Plans in the “Mould Loft”—What is Meant by “Fairing the Ship”—The “Scrive Board”—Laying down the Keel—Making the Huge Ribs—When a Ship is “in Frame”—Shaping and Trimming the Plates—Riveting and Caulking—Ready for Launching—The Great “Plant” which is Necessary for the Building of a Ship—Description of a Typical Yard—Works Covering Seventy-Four Acres—Where the Shaft is Forged—The Lathes at Work—The Adjustment of Parts—Seven Thousand Workmen.
I.
AS often as the “record is broken,” and the Atlantic voyage is reduced by some unprecedentedly fast passage, we may be sure that there is a flutter in the offices of the rival lines which have thus been left behind. Between the Cunard, the Guion, the Inman, and the White Star lines there has been a constant race for supremacy, now one, and then the other, taking the first place. No ship has been allowed to keep the lead for more than a year or two. When sixteen knots have been developed by one line, seventeen knots have been aimed at by another, and the ship of that speed is no longer a wonder. So when we read in the newspapers of the “fastest passage” we may take it for granted that it is no sooner heard of in Liverpool than the managers of the lines momentarily surpassed are preparing to beat it. If the triumph belongs to the Cunard line, at the very next meeting of the directors of the White92 Star and Inman lines it will be discussed, and though an order for another ship may not be given there and then, it is sure to follow.
An order for a new ship of the class required to compete in the modern passenger service of the Atlantic is not by any means a matter to be determined on without grave consideration. Speed is costly, and as you increase it it is generally necessary to also increase the tonnage. Thus if the problem before you is to beat the record of a seven-thousand-ton ship, which has developed eighteen knots with engines of twelve thousand five hundred horse-power, you must (principally for economic reasons) have a larger hull as well as more powerful engines for your competing vessel. This forces upon your consideration tides, channels, harbor-bars, and dock accommodations, all of which impose limitations upon you. And then the cost of the ship herself is not a matter which even the wealthiest of corporations can provide for at a moment’s notice: it is not one hundred thousand dollars, or five hundred thousand dollars that the work calls for, but about five times the latter sum, for it is safe to say that a vessel superior to the City of New York or the Etruria could not be built for less than two million and a half of dollars.
The “financing” of such an undertaking requires time: there are long consultations between the directors, bankers, and ship-builders. If we could follow the steps of the gentleman to whom these negotiations are intrusted, we might see him flying off from Liverpool for Euston: closeted in a private office down in Lombard Street or Cornhill with some capitalists who are expected to contribute to the necessary funds; again, after dinner, engaged in argument with these same capitalists in a West End mansion to which they have adjourned, and then racing off in the precarious hansom cab to catch the night train from King’s Cross for Glasgow.
Sometimes the ship-builders are willing to become part owners of the projected vessel; sometimes they take as part payment for the work some older vessels of the line, which they refit, re-engine, modernize, and sell again. The ability of the builders to make an arrangement of this kind, of course, influences the placing of the93 contract, in a measure, but they must also be able to give certain guarantees. They must enter into an engagement that the projected ship shall be able to carry so many passengers and so many tons of cargo, and to attain a specified speed on a given consumption of coal per day. Let us say, for instance, that the stipulations are these: Accommodations for 600 saloon passengers, 150 intermediate passengers, and 1,500 steerage passengers; registered tonnage, 6,000, speed, 19 knots on a consumption of 300 tons per day. If the ship fails to fulfil these conditions the builders agree to forfeit a part of the amount they would otherwise receive for her, or they may be compelled to take her back altogether. This was the case with the City of Rome, which was built for the Inman line by the Barrow Ship-building Company. A beautiful ship in every way; of exquisite model; fitted with a degree of luxury unsurpassed at the time she was launched, she proved to have neither the speed nor the carrying capacity which had been guaranteed, and the Inman line refused to accept her. In a very few instances only are such guarantees omitted from the contract.
Now, ship-building is not an exact science, and the closest calculations are often upset in the result by unforeseen and inexplicable causes. It can never be said with absolute certainty just what speed a ship will attain, or exactly what quantity of cargo she will carry. The most ingenious and patient of experiments have not yet succeeded in eliminating the mysterious variability of result which the ship-builder finds, however closely he repeats his well-defined formulas. Two ships, like the Umbria and the Etruria, may be built side by side, of identical materials, lines, and dimensions; engines, boilers, and propellers may be the same, yet one will turn out to be a knot or two faster than the other, and neither the designer nor the builder is able to say why.
It is apparent, then, that in guaranteeing an exceptionally high rate of speed the builder assumes no little risk. The designing of a fast ship is indeed more of an art than a science, and each designer proceeds on a theory more or less his own. If the reader has an94 opportunity to compare models of the Servia, the Alaska, and the City of Rome, three ships built at the same time, each intended to rival the others, he will see by the varying proportions of length or breadth, and by other contrasts, how the opinions of the architects have differed as to the best lines for obtaining speed. True, it is not possible to ignore formulas altogether, but the designer’s intuitions or inspirations are not less serviceable to him than his technical knowledge.
The Umbria just before Launching.
We will suppose, however, that the designer sees his way to build such a ship as the specifications submitted to him call for, and that the contract is awarded to him, or to the firm he represents. The ship is now tentatively on paper, though her essential features are well defined, and the next step takes us to Glasgow and the Clyde.
II.
If in crossing the Atlantic for the first time you choose Glasgow for your port of disembarkation, the sail up the Firth of the Clyde and the river is likely to be full of agreeable and memorable surprises. The beauties of that route are not advertised, and one hears so little of them in advance that they gain impressiveness from the absence of expectation. The Firth itself is like a great Fjord, a land-locked bay hollowed between hills and crags, among which vapory clouds are always shifting, and its deep salt waters are ploughed by fleets of vessels of every class, and especially by yachts, sea-going steamers, and the most rakish-looking excursion boats in the world; it is not unlike the Hudson above Peekskill, though much wider; the rounded hills have the same soft and civilized outlines, and the same appearance of reclamation for man’s use and delectation; modern villas crown their heights and watering-places cluster at their feet.
Just below Greenock the passage narrows, and above that we enter the river, which, though not beautiful, is more of a surprise than even the Firth. It meanders through fields, and from the towering deck upon which we stand we look down upon ploughmen at work, cattle grazing, and snug farm-houses. So narrow is the stream, and so low are the banks, that the big steamer seems curiously out of place. How, one asks, has Glasgow ever prospered with so small a river as its only outlet to the sea? We have thought of the Clyde as a wide and capacious stream like the Mersey opposite Birkenhead, or the Hudson opposite New York; but, instead, it is scarcely as wide as the East River at Brooklyn, and there are reaches where two large vessels have no room to spare in passing each other.
Such as it is, all sorts of dredging operations are necessary to keep it open, and it has been said to be as much an artificial channel as the Suez Canal.
The first steamboat to navigate it was the Comet, in 1812, and though she drew but four feet of water she could leave Glasgow only on the flood tide. Even then she sometimes ran aground, and her passengers had to wade or swim ashore, or wait twelve hours for the next tide. Its depth is ample now, however, and it is the breadth that astonishes us: it seems as though a venturesome jumper might easily spring from the deck to either bank. The farms are alternated by shipyards in which the hulls of ships in various stages of construction loom up, with ant-like specks of humanity swarming upon them. Some of them are nearly twice as long as the river is wide, and it puzzles the stranger to say how they can be launched, until someone, wiser than he is, tells him that they slide into the stream obliquely and thus overcome the difficulty. Nearly all the steamers that have earned fame in the Atlantic trade have been built and engined at one or the other of these ship-yards, from the first Cunarder to the City of Paris; the Cunard, Inman, Guion, and North German Lloyd lines have come to this little river for their ships. And as we approach Glasgow, burrowing into the dark that envelops the town, it becomes narrower still, and within the limits of the port is nothing more than a long canal with ships huddled together along the banks.
The Clyde is, in fact, like one of those heroic personages who triumph over natural disadvantages which to the common mind are insuperable, and its inferiority in depth and breadth has been counterbalanced by excellences in other directions. In the first place Glasgow is the natural outlet of a great mineral field, so that after iron and steel became the principal materials of the ship-builder, he could find them on the banks of the little river unburdened by the increased price asked for them when it has been necessary to carry them long distances. In the second place the Clyde was the scene of the earliest attempts at steam navigation in Great Britain, by Miller, Symington, and Bell, and descending from them the genius of ship-building has become hereditary with the inhabitants of the town. “Practice makes perfect,” and the ship-builders of Glasgow97 have more practice than any people of their craft in the kingdom. In 1886 forty-five vessels were built at London, measuring 3,696 tons; sixteen vessels at Liverpool, measuring 18,268 tons, and on the Tyne, fifty vessels, measuring 49,641 tons. On the Clyde, during the same period, one hundred and fifty-one vessels were built, measuring 135,659 tons—nearly double the work done by all the other ship-yards combined. Thus, when after various conclaves and the discussion of ways and means, the directors decide to put a new vessel on their line, the order is pretty sure to go to Glasgow.
III.
We have assumed the work of the naval architect to be complete; all the specifications have been made out, and every part of the prospective ship has been drawn on paper. There are three plans: a “sheer plan,” showing all lines of length and height from stem to stern; a “half-breadth plan,” showing the lines of length and breadth, or, in other words, those lines which would be visible in looking down upon her decks from an elevation; and a “body plan,” which shows all lines of breadth and height, and represents the ship looked at “end on.” These are called the “construction drawings,” and with them in his hand the ship-builder can see in his mind’s eyes the vessel as she will appear when built. He does not work directly from these, however. They are carried up into the “mould loft,” the floor of which represents an enormous blackboard, and upon this they are reproduced to correspond with the exact dimensions of the ship. A foot is scaled down on the paper to a quarter of an inch, but in the mould loft a foot is a foot, and plate, girder, and rib are drawn to their full size. This enlargement leads to the detection of errors which are not apparent in the reduced drawings, and which must be eliminated. Straight lines are made with chalk by cords and rules, and curves by bending laths into the desired position and then tracing the sweep upon the floor. Every measurement98 has to be verified and checked, and “fairing the ship,” as this work is called, may take six or seven weeks. All errors having been corrected, still another drawing is made on a “scrive board,” and in this the lines, full-sized, are sunk in the wood so that they cannot be rubbed out. The “scrive board” is the plan from which the ship-builder works, and when it is complete the actual construction of the ship is begun.
General View of the Frames of the City of New York—June 25, 1887.
The keel is laid down on blocks, four or five feet apart, which form a slope toward the water, so that the hull may glide down easily when the time for launching comes. It is not a keel at all, in the sense in which the word was formerly used: a modern ship has a smooth bottom, without any projecting ridge or break to the curve of her sides; it is simply the central series of plates, from which an inner keel is built up like an enormous backbone, and to this the ribs are attached. The metal is delivered at the yard in the shape of angle iron or angle steel, the latter being the material which would be used in a ship of the class we have in mind. Heated to a white heat, the angle-bars are drawn out of the furnace into a perfectly level iron floor, upon which they are bent to the needed curve, and that which has been a line of ink in the original drawing, a chalk mark on the floor of the mould loft, and a groove in the surface of the “scrive board,” is now embodied in the heavy rib of the ship. The bending is done thus: the metal floor is perforated with thousands of holes, into which iron pegs are inserted until they form the curvature required, and the long, pliable bar of steel is pressed against them until it corresponds exactly with the line exhibited in the “scrive board,” which is always in sight of the workmen for guidance and comparison. In handling the metal the men use pitchforks, and with the prongs inserted in the holes they get purchase enough to make the bar yield; if it bends upward a hammer is used upon it. Each rib has, of course, to be duplicated with the utmost precision, in order that it shall be the same on both sides of the ship, and each, after it has cooled, is laid upon the “scrive board” and compared with the lines thereon, every variation being corrected before101 it is passed. Having already been punched for rivets, it is then marked with a chisel to show where rib-bands, stringers, and deck-beams are to fit into it.
Two or three months or less after the completion of the “fairing,” the ship is probably “in frame,” and looks like the skeleton of some Brobdignagian monster that has stranded on the bank of the river. The ribs have been hoisted into position at right angles with the keel, and strung together by “rib-bands,” and already there are signs of the coming subdivision by decks and bulkheads of the hollow space within. You can still see through her, however; she is like, to make yet another comparison, a great oblong wicker-basket, the supple willows being represented by the net-work of steel.
The next step is the clothing of the ribs with plates. As they reach the yard the plates are square and flat, but they are passed through rollers of various kinds, from which they issue in any shape desired—hollowed like a spoon, curved lengthwise or breadthwise or diagonally, as the contour of the ship may call for. A steam or hydraulic plane smooths them down as though they were the softest of whitewood; another machine trims the edges as easily as a woman cuts silk with a pair of scissors. Then, suspended by iron chains, they are thrust between the jaws of a punching machine, which has a resemblance to a sinister human face with a flat nose, a long upper lip, and a small chin. The jaws close upon them and bite out, ten at a time, the holes for the rivets by which they are to be fastened to the frame.
As they are hoisted up to the workmen, each fits the exact place designed for it and takes its part in the softly swelling lines of the ship. They are put on in rows, or, as rows are technically called in this connection, “strakes,” which are lettered alphabetically, A being the row riveted to the keel. The upper edge of A overlaps the lower edge of B, and the lower edge of C overlaps the upper edge of B, and thus while one row of plates like B has both edges hidden, the row above it has both edges exposed, which minimizes resistance to the progress of the ship. We all know what caulking a wooden102 vessel is—the wedging of all seams between the planks with oakum and tar. An iron or steel ship is also caulked, but in her case the word has a different meaning. The sharp edges of the plates are merely turned in with a chisel, and they meet so closely that no insertion is necessary to exclude the water.
Frames of the City of New York, looking aft—July 19, 1887.
First held in place by bolts and nuts, the plates are finally secured by the rivets, the holes for which have previously been countersunk by machinery, so that there are no protuberances. The rivets go right through, and have double heads: millions of them are used, and every one of them is examined and checked before the work is passed as satisfactory.
Frames of the City of New York, looking forward—July 19, 1887.
At last the hull is closed in, and hundreds of artisans toil upon it, inside and out. At the end of a year, perhaps, the ship is ready for launching, by which time, if she is of the same dimensions as the City of New York or the City of Paris, seven thousand tons of material have been placed in position, one casting alone—the sternpost—weighing twenty-six tons. She is a steel ship, but in addition to104 the metal, one hundred and twenty thousand cubic feet of timber, brought from all parts of the world, have been used in her. From the cradle in which she lies to the promenade deck she rises to a height of fifty feet or more, and she looks as immovable as a fortress.
Nothing is more wonderful than the launching of such a vessel. Imminent peril seems to attend the operation; she must topple over, thinks the uninitiated observer, or if she succeeds in reaching the water, she must plunge against the opposite bank of the narrow river. But at the appointed time she glides into the water as smoothly as an eel, and once afloat she is held in check by cables attached to the shore. Her engines have got to be put on board, and fully six months more elapse before she is ready for sea. If she is complete within two years of the day the contract for her was awarded, her builders have done well.
Let us now look at the “plant” which is necessary for building such a ship, and to see this in perfection we will visit Fairfield, which divides honors with the great ship-yard of Messrs. James & George Thomson, at Clydebank.
IV.
A wonderful place is Fairfield. When a ship is taken in hand for construction the design for each and every part is proceeded with simultaneously. It is not the keel first, then the frames, then the reverse frames, then the flooring, and so on, as it is in smaller ship-yards. Keel, frames, flooring are put in hand together, and the hull plates are ready before the keel is in position. Simultaneously, too, the sawmill is preparing the planks which are to cover the steel decks: the joiners are at work on the saloon and cabins; the upholsterers are cutting and stitching the brocades, plushes, and silks which are so freely used in modern ocean steamers; the chain-maker is forging the cables, and each department is busying itself with its own share, conscious that what it produces will presently be sought to take its place in the rapidly progressing whole.
How rapid the progress is may be judged from the fact that on August 14, 1885, the steel intended for a North German Lloyd steamer began to enter the yard, and exactly one month later the ship was in frame with keelsons and beams in position, and the plating for the hull, rolled to waterline shape, lying alongside.
The works cover nearly seventy-four acres, and lie on the south side of the Clyde, about three miles from Glasgow, with which city they are connected by a continuous chain of docks, warehouses, and other ship-yards. Not very long ago this great inclosure was arable land attached to a comfortable mansion which still retains a few vestiges of its former dignity. But now the verdure has been trampled down and the face of the earth is hidden by paving-stones and iron rails. The river is inky, and the smoke lying in a brown fog over-head is ever being replenished from the high chimneys of the neighborhood.
The scene within the high brick walls which keep out idlers is exhilarating but scarcely picturesque. All the materials which enter into the construction of a modern ship are visible in profusion. A bird’s-eye view reveals great stacks of timber, iron, and steel; a net-work of rails which connect the works with all the principal lines converging at Glasgow; long brick sheds, and edging the water-front the launching-slips, where as many as fifteen vessels have been in course of construction at the same time. There the great hulls of many of the most famous Atlantic liners have been put together; this was the birthplace of all the new ships of the North German Lloyd line; of the Arizona, the Alaska, the Oregon, the Umbria, and the Etruria.
Running at right angles from the river, a dock has been excavated, large enough to accommodate a vessel of twelve thousand tons, and after launching, the steamers are hauled in here to receive their engines and boilers. Immediately in the rear of the launching-slips there is an enormous shed, with a roof of glass and iron, where all the iron-work for the hulls of fifteen ships has been handled at one time. Within it gangs of workmen, each skilled in a106 specialty, carry on that part of the work which belongs to them. Some are carriers of angle steel or iron, others receivers of angle iron, which they place in the furnaces until the metal is at such a heat that it can be shaped to suit the water-lines of the vessel for which it is intended. Others still are busy with reverse frames and with the bending of plates; others with funnels, ventilators, and skylights.
The Manganese Bronze Propeller-Blade of the Wrecked Steamer Mosel, after it had beaten upon a reef.
There is a special department for the casting of manganese bronze, which is used for the blades of propellers. Standing against a wall not far off is a blade saved from the propeller of the wrecked steamer Mosel. She ran ashore on a rocky coast, and her propeller played upon the reef like a flail upon a threshing-floor without break or fracture; so great is the strength of the bronze that the only effect upon it was a feathering of the edges as revealed by the blade in question.
Then we see the engineering, forge, and pattern shops. Forgings of steel are made which weigh as much as thirty tons, as in the case of the crank-shafts of the new North German Lloyd steamers. A shafting of that weight is lifted as easily, and with as little commotion, as a bar of angle iron, and placed on a table to be finished. All the tools are of enormous size, and nearly all of them are adaptations of the well-known turning-lathe. Either the tool turns or the work turns. A steamer’s cylinders are bored out with a bar, the bar moving. In turning a thrust-shaft the shaft moves, not the tool. In facing a condenser the tool moves, not the condenser. Cutting, planing, and turning are all accomplished by modifications of the lathe. There are in all nearly forty lathes, vertical, horizontal, and107 oblique, each gnawing at some vital part of a ship, and there—there is the “devil.” This is the name given by the workmen to an immense metallic disk, over sixteen feet in diameter, which bores through solid steel at the rate of two and a quarter inches in four minutes. The workmen fill what standing room there is between propeller blades, cylinder liners, piston-valves, and sole-plates; they swarm like ants, each gang carrying on its specified work with diligence and singleness of purpose.
Let the reader figure to himself the gleaming tools, the whirring machinery for the distribution of power, the begrimed toilers, the ponderous masses of iron and steel—now swinging in mid-air, then clutched to the breast of an excoriating monster like the “devil;” let his eye rest on those forty lathes all busy at once, eating with unwearying jaws into the metal fed them, and on the plane which shaves an armor-plate as if it were a deal board; then let him fill his ears with the groaning, creaking, hissing, grinding, shrieking of all this activity, and add to it the battle-like din of the boiler-makers. Thus he may know what Fairfield is like.
Ranging up and down these work-shops, and pausing before this or that lathe, we see in undistinguishable fragments the engines that are designed to propel the seven or eight thousand-ton ship; then the pieces are gathered together and united in a pit; power is applied from an auxiliary engine, and the work of final adjustment is proceeded with. That completed, the engines are again taken apart and transferred to the vessel for which they have been built.
A Stern View, showing Twin Screws.
Has the reader ever stood in the engine-room of an ocean steamer when she was plunging through an Atlantic gale at the rate of seventeen or more knots an hour? Even if he has done so, and been awed by the experience, it is not likely that he has been able to fully realize the immensity of the power exerted. He needs some standard of comparison, and for that purpose we may offer him the ancient galley, and repeat a passage from the address made by Sir Frederick Bramwell at the meeting of the British Association last September: “Compare a galley, a vessel propelled by oars, with the108 modern Atlantic liner…. Take her length as some 600 feet, and assume that place be found for as many as 400 oars on each side, each oar worked by three men, or 2,400 men; and allow that six men under these conditions could develop work equal to one horse-power; we should have 400 horse-power. Double the number of men, and we should have 800 horse-power, with 4,800 men at work, and at least the same number in reserve, if the journey is to be carried on continuously. Contrast the puny result thus obtained with the 19,500 horse-power given forth by a large prime-mover of the109 present day, such a power requiring on the above mode of calculation 117,000 men at work and 117,000 men in reserve; and these to be carried in a vessel less than 600 feet in length. Even if it was possible to carry this number of men in such a vessel, by no conceivable means could their power be utilized so as to impart to it a speed of twenty knots an hour.”
The City of New York ready for Launching.
Model of a Steamer Designed to Cross the Atlantic in Five Days.
Huge as the several parts are, their adjustment is a matter of extreme delicacy, and yet so carefully is it accomplished that a steamer may leave the builder’s hand at Fairfield and proceed on a voyage of twenty days or more without once having to slacken speed on account of her engines.
It is a fair sight to see the men come to work when the bell rings in the morning. When the yard is fully occupied there are between six and seven thousand of them, and the wages paid have amounted in one year to one million eight hundred and seventy-five thousand dollars.
The head and front of all this industry—Sir William Pearce—was himself in early life a workman in the yard. I met him soon after his elevation by the Queen to the baronetage. He was then, apparently, in the best of health, and was full of plans for building still faster steamers for the Atlantic. That he would have soon put afloat a vessel of greater speed than his own Etruria, there is no doubt111 in the minds of those who knew his genius as a naval architect, and the indomitable and imperious will with which he carried out all his plans. But he died suddenly in 1888, and though his work was incomplete, he had already done wonders in minimizing the discomfort and duration of the now familiar passage of the Atlantic.
OCEAN PASSENGER TRAVEL.
By JOHN H. GOULD.
The First Ocean Race—Passenger Traffic in the Old Clipper Days—State-rooms and Table Fare in Early Days—The First Ocean Mail Contract—Discomforts Fifty Years Ago—American Transatlantic Lines—Government Subsidies—Novelties on the Collins Line—When Steerage Passengers were Allowed on Ocean Steamships—Important Changes in the Comfort of Passengers Wrought by the Oceanic in 1870—The Present Era of Twin-screw Ships—Their Advantages—The Fastest Voyages East and West—Records of the Great Racers—Modern Conveniences and Luxuries—The Increase in the Number of Cabin Passengers from 1881 to 1890—How the Larder is Supplied—Electric Lights, Libraries, and Music-rooms—Customs Peculiar to the French, German, and British Lines—Life in the Steerage—Immigration Statistics—Government Regulations.
THERE are, undoubtedly, many men and women in New York to-day who went down to the Battery and cheered and waved their hands in greeting to the first steamship that entered this port from Europe. This important event took place on April 23, 1838, and it was doubly interesting and significant because not only the first transatlantic steamship came to anchor in the harbor on that day, but the second also; steam travel across the sea thus beginning with a race that was earnestly contested and brilliantly won. Furthermore, it was a race that attracted infinitely more attention than any of the contests that have succeeded it. Two steam-vessels had crossed the Atlantic in years previous, both having started from this side; the Savannah, from Savannah, in 1819;16 and the Royal William from Quebec, in 1831; but neither of these voyages had demonstrated the feasibility of abandoning the fine sailing packets and113 clippers for steamers when it came to a long voyage. The Savannah used both steam and sail during eighteen of the twenty-five days required for a passage to Liverpool, and more than one clipper overtook and passed her during the voyage. The Royal William had to utilize all her hold for coal in order to carry sufficient fuel to insure a completion of the voyage. The reasons for the commercial failure of such craft are, therefore, apparent; but they proved to be available and profitable for coastwise traffic, and meantime inventive genius was at work on plans and models and theories, all intended for the construction of a steamship capable of carrying goods and passengers between Europe and America, and of outrunning the packets. Public interest, accordingly, was deeply stirred on both sides of the ocean when, in 1837, it was learned that two steam-vessels were on the stocks, building for the American service. These were the Sirius, at London, and the Great Western, at Bristol. It was these vessels that made the first race; the Sirius making the trip, measured from Queenstown, in eighteen and a half days, and the Great Western in fourteen and a half days. The Sirius, having had nearly four days’ start, came in a few hours ahead of the winner. She brought seven passengers, and whether the Great Western had others than her crew on board cannot now be ascertained.
At this time there were several lines of sailing vessels in operation between America and Europe, among the most important of which were Williams & Guion’s Old Black Star line, afterward merged into the Guion line of Steamships; Grimshaw & Co.’s Black Star line; C. H. Marshall & Co.’s Black Ball line; and Tapscott’s line. All these concerns conducted a profitable business in carrying passengers, and the ships were provided with accommodations for the three classes into which travellers have been divided from early times. It is impossible at this day to determine with exactness the volume of passenger traffic in clippers, for no complete records were kept; but that it was comparatively light may be inferred from the fact that provision was made in the large ships for from ten to thirty first-cabin and twenty second-cabin passengers.
The steerage capacity varied from eight hundred to one thousand, and it was a long time after steamship lines had been established before immigrants ceased to come over in clippers. In fact, for ten years after the inauguration of the first steam line the immigrants had no choice—the steamships carrying none but cabin passengers. The rates were, £30 for first cabin; £8 for second cabin; and £5 to £8 for steerage. The appointments of cabins and state-rooms were meagre as compared with the great steamships of to-day, but the table fare was substantially the same that is provided now. The first-cabin passengers fared as they might in a good hotel; those in the second cabin, or “intermediates,” as they were called, had a plentiful supply of plain well-prepared food, and the needs of the steerage passengers were looked after by the British Government, which instituted an official bill of fare. These matters will be described in greater detail farther on.
In the Marine News of April 4, 1838, published in New York, the agents of the Sirius advertise her as a “New and Powerful Steamship, 700 tons burden, 320 horse-power.” The advertisement continues:
This vessel has superior accommodations, and is fitted with separate cabins for the accommodation of families, to whom every possible attention will be given.
Cabin, $140.00, including provisions, wines, etc.
Second cabin, $80.00, including provisions.
Commenting upon the arrival of the Sirius and Great Western, the New York Courier and Enquirer of April 24, 1838, said:
What may be the ultimate fate of this excitement—whether or not the expenses of equipment and fuel will admit of the employment of these vessels in the ordinary packet service—we cannot pretend to form an opinion; but of the entire feasibility of the passage of the Atlantic by steam, as far as regards safety, comfort, and despatch, even in the roughest and most boisterous weather, the most sceptical must now cease to doubt.
In the Grand Saloon of an Inman Steamer.
The “fate of the experiment,” as far as the Sirius was concerned, 117was decided by the initial voyage. She had taken on four hundred and fifty tons of coal at Queenstown, all of which had been consumed before passing Sandy Hook, and had it not been for the sacrifice of spare spars and forty-three barrels of rosin to the demands of the furnace, she would not have entered the upper bay under steam. Nevertheless there were people who trusted her capability to get back to Queenstown with the same quantity of coal, and among these confident, not to say venturesome, travellers, were the Chevalier Wyckoff and James Gordon Bennett, Sr. The Sirius made better time on the eastward trip, but she never again crossed the ocean. For many years she plied between Cork and Dublin.
As a business venture the Great Western was more successful, and she made in all thirty-seven round voyages between Bristol, or Liverpool, and New York. Sixty-six passengers sailed in her on her first voyage from New York. Enthusiastic reporters of that day record that at least one hundred thousand persons crowded the Battery and other points of view to see her off. She had been advertised as follows:
British Steam-Packet Ship Great Western,
James Hosken, R.N., Commander:
Having arrived yesterday from Bristol, which place she left on the 8th inst., at noon, will sail from New York for Bristol on Monday, May 7th, at 2 o’clock P.M.
She takes no Steerage Passengers. Rates in the Cabin, including Wines and Provisions of every kind, 30 guineas; a whole State-room for one person, 50 guineas. Steward’s fee for each passenger, £1 10s. sterling. Children under 13 years of age, half price. No charge for Letters or Papers. The Captain and Owners will not be liable for any Package, unless a Bill of Lading has been given for it. One to two hundred tons can be taken at the lowest current rates.
Passage or freight can be engaged, a plan of cabin may be seen, and further particulars learned, by applying to
Richard Irvin,
98 Front St.
Other steamships made experimental voyages across the Atlantic after this, and several attempts were made to establish regular lines, that is, a service with stated times of sailing from one year’s end to another; but none of these succeeded until 1840, when the British & North American Royal Mail Steam-Packet Company was organized. The chief promoter of this concern was Mr. Samuel Cunard, of Halifax, and the name of the corporation was speedily forgotten in the popular adoption of his name to designate the line. Mr. Cunard and his associates had been keen observers of the various experiments in steam navigation, and naturally they profited by others’ failures. By no means the least important feature of their enterprise, by which it differed from previous ventures, and by which it secured a fighting chance for prosperity, was an arrangement with the British Government for carrying the mails. The first mail contract covered a period of seven years at £60,000 annually. This service was monthly in the beginning, afterward fortnightly, and the points touched were Liverpool, Halifax, and Boston. Eventually, with increased subventions from the Government, a weekly service was established between Liverpool and New York, as well as a semi-monthly service between Liverpool and Boston. The first fleet of the Cunard line consisted of four vessels—the Britannia, Acadia, Caledonia, and Columbia. Another steamship, the Unicorn, made what was probably a voyage of announcement for the company. The Unicorn was the first steam-vessel from Europe to enter Boston Harbor, where she arrived on June 2, 1840. Although Boston made as much fuss over this event as New York had over the arrival of the Sirius and Great Western two years before, regular communication with Europe was not established until the arrival of the Britannia, the real pioneer of the Cunard line. She left Liverpool on Friday, July 4, 1840, and made the voyage to Boston, including the détour to Halifax and delay there of twelve hours, in fourteen days and eight hours. That Mr. Cunard was correct in believing that transportation by steam would stimulate travel between the continents is clear enough to us now; but he and his associates must have felt justified in the undertaking by the fact that the Britannia carried ninety cabin passengers on her first trip.
Although the passengers had “the run” of the entire ship, their accommodations were little, if any, better than those provided in the clippers. The saloon and state-rooms were all in the extreme after-part of the vessel, and there were no such things as comfortable smoking-rooms on deck, libraries, sitting-rooms, electric lights and annunciators, automatic windows to port-holes; and there were no baths to be obtained except through the kind offices of the boatswain or his mate, who vigorously applied the hose on such passengers as came dressed for the occasion when the decks were being washed in the early morning. “State-room” was much more of a misnomer then than it is now. On the most unpretentious modern steamship there is room enough in the chambers to put a small trunk, and even other articles of convenience to the traveller; and one may dress, if he takes reasonable care, without knocking his knuckles and elbows against the wall or the edges of his berth. Nowadays, too, the state-room is usually large enough to accommodate three or four persons, while some are arranged to hold more, if the ship is crowded. The pioneer steamship had chambers so narrow that there was just room enough for a stool to stand between the edge of the two-feet-wide berth and the wall—mere closets. There were two berths in each room, one above the other. By paying somewhat less than double fare a passenger given to luxury might have a room to himself, according to the advertisement of the Great Western. Within such narrow quarters, however, everything possible was done for the passenger’s comfort. A gentleman, now in business in New York, who crossed in the earliest days of the Cunard line, and who has since sailed on the modern racers, says that the difference is by no means as great as might be expected. He puts it this way:
“The table was as good then as it is now, and the officers and stewards were just as attentive. There is more costly ornamentation now; but that aside, the two great improvements over the liners of forty-five years ago are in speed and space. There is more room now to turn around in, and the service is somewhat better.”
This is a very good-humored view of the matter. It is not probable that latter-day travellers would be content to put up with narrow rooms, smoking lamps, low ceilings, and plain edibles, all of which are now entirely changed. The traveller to-day demands more than comfort and safety. Travelling is in the main itself a luxury, and as more and more Americans have found themselves with sufficient means to indulge in it, they have demanded more and more luxurious surroundings and appointments. It is in response to this demand and the growth of the traffic, that within the last few years there has been placed upon the transatlantic lines a fleet of steamships that surpass in every respect anything that the world has seen.
For several years the Cunard line enjoyed what was substantially a monopoly of the steam carrying trade between England and America, although individual vessels made trips back and forth at irregular intervals, and various and unsuccessful attempts were made to establish a regular service. The first enterprise of this kind that originated in the United States was the Ocean Steam Navigation Company. In 1847 this corporation undertook to carry the American mails between New York and Bremen twice a month. The Government paid $200,000 a year for this service, and the vessels touched at Cowes, Isle of Wight, on each trip. Two steamships were built for this line, the Washington and Herman. When the contract with the Government expired both were withdrawn and the project was abandoned. About the same time C. H. Marshall & Co., proprietors of the Black Ball line of packet-ships, built a steamship, the United States, to supplement their transatlantic business, but the venture proved to be unprofitable. Then came the New York & Havre Steam Navigation Company. This line was also subsidized by the Government for carrying the United States mails between New York, Southampton, and Havre, fortnightly, at $150,000 annually. The two steamships built for this purpose were wrecked, and two others were chartered in order to carry out the mail contract, until the Fulton and the Arago, two new steamships built for the line, were ready for service in 1856.
The Steamer’s Barber-Shop.
The most important American rival which foreign corporations have encountered in transatlantic steam navigation was the famous Collins line. Mr. E. K. Collins had grown up in the freight and121 passenger business between New York and Liverpool, and in 1847 he began to interest New York merchants in a plan to establish a new steamship line. Two years later a company which he had organized launched four vessels—the Atlantic, Pacific, Arctic, and Baltic. They were liberally subsidized; the Government paying to the company $858,000 yearly for carrying the mails; conditions imposed being that the vessels should make twenty-six voyages every year, and that the passage from port to port should be better in point of time than that made by the Cunarders. The Collins line met the conditions successfully; its vessels making westward trips that averaged eleven days, ten hours, and twenty-one minutes, as compared with twelve days, nineteen hours, and twenty-six minutes by the British steamships. The vessels of the Collins line cost upward of $700,000 each. This was a great deal of money to put into a steamship in those days, and as the largest of the fleet was considerably smaller than the smallest of the steamships that now ply between New York and European ports, there was naturally a good percentage of cost in the appointments for the comfort of the passengers. Many features that have since come to be regarded as indispensable on board ship were introduced by the Collins vessels. Among them none attracted more comment when the Atlantic122 arrived at Liverpool, at the end of her first voyage, May 10, 1849, than the barber-shop. English visitors to the vessel, as she lay at anchor in the Mersey, saw for the first time the comfortable chair, with its movable head-rest and foot-rest, in which Americans are accustomed to recline while undergoing shaving. Another novelty was a smoking-room in a house on the after-part of the deck. In the predecessors of the Atlantic smokers had to get on as well as might be in an uninviting covered hatchway known as the “fiddley.” The Collins line vessels had not only a dining-room sixty feet long by twenty feet broad, but had a general saloon sixty-seven feet by twenty feet. These were divided by the steward’s pantry. Rose, satin, and olive woods figured prominently in the decorations; there were rich carpets, marble-topped tables, expensively upholstered chairs and sofas; a profusion of mirrors; all the panels and the saloon windows were ornamented with coats-of-arms and other designs emblematic of American freedom; all of which made, according to an English writer, a “general effect of chasteness and a certain kind of solidity.”
The Collins line obtained its share of a steadily increasing passenger traffic between the Old and New Worlds. It carried freight at from $30 to $40 a ton; it had the advantage of an immense subsidy; but to all intents and purposes the corporation was bankrupt at the end of six years. It cost too much to maintain the high rate of speed required by the Government. Moreover, two vessels were lost; the Arctic, which went down after a collision with a French steamer off Cape Race, in September, 1854, when two hundred and twenty-two of the two hundred and sixty-eight people on board were drowned; and the Pacific, which was never heard from after she left Liverpool on June 23, 1856.
Almost simultaneously with the inauguration of the Collins line another candidate for ocean business appeared, bringing with it two innovations of great importance to all travellers. This was the Liverpool, New York, & Philadelphia Steamship Company, better known, even in its own offices, as the Inman line. It was the original plan of this company to establish a line between Liverpool and Philadelphia, and for several years, beginning in 1850, no calls were made at New York. The Inman Company was successful in securing a contract from the British and Canadian Governments for carrying the mails via Halifax, and was the successor to the Cunard line on that route; the company then settled down, with a comfortable mail contract, to carrying passengers, freight, and mail between Liverpool and New York, calling at Queenstown on every trip.
More Comfortable on Deck.
During the Crimean War the transatlantic trade received a severe check, as more than half the steamships were withdrawn and placed in the service of the British and the French Governments as transports. During that time the Collins line and other American lines received quite an impetus by many of the vessels of both the Cunard and Inman lines being required for transport duty. At the close of the Crimean War, however, a reaction set in when these ships were again put in commission, with a decidedly disastrous effect on the American lines.
In 1855 Commodore Vanderbilt endeavored to get a subsidy from the American Government for a mail line to Europe, but, notwithstanding his failure to procure this contract, he placed three or four vessels on the route between New York, Southampton, and Havre, and later on the Bremen route. The venture was more or less profitable. Almost the last remnants of American enterprise in Atlantic passenger traffic disappeared with the steamships Fulton and Arago of the New York and Havre line, which were withdrawn in 1868. Mention should, however, be made of the American line, with four iron screw steamers, which began to run between Philadelphia and Liverpool in 1873, and ran regularly since its inception, without any Government subsidy.
Two innovations introduced by the Inman line became prominent features of ocean business, and it may be left an open question as to which was the more important. One was the use of the screw-propeller, and the other was the carrying of steerage, or third-class, passengers. Previous to 1850 all steamships built for transatlantic voyages had been side-wheelers, and even as late as 1870 there were steam-vessels that came into the port of New York with the walking-beam, familiar to patrons of modern ferry-boats and river steamers. The principle of the screw-propeller had been known and utilized for many years; but it was not believed that a steamship could cross the ocean in safety unless side-paddles were employed. The first iron transatlantic screw steamship was the City of Glasgow (except the Great Britain, which first arrived in New York on September 10, 1845, making but two transatlantic trips, and therefore not entering as a factor into this trade), built on the Clyde by Tod & McGregor. She made four successful voyages between Glasgow and New York before she was purchased by the corporation that afterward became known as the Inman line. This innovation, although it did not result at first in any marked increase of speed, soon found approbation in the policies of rival companies.
A Quiet Flirtation.
The other innovation was equally long in finding acceptance among oceanic steamship companies, but it eventually prevailed, even to the extermination of the clipper ship as a passenger carrier. It may be remarked just here that the introduction of the screw-propeller added to the discomforts of the cabin passengers; for in the first vessels of the Inman line the state-rooms and saloons were retained in the after-part of the ships, where the motion of the sea and the noise of the screw were most apparent.
Leaving this matter for the present, it is worth noting that the steady increase in passenger traffic between the two continents led to the organization of many other companies that tried to find a share in the carrying business. The Glasgow & New York Steamship Company was started in 1854 by Tod & McGregor, ship-builders; the service was fortnightly. In 1859 they decided to confine their business to ship-building, and the fleet and good-will were then sold out to the Inman line, who continued the service for a year or two, but finally withdrew the fleet from Glasgow and concentrated their entire business between Liverpool, Queenstown, and New York.
During the period from 1850 to 1860 many Atlantic lines were established, several of which are in successful operation to-day. The new-comers during that decade, as well as in the following decade, adopted generally the innovations ventured by the Inman line; but it was not until after 1870 that the side-wheeler disappeared from the ocean, and it was not until 1874 that clipper ships ceased to bring immigrants. It is said that the life of an iron steamship is unlimited; that time enough has not elapsed since the first iron ships were floated to determine how long they would naturally last under good usage. The importance, therefore, of the innovation introduced by the Inman line may be readily inferred when it is stated that the oldest steamship belonging to any of the regular lines now in the passenger service between New York and European ports was built in 1867. Within the last year or two steel has been almost entirely substituted for iron, it being lighter and more durable.
Although the transatlantic lines multiplied rapidly, and the business induced by foreign traffic increased steadily, there was no other marked improvement in the service until 1870, when the Oceanic Steam Navigation Company entered upon its career. In this case also the legal title of the corporation has been forgotten in the popular adoption of a short name to designate the line; and this new enterprise has been known almost from the beginning as the White Star line. Their first steamship was the Oceanic, and its model and appointments throughout became the pioneer of the great fleet that now plies regularly between this country and Europe. It was not so much that the proprietors of the White Star line endeavored to outdo their rivals in conveniences for passengers, table-fare, and the like, but that they heeded the complaints of the travellers who suffered from the noise and motion in their state-rooms in the after-part of the boat. In the old style of steamships the passenger who desired to sleep had to contend against the noise of the screw, the creaking of the steering apparatus, and the most extreme motion possible upon the vessel. The White Star line arranged its saloons and state-rooms so as to bring them as near as possible to the centre of gravity; placing them, therefore, amidships.
Smoking-room of a French Liner.
It is not essential now to state what mechanical improvements this change involved further than to say that previous to this date the cabin quarters in sailing-vessels and steamships, both naval and mercantile, were located in the after-part of the ship, and this for the reason that it enabled the passengers to fully occupy that part of the ship which was not invaded by the crew for working purposes. The year 1870, therefore, marks an epoch in steam navigation, and the vessels of all the principal lines, built since that date have been conformed to the model set by the Oceanic, and the best ships128 of to-day are so arranged that the passengers who pay the highest rates are located in all their necessary movements in the central part of the vessel.
From year to year the speed has been improved, until so many steamships are classed as racers that the rivalry has come to be centred in appointments and luxurious accommodation. The inauguration of the Oceanic Company marked the beginning of what may be called the second epoch in transatlantic travel, and with the first voyage of the City of New York a third epoch was begun. This last period, into which we have hardly entered, is distinguished by the twin-screw steamship. There are now nine great vessels of this class in the passenger service between European ports and New York: the City of New York and the City of Paris, of the Inman line; the Majestic and the Teutonic, of the White Star line; the Augusta Victoria, the Columbia, the Normannia, and the Fürst Bismarck, of the Hamburg-American line; and La Touraine of the French line. These new vessels are not remarkably superior to the best single-screw steamships in the matter of speed, and any advantage gained in this respect may be attributed to their having greater horse-power. As may be seen from the record of fast passages, the Etruria and the Umbria, of the Cunard line, are not only very close seconds to the best twin-screw ships, but are even ahead of several of the new type of vessel. The great merit of the twin-screw ship lies in the increased safety which its mechanism insures. It admits of avoiding obstacles that would surely wreck a single-screw vessel, of better handling in case of collision, and of surer progress in the event of the breaking of a shaft.
Such steamships as the City of New York and the City of Paris, of the Inman line (which is now controlled by American capital, and may in a sense be regarded as an American enterprise), are designed so as to carry about 500 first-cabin passengers each, and the Etruria and Umbria, of the Cunard line, about 600; but these vessels carry less steerage passengers than other ships, which adds greatly to the comfort of saloon passengers. It is not probable that the $700,000 expended for the construction of a vessel of the Collins line would much more than suffice to pay for the decorations and conveniences afforded to passengers on the Inman ships. In correspondence with modern ideas they are subdivided into twenty-four water-tight compartments, and this, with due allowance for the architect’s notions, has led to the supplying of bath-rooms about the ship, according to the number of passengers carried; several suites of rooms on the promenade and saloon decks are arranged with bath-rooms and toilet-rooms. The second-class passengers have also their own bath-rooms, smoking-room, and saloon dining-room. The steerage is so divided that the third-class passengers are not only away forward, but aft also; and they have the whole of one deck to themselves for promenading and getting glimpses of ocean view.
These are features that apply to so many of the best steamships now plying between New York and European ports, that it would be unjust to describe any one ship as against another; but as the City of New York in 1890 made the highest average speed of all the Atlantic “greyhounds,” and for that matter the highest average speed of any steamship in the world, it is but fair to mention her wonderful performance. During the year 1890 she made eight trips to the eastward, and the average of each trip from Sandy Hook lightship to Roche’s Point, Queenstown Harbor, was six days, four hours, and five minutes; the average of her eight trips to the westward from Roche’s Point to Sandy Hook lightship was six days, five hours, and forty-four minutes. On the four trips each way from August to November, inclusive, her average west-bound voyages were six days and forty-two minutes, and the east-bound voyages six days and fifty-three minutes. For the whole season on her trips to the eastward she averaged 19.12 knots per hour, and to the westward 18.91 knots per hour. She has made a slightly better average than her sister, the favorite City of Paris, and she beat her powerful rival, the Teutonic, seven times out of ten during the season of 1890.
The fastest westward trip on record is that of the Teutonic, her time of 5 days, 16 hours, and 30 minutes being made in August, 1891. Her best eastward trip was made in September, 1891, in 5 days, 21 hours, and 22 minutes, which is also the fastest trip on record to the eastward.
The following table gives the records of fourteen of the most important transatlantic steamships:
Best Records up to October 1, 1891.
| Name. | Fastest passage. |
Direction. | Date. | Line. | ||||||
|---|---|---|---|---|---|---|---|---|---|---|
| D. | H. | M. | ||||||||
| Teutonic | 5 | 16 | 30 | Westward | August, 1891 | White Star. | ||||
| 5 | 21 | 22 | Eastward | September, 1891 | ||||||
| Majestic | 5 | 18 | 8 | Westward | August, 1891 | White Star. | ||||
| 5 | 23 | 13 | Eastward | September, 1890 | ||||||
| City of Paris | 5 | 19 | 18 | Westward | August, 1889 | Inman. | ||||
| 5 | 22 | 50 | Eastward | December, 1889 | ||||||
| City of New York | 5 | 21 | 19 | Westward | October, 1890 | Inman. | ||||
| 5 | 22 | 50 | Eastward | September, 1891 | ||||||
| Etruria | 6 | 1 | 50 | Westward | September, 1889 | Cunard. | ||||
| 6 | 4 | 40 | Eastward | April, 1888 | ||||||
| Umbria | 6 | 3 | 29 | Westward | August, 1890 | Cunard. | ||||
| 6 | 3 | 4 | Eastward | November, 1888 | ||||||
| 6 | 14 | 15 | Westward | May, 1891 | ||||||
| Fürst Bismarck | (Maiden trip) | Hamburg. | ||||||||
| 6 | 12 | 58 | Eastward | September, 1891 | ||||||
| Columbia | 6 | 16 | 2 | Westward | June, 1890 | Hamburg. | ||||
| 6 | 15 | 0 | Eastward | October, 1890 | ||||||
| Normannia | 6 | 17 | 2 | Westward | August, 1890 | Hamburg. | ||||
| 6 | 17 | 20 | Eastward | September, 1890 | ||||||
| Augusta Victoria | 6 | 22 | 40 | Westward | October, 1890 | Hamburg. | ||||
| 6 | 22 | 32 | Eastward | September, 1890 | ||||||
| Havel | 6 | 23 | 52 | Westward | May, 1891 | North | ||||
| 6 | 19 | 5 | Eastward | September, 1891 | German. | |||||
| Spree | 6 | 21 | 20 | Westward | August, 1891 | North | ||||
| 6 | 20 | 10 | Eastward | July, 1891 | German. | |||||
| Lahn | 6 | 22 | 42 | Westward | August, 1889 | North | ||||
| 6 | 23 | 18 | Eastward | October, 1889 | German. | |||||
| 6 | 23 | 58 | Westward | June, 1891 | ||||||
| La Touraine | (Maiden trip) | French. | ||||||||
| 7 | 4 | 16 | Eastward | July, 1891 | ||||||
Note.—For table of records in 1890, see page 45; for a comparison of records from the Sirius to the Teutonic, see page 78.
The trips of the first six vessels in the above table are measured between Sandy Hook lightship and Roche’s Point, the entrance to Queenstown Harbor; the North German Lloyd and the Hamburg-American lines measure the trips between Sandy Hook lightship and the Needles, near Southampton; and the French line, between Sandy Hook lightship and Havre.
The fast ships of several lines now make a seven-days’ journey from port to port; these lines are the Cunard, Inman, White Star, North German Lloyd, Hamburg-American, French, Guion, and Anchor. Their vessels are well fitted, the passengers find every convenience131 at hand, and, barring extremely bad weather, the traveller may imagine that he is confined but a few days to a first rate hotel on land. Nevertheless, it may be worth while to mention one or two comparatively minor features that have been introduced lately to make the journey to Europe comfortable. The Midland Railway Company of England and the London & Northwestern Railway Company have both adopted the American system of checking baggage, and it is now possible to have your trunks checked at your house for delivery in London, although the steamship may terminate its journey at Liverpool. This service naturally calls for a small extra fee, but it is hardly more than would be charged by an expressman who would take your trunks to the dock where the steamship lies awaiting your departure. It is quite the custom now, also, for steamship companies to issue letters of credit to passengers, who, for one reason or another, may not care to deposit their moneys with the banking houses. On one line, at least, passengers can rent steamer-chairs previous to sailing at fifty cents each for the trip, and when they arrive on board they simply apply to the deck-steward for their chairs. At the offices of all the principal lines steamer-chairs may be engaged at the time tickets are procured, but the price charged for the trip is one dollar; the enterprise being managed by an independent concern who have obtained the privilege from the different lines.
Every traveller may have at least one interesting souvenir of the voyage across the Atlantic. The names of the passengers, and in some cases their home addresses, are neatly printed upon folios along with a blank chart for recording the progress of the voyage, and more or less information about the company, the vessel, and the fleet of which it is a member. A sufficient number of these passenger lists are printed to assure one at least for every cabin passenger, and the lists are usually distributed in the saloon soon after the vessel leaves her dock. They are not only prized as souvenirs, but they are invaluable in assisting one to make acquaintances—or avoid them, for that matter. It is the custom of the Inman and Guion lines132 to distribute passenger lists at the gang-plank just previous to the sailing of the vessel, so that friends of passengers may carry away a token of the great journey, and speculate as to how companionable this or another person will prove to the party in which they are especially interested. On nearly all the larger vessels there is a miniature newspaper printed by the ship’s printer, which gives the usual amount of “local” gossip and happenings peculiar to the surroundings; articles are contributed by the passengers, and sometimes there is a good deal of talent on board. Reports of concerts and domestic entertainments, etc., are given.
The Gang-plank—just before sailing.
Rivalry between the various lines has led to the establishment of agencies in various parts of this country and Europe.
Abroad the agents seek mainly, if not exclusively, to induce emigration. In this country the agents deal almost exclusively with those to whom travel has become a well-earned luxury. The central133 point of agencies is in Chicago. The agents there control the territory west of Chicago, and are in constant communication with the head-offices in New York, and they have their sub-agents scattered about everywhere, but especially in the Northwest. The New York offices are promptly informed by the Chicago agents concerning the number of people booked for certain steamships, and the chief stewards make provision accordingly.
Before showing how the steward has to provide for his passengers, it will be interesting to note, as well as may be, the increase in transatlantic voyaging. Exact records of cabin passengers have not been kept until within a few years; but it will be remembered that in the time of the clipper ships ten first-cabin passengers was the average on a ship. As it is now, the different steamship lines entering the port of New York employ several men to look after the landing of passengers. Their duties are mainly directed to steerage people; but recently they have also kept records of those who come over in either first or second class. From these records, kept in the Barge Office in New York City, it appears that ocean travel varies according to the business situation in this country. Following is an exhibit of the number of cabin passengers that arrived at this port during the years between 1881 and 1890, inclusive: 1881, 51,229; 1882, 57,947; 1883, 58,596; 1884, 59,503; 1885, 55,160; 1886, 68,742; 1887, 78,792; 1888, 86,302; 1889, 96,686; 1890, 99,189.
From one point of view, at least, these figures are very striking. In 1889 there was a great show in Paris that attracted world-wide attention and interest. In the spring of that year every steamship agent announced to prospective passengers that all vessels would be crowded, and that the volume of passenger traffic between the continents would swamp the capacity of every line. But the figures speak for themselves. Viewing the increase of oceanic travel, it appears that the financial depression of 1884 kept many people at home who otherwise might have crossed the ocean. After that distressing season had passed travel resumed its normal condition, and an increase134 may be noted with each year. When finances in this country had been somewhat adjusted we find that 86,302 cabin passengers landed at New York in 1888. Then came the Paris Exposition, and the record for 1889 is 96,686. That was the greatest year for ocean travel known theretofore. Yet 1890 came along, and the record of 1889 had been broken. The total number of arrivals of cabin passengers for that year being 99,189.
The Saloon of a Hamburg Steamer.
These figures mean that Americans are getting rich enough to travel: nothing more. An agent of an excursion company said to me during 1889:
“It doesn’t need an Exposition in Paris to induce travel. Europe is the loadstone! All we have to do is to show people that they can get to Europe at a moderate cost, and that fetches ’em.”
The same men who keep these records at the Barge Office say that at least eighty per cent. of the arrivals from Europe represent people who live in this country; that is, that not more than 20,000 people during 1890 arrived in New York who did not live here, or who were not returning to their homes. Furthermore, it should be noted here that New York has become to so great a degree the port to which transatlantic business tends, that not more than fifteen per cent. of either immigrants or cabin passengers land at any other port. A few go to Boston, or Philadelphia, or Baltimore; and a few come in via Quebec and the northern border; but the figures at New York really represent the volume of passenger traffic.
The Pilot Boarding.
It is not possible to give an exact comparison between the traffic now and when passenger steamships first began to run between this country and Europe; but it will be remembered that the Cunards, beginning in 1840, had only four regular vessels. Now there are twelve steamship lines who have regular sailing days each week, and some have sailings twice and three times a week; they all terminate or begin in New York, and on these lines there are eighty-five steamships which carry saloon and steerage passengers. These lines make landings at Queenstown, Liverpool, Southampton, Havre, Bremen, Hamburg, Moville (Londonderry), Glasgow,136 Antwerp, Boulogne, Rotterdam, Amsterdam, and Copenhagen. No line employs less than four boats, and the Hamburg-American line keeps nineteen in commission. The North German Lloyd Company has the largest fleet of express steamships; there are twelve in commission between New York, Southampton, and Bremen. This great fleet of eighty-five vessels is composed of the following lines, given in the order in which they were established: Cunard line, 1840; Inman line, 1850; Allan line, 1853; Hamburg-American line, 1856; Anchor line, 1856; North German Lloyd line, 1857; French line (Compagnie Générale Transatlantique), 1862; Guion line, 1864; White Star line, 1870; Netherlands line, 1872; Red Star line, 1873; Thingvalla line, 1879. Besides these lines there is also the Anchor line, Fabre line, and the Florio line to Mediterranean ports; Wilson line to London, and also to Hull; National line to London, and also to Liverpool; Hill line to London; Union line to Hamburg; and Baltic line to Stettin. All these lines carry passengers.
This record, of course, takes no account of the lines to the South American continent or to Pacific ports. Freight lines, of which there are several, are out of the question for the moment.
A great many passengers are more anxious about the table-fare upon an ocean steamship than about the state-rooms, saloons, smoking-rooms, and other matters of transient comfort. There is really no need for worry about the table. There is always enough, and on the best boats there is always a great variety.
On one of the recent departures of a great liner from this port her larder was stocked as follows:
20,000 pounds of fresh beef (a portion of this, although all was available, was intended for the return trip, beef being cheaper here than in Liverpool); fresh pork, 500 pounds; mutton, 3,500 pounds; lamb, 450 pounds; veal, 500 pounds; sausage, 200 pounds; liver, 230 pounds; corned beef, 2,900 pounds; salt pork, 2,200 pounds; bacon, 479 pounds; hams, 500 pounds; tongues, 8 dozen; sweetbreads, 200; fish, assorted, 2,100 pounds; oysters, 5,000; clams, 5,000; soft-shell crabs, 500; green turtle, 200 pounds; turkeys, 50; geese, 50; fowls, 248; chickens, 150; squabs, 300; snipe, 500; quail, 500; ducklings, 216; wild game, 108 pair. Butter, 1,500 pounds; eggs, 1,200; condensed milk, 400 137 quarts; fresh milk, 1,000 quarts; ice cream, 400 quarts. Apples, 12 barrels; pears, 10 boxes; musk-melons, 100; water melons, 60; oranges, 16 boxes; peaches, 10 crates; bananas, 10 bunches; huckleberries, 100 quarts; gooseberries, 100 quarts; cherries, 250 quarts; currants, 100 pounds; grapes, 75 pounds; lemons, 14 cases; pineapples, 100; plums, 150 quarts; strawberries, 250 quarts; raspberries, 250 quarts. Flour, 125 barrels; potatoes, 140 barrels; lettuce, 72 dozen; asparagus, 30 dozen; green peas, beans, tomatoes, 15 crates each; Brussels sprouts, 10 baskets. Crackers, cakes in large variety, and a quantity of pickles, sauces, spices, extracts, pâtés de foie gras, truffles, caviare, canned and dried and fresh vegetables, and general groceries in the most generous quantity. About 500 other items appeared on her list of stores, besides wines, spirits, beer, mineral waters, cigars, etc.
One of the bills of fare presented to first-cabin passengers from such a commissariat is here given.
Soups.
Turtle and Spring.
Fish.
Scotch Salmon and Sauce Hollandaise.
Entrées.
Blanquettes de Poulet aux Champignons.
Filets de Bœuf à la Bordelaise.
Cailles sur Canapés.
Joints.
Saddle of Mutton and Jelly.
Beef and Yorkshire Pudding.
York Ham and Champagne Sauce.
Poultry.
Roast Turkey and Truffles.
Spring Ducklings.
Vegetables.
Pommes de Terre Duchesse.
Asparagus. Potatoes. Parsnips.
Sweets.
International Pudding.
Rhubarb with Custard.
Strawberry Jam. Tartlets. Sandwich.
Pastry.
Genoese Pastry. Marlborough Pudding.
Gooseberry Soufflés.
Lemon Cream.
138
Dessert.
Seville Oranges. Black Hamburg Grapes.
English Walnuts. Madeira Nuts. Cantaloupes.
Café Noir.
Following is a literal copy of a bill of fare for a second-cabin dinner on a favorite steamship:
Soup.—Julienne.
Fish.—Boiled Rock Fish, butter sauce.
Meats.—Haricot of mutton; roast beef, baked potatoes; boiled mutton, caper sauce; mashed turnips; potatoes.
Rice pudding; apple tart; small pastry. Biscuits and cheese.
So the accommodations on board ship have kept pace with the growing traffic and the increasing demand for luxurious appointments. Vessels now are lighted by electricity in every quarter, including even the steerage; there is ample room for exercises and games on deck; there are well-stocked libraries and music-rooms, no well-ordered ship being without a piano or organ, and some have both; smoking-rooms are usually on the upper deck; electric annunciators are handy; bath-rooms are numerous; the thrashing of the screw is heard faintly at the worst; there is plenty and a variety of food; and in short, the majority of cabin passengers fare for a week better, and are surrounded by more appointments of wealth and luxury, than they are accustomed to in their own homes.
The End of the Voyage.
Some specialty interesting features have been introduced into the North German Lloyd service, and also on the express steamers of the Hamburg-American line to make a voyage attractive. Among these is the band that accompanies every vessel. The performers are the stewards of the second cabin, who must not only be good waiters but also musicians as well. They play through the long first-cabin dinner, which lasts from one to two hours, and again on deck in the evening. There are no Sunday services on these boats, but in the morning the band plays hymn tunes, and in the evening there is a “sacred” concert. All German and American holidays are observed on board, special attention being paid to the Fourth of141 July and Washington’s Birthday, and particularly so on an eastward trip if the holiday occurs when the vessel is only a day or so out from New York; when Christmas comes to the travellers at sea, they find themselves in the midst of a German festival, in which there is no lack of a brightly adorned and illuminated tree. The steerage passengers are not forgotten on these occasions; amusements and a special feast are provided for them.
The French line has some remarkable features of its own. Baggage may be checked by it to any point in France. The company provides a special train that waits on the steamship dock in Havre, and on the arrival of the vessel from New York takes the passengers and baggage to Paris at once, and puts them in close connection with trains for other parts of the continent. This system of transfer and checking baggage applies not only to cabin passengers, but to those in the steerage as well, and the French line is the only line that makes such arrangements. It is also the only line (except the Netherlands which touches at Boulogne for Paris) that supplies immigrants with all necessary utensils, including bedding; and, more than that, it provides a wholesome wine at all meals in the steerage, and cognac once a day.
For the last eight years the French Government have permitted some of their naval officers to command the steamships of the French line, and in case of war they would retain command of these ships, which are specially constructed armed cruisers. All the crew must have served a certain time on a French man-of-war.
French festivals and American holidays are celebrated on board by concerts, balls, dinner-parties, and extra luxuries at the regular meals. Entertainment is provided for the steerage passengers, and a special menu is furnished for the festal days. On such occasions, too, the ships are gayly decorated with bunting from stem to stern. Another unique and pleasant feature of the voyage on the French line is the “Captain’s Dinner.” This takes place just previous to the termination of the trip.
On the British lines Sunday is suitably observed; the captain, in142 full uniform, supported by his officers, reads the Church of England services, to which all on board are invited. American and British holidays are also observed in a fitting manner, the vessels being always “dressed” for the occasion. These lines also have a parting dinner, usually one or two evenings before arrival in port.
Revenue Officer Boarding, New York Bay.
All incoming steamers are signalled off Fire Island or Sandy Hook, their arrival is telegraphed to the Quarantine station and the ship-news office, and in about three hours the vessel reaches Quarantine from Fire Island, or about one hour from Sandy Hook. At Quarantine the health officer boards her, and if it is found that she has no case of contagious disease on board she is permitted to proceed to her dock, which she reaches in about one hour and a half, including the time of examination by the health officer; but if she has any serious case on board she is detained at Quarantine until she receives orders from the health officer to land her passengers. As soon as the vessel is reported inside Sandy Hook the revenue cutter starts down the bay to meet her, with the customs officers on board. The boarding officer places several staff officers on board, who go immediately143 to the saloon, where declarations are made and signed by the saloon passengers as to the contents of their trunks, etc., and all baggage is searched on arrival of the vessel at her dock, when those who attempt “monkeying” with the customs officials will find out that the little trick does not pay.
Meantime, how do the steerage folk get on?
Mention has been made of the British Government bill of fare. This was instituted when clipper ships were in vogue. It was ordered that a minimum weekly allowance of raw food should be provided for every adult third-class passenger as follows:
31⁄2 pounds bread, or biscuit, not inferior in quality to navy biscuit; 1 pound flour; 11⁄2 pound oatmeal; 11⁄2 pound rice; 11⁄2 pound peas; 11⁄4 pound beef; 1 pound pork; 2 pounds potatoes; 2 ounces tea; 1 pound sugar; 1⁄2 ounce mustard; 1⁄4 ounce ground black pepper; 2 ounces salt; 1 gill vinegar.
A government inspector saw to it that these items or their equivalents were provided upon the departure of every ship carrying third-class passengers, and that no ship went to sea without being provisioned for thirty days. The allowance, however, proved not to be altogether generous, and many passengers brought stores of their own along. In any event, each passenger had to prepare his own meals at the cook’s galley, for the number of cooks furnished was always insufficient. The kitchen is never commodious at the best, aboard ship, and it needs no imagination to picture the struggle of immigrants, one against another, for a turn at the fire. The government requisition is still in force, but it is substantially a dead letter, for not only the British but all European steamship companies now provide ample fare properly cooked and served, for all steerage passengers.
A young man who crossed in the steerage last year described his fare to the writer, thus: “At breakfast,” he said, “we usually had oatmeal porridge and molasses, with coffee in plenty, and rolls and butter. This was varied by hash instead of porridge on some days, or perhaps an Irish stew; but fresh baked rolls and butter were always in abundance. There was always soup at dinner, and some boiled144 beef, pork, or fish with potatoes and bread. Supper did not amount to much, but there was plenty of plain, good stuff to eat. Roast beef and plum duff were served at Sunday’s dinner.”
This food was served to the steerage passengers by stewards, but there was no placing of dishes opposite the passenger’s plate. The general meal was set down in the middle of the table, and “help yourself” was the order of the day. The steerage passengers do not cook their own food now, but they have to provide their own cups, plates, and other utensils, as well as their own bedding.
All captains of passenger steamships are scrupulously attentive to the needs of their steerage passengers. Not a day passes that they do not make a personal inspection of this department, and they are always approachable in the event of complaints arising on the part of the poorest travellers. It is related of one old-time commander—Captain John Mirehouse—that in order to assure himself of the proper quality and preparation of the steerage food, he invariably had his lunch served from the steerage galley at the dinner hour; and he used to declare that his lunches were as wholesome and palatable as he could desire.
It must not be supposed that steerage passengers are all immigrants. Odd as it may seem, there are many world wanderers who cross and recross in the steerage, who travel over great parts of the world, and who, in their class, are as independent as the more luxuriously accommodated cabin people. Besides these curious characters there are Scottish carpenters and other mechanics who come over here for a few months at a time to take advantage of higher wages, and who return as they came when Christmas draws nigh. It will doubtless cause astonishment to most readers to learn that when the Teutonic made her last voyage to Europe, in December, 1890, she carried 1,400 passengers, more than 1,000 of whom were in the steerage.
In the Steerage.
The immigrant business has come to be so important a feature in transatlantic passenger traffic, that it may not be uninteresting to conclude this article with a few figures that show somewhat of its147 growth and proportions, and also the method of handling the immigrants. At least eighty-five per cent. of all immigration to the United States comes through the port of New York. The Board of Immigration was not established until 1847, and previous to that time records were rather loosely kept. The official figures, however, have been obtained,17 showing that between 1783 and 1847, 1,063,567 immigrants came to this country; between 1847 and 1873 there were 4,933,562; a marked falling off in the annual average occurring during the War of the Rebellion; between 1873 and 1890, inclusive, 4,910,864. Immigration was heaviest in the years 1881, 1882, and 1883, the figures being 441,064; 455,450; and 388,267, respectively. The greatest arrival of immigrants in any one day was on May 11, 1887, when nearly 10,000 were landed at this port. The greatest number ever brought by a single ship was 1,767, by the Egypt, National line, in 1873. This good ship was destroyed by fire, July, 1890, in midocean, on her way to the eastward, but fortunately not a life was lost.
On the arrival of each vessel at her dock she is boarded by the Immigration Department boarding officer, and the Customs inspector and his assistants; the latter examine the immigrants’ baggage, and sometimes add considerable to Uncle Samuel’s bank account in the way of duties or the confiscation of smuggled articles. Their baggage is then checked and placed on board the transfer boats and barges, which convey them to the Barge Office, where they are examined by a medical staff and then passed to the registration department in that building; here they give their name, age, occupation, nationality, and destination; if they appear as though they were liable to become a public charge, in compliance with an Act of Congress, they are returned, by the same vessel on which they arrived, to the place from which they came. But an opportunity is given to their friends, if any should call, to guarantee that they will not become a public charge, and they are then allowed to leave the department148 in the custody of their friends. Parties seeking friends call at the information bureau, and if they satisfy the clerk as to their identity they are allowed to take their friends away. On leaving the steamship checks are given to them for their baggage, and it is stored at the Barge Office free of charge, and kept till called for.
There is a railroad ticket office in the Barge Office, where all the trunk lines are represented by one general agent, a sort of pool, and here the immigrant can secure tickets to any point and have baggage checked to destination; and at no other place can tickets be procured at such low rates, nor can anyone but an immigrant get such a low rate. Each immigrant is allowed 150 pounds of baggage free, and the railroad companies transfer them and their baggage from the Barge Office to their respective depots free of charge.
A temporary hospital is located in the Barge Office, where immigrants not seriously ill are kept, and those who may have any serious illness are sent to hospitals under contract with the department for such patients.
Each steamship company was formerly required to pay to the United States Treasury a head tax of $2.50 for each alien steerage passenger; this fee was reduced to $1.00, and some years ago it was still further reduced to fifty cents, the present rate. This tax goes to what is known as the Immigrant Fund.
In conclusion I might truly say that the modern ocean steamship of the great lines I have mentioned is the embodiment of the latest achievements of science and art of this enlightened age. So recent are many of the inventions that such a ship as the City of Paris or the Majestic could not have been built ten years ago at any price. The practical effect of all this to the traveller is to bring him very much nearer to the Old World than his father was, and to make the time spent in crossing the once dreaded ocean a delightful series of summer holidays.
THE SHIP’s COMPANY.
By LIEUTENANT J. D. JERROLD KELLEY, U. S. NAVY.
Has Steam Ruined the Genuine Sailors of Story and Song?—Hauling a Liner out of the Liverpool Docks—The Traits of Master-mariners—Education of Junior Officers—A Fire Drill—Stowing the Cargo—Down the Channel in a Fog—The Routine Life at Sea—The Trials of Keeping Watch—A Bo’s’n’s Right to Bluster—Steering by Steam—Scrubbing the Decks in the Middle Watches—Formalities of Inspection—The Magic Domain of the Engine-room—Picturesqueness of the Stoke-hole—Messes of the Crew—The Noon Observation—Life among the Cabin Passengers—Boat Drill—Pleasures toward the End of the Voyage—The Concert—Scenes in the Smoking-room—Wagers on the Pilot-boat Number—Fire Island Light, and the End of the Voyage.
WHEN the breeze is piping free and the tide is running strong none but a master-seaman may be trusted to haul out of the Liverpool docks a great Atlantic liner. Should it be a leeward ebb, with the Mersey spinning under a flurry of squalls and snarling in angry eddies, a quick eye must mate a clear wit to make the trick a deft one. The manœuvre is always a delight to the mariner, let bo’s’ns, hopelessly spliced to such traditions as topsails reefed in stays bawl what they may about the dead days of seamanship. For here are unfolded the mysteries of the art, and here are exercised all the higher qualities of the sailor, and just as much, believe me, as in the old times when the gray piers and oozy quays were crowded to cheer our famous clippers warping in and out to the music of barbaric “chanties.”
Beach-combers, shore-huggers—mere Abraham’s men—will tell you the poetry is gone out of it all, and will, with much damning of150 their eyes, and shifting of their quids, and hitching of their tarry trousers, try to persuade you that steam has ruined the genuine sailors of story and of song. But this is mere transpontine nonsense, for above and beyond everything he who commands a ship, smoker or sailer, as it may chance, must first of all be a seaman. The demands of modern sea life have increased the responsibilities of the mariner, and in like measure the professional attainments required are deeper, broader, and higher than ever before.
What the task of hauling out is, you may best judge by noting the bulk to be moved, for you can never measure properly the enormous dimensions of these great steamers until you see them looming in their true proportions above the walls, and undwarfed, as they are in the open, by the frame of sea and sky. The bulwarks tower like the walls of a fortress; the enormous decks sweep with a sheer knowing no broken curve; the wheel-house lifts its windows above the life-boats, swarming sternward like a school of pilot-fish; still higher the bridges, often double-tiered, span and grip the sturdy stanchions; and dominating all, the elliptical funnels rake jauntily, and the yardless spars taper till they fine away at their shining trucks into graceful coach-whips.
Shipshape and Bristol fashion, point-device in paint and polish, the massive hull glides over the quiet waters of the basin; you catch the sheen of gleaming brasses, of glistening air-ports, of glazed white, and lacquered black. Obedient as a broken colt to the touch of the helm, quick in response as a high-bred dog in a leash to the guiding hawsers, she moves calmly—fit exemplar of strength rightly tempered by even will—toward the sharp turn where the gateway opens to the river. Winches chatter noisily; windlasses clink, clink musically; capstans rattle with slacking cables; jets of steam dart viciously; ripples stream sternward to the bubbles of the foamless wake; the tremulous minor, more a wail than a song, of the docking gangs working the warps, answer the cheery “Yo heave-ohs” of the people on shipboard; and the quick, sharp orders from the bridge are echoed by high-pitched answers from the mates, watching with151 wary eyes everywhere. One screw turns clumsily ahead, the other circles astern, and then the ship swings easily, rounding the jagged corner in the hedge of stone with a gentleness leaving feet to spare. The bow and stern enter fairly, straight as a mason’s level, the open gateway; a strain is taken on the line leading from the quarter to the pier end; a moment of rest, of expectation, succeeded by one of doubt, follows, and then the hail rings out blithely from the after-whaleback, “All clear, sir.”
The handle of the annunciator connected with the engine-room is jammed to “hard astern;” “ding! ding!” rings the signal from below; the water gushes in a turbulent torrent from the outboard deliveries, the engines throb fiercely, backing with all their strength, and as the lines are rendered, slacked, eased, let go, the steamer clears the pier-end with a rush, shoots far into midstream, and thus begins, wrong end foremost, her voyage westward. In the optimism of the moment the chief officer and the bo’s’n grow garrulous upon the recondite subject of anchor gear; the junior officers feel they quite deserve the good luck which makes them the hustling, bustling mates of a crack racer; and maritime Jack, still a little groggy and very much unwashed, blesses the stars that have let begin another “v’yage with an ’arf crown left of his hadvance,” and the prospects of “some bloomin’ American tobaccy” as soon as he’s clear of the tideway.
“Not a bad job, sir,” said the pilot, as the anchor takes the bottom and the ship straightens astern from her cable; “seemed ticklish a bit for a minute when they ’eld onto the spring so long, sir; but ’ere we are, bung up and bilge free, and with the looks of a good run, barrin’ the fog per’aps, for the morrer.”
The captain answers smilingly, for these two are old friends, and, what is more, the hauling out has been a joint enterprise, though the senior gets the credit, as he should. After a careful survey of the anchorage and a word with the chief officer, the captain enters his cabin and buckles down to the routine work, and there is always plenty of that awaiting him. He glows pleasurably over the handy,152 seamanlike way they have left the dock, for nautical critics are plenty and keen, and if he had not taken up his berth in the river so cleverly, the ill news would have grown apace, till, with unfair variations, it reached the ears of their high nobilities—the directors.
Clear-headed, brainy, driving men, are these master-mariners, and bearing patiently a responsibility that needs an iron will and a courage faltering at nothing. There is no royal road to their station, nor can willing hands make them what they must be. They cannot crawl through cabin windows, nor, for that matter, come flying in a pier-head jump through the gangway with one leg forward and the other aft. They have to fight their way over the bows, and struggle out of the ruck and smother in the fo’ks’le, by sturdy buffeting and hard knocks, by the persistent edging of stout shoulders backed by strong hearts and steady brains. If it is in them they will make their way in the end surely, and may set the course and stump to windward as they please, while others haul the weather-ear-rings, and drink their grog protestingly. No; master-mariners are made, not born, and, unlike many of their brothers in the government service, have to rise by energy, pluck, merit—why enumerate them?—by a hundred qualities the world is better for owning.
Old Pepys knew how this sea-kissing goes, and tells us of his favors in this wise: “That,” he writes, “which puts me in a good humor both at noon and night, is the fancy that I am this day (March 13, 1669) made a captain of one of the King’s ships, Mr. Wren having sent me the Duke of York’s commission to be captain of the Jerzy, … which doth give me the occasion of much mirth and may be of some use to me.” Think of that, you venturesome die-hards, who linger all your lives at the lower sheerpole, a post-captain by the scratch of a pen, and above all men given to a lubberly scrivener and an Admiralty clerk at that.
All these elder merchant-masters are sailor-men, some so deep and dyed in it that if you scratch them they ooze tar, and this briny saturation has been invariably acquired under sail. After they have had their ships and made many a voyage, deep water and home,153 round both Capes, east and west, wherever winds may blow and freight, the mother of wages, may linger, they shift into steam, but always in a subordinate place. Should they stick by one employ they are sent from ship to ship, working their way upward until they become chief officers of the choicest vessels in the line. Here they must wait for dead men’s shoes, or resignation, or forced retirement; but when the chance comes they are given the command of the smaller and less important steamers upon some subsidiary route. Then they enter a new line of promotion, and weary are the years of waiting, and bitter sometimes the disappointment, before they reach the high-water mark of their service. And, with this hardly earned promotion, do not come, as in other professions, ease, comfort, and proper recompense for duty well done, but heavier responsibilities, harder work, and greater self-sacrifice; what is worse, and this to the shame of the great steamship corporations, these gallant men, even at their prime, receive the most inadequate pecuniary recognition for the burden imposed, for the mental and physical qualities exercised, for the experience brought to bear; indeed, in no other trade or profession is equal ability so badly paid.
The junior officers belong to all sorts and conditions of men. Most of them have had to fight their way, though some have parents who could well afford to pay a handsome premium for their sea education in the training-ships stationed off the principal ports. Here they are given a strict man-of-war tuition, though the routine of studies and drills is, of course, modified to suit the results expected. After their apprenticeship is served they go to sea, usually in sailing ships; and when later they choose steam, they join as fourth or fifth officers, and enter upon a career where their future is a hard but an assured one. In the large employs they are encouraged to enter the Naval Reserve, and are given time for their drills and opportunities to qualify for the higher certificates of the merchant service; and so much are these privileges esteemed that you often find on the best steamers of the transatlantic liners one-half of the officers holding masters’ certificates and junior commissions in the auxiliary government154 service. Under the new regulations some of these officers have, besides the guard-ship drill, taken a regular tour of duty as lieutenants and sub-lieutenants on board sea-going men-of-war, and so far this has proved a capital plan for both services. The nationality of the officers is British, naturally, though English and Irish predominate, the Scotch, somehow, taking more kindly to the engineering part of the business, and the Welshmen staying at home.
There is a well-founded belief that the deck people are not sailor-men; nor, indeed, are they in the majority of ships, that is, not sailors in the true meaning of the word; but, on the other hand, neither are they the mere swabbers of decks, scrubbers of paint-work, handlers of the forward and after ends of trunks, or reefers of hat-boxes and travelling-rugs their critics would have us believe. They belong to a special class, not a very high one from the maritime point of view, and are reasonably well fitted for the work expected. This you may see at fire quarters, for example, a drill which, in these times, is always held before the passengers come on board. As the alarm is sounded by the rapid ringing of the ship’s bell, and the commands are hoarsely shouted along the decks, you may notice, as the men rush to their stations, the absence of the alertness, neatness, forehandedness which characterize the man-of-war’s men; but they are sturdy and strong and willing, and the echoes of the orders, “Fire forward! Main deck. Quick’s your play,” have scarcely ceased, before a dozen hose are coupled and run out, bucket and fire-extinguisher lines are formed, axemen and smotherers are gathered, and hand and steam pumps started with an energy promising a world of water. Grimy greasers and stokers rush from below; stewards hop about as none but a steward can; and butchers, bakers, and electric-light-makers rally in their appointed places, eager for work, but in the motley of Falstaff’s draft. The captain, watch in hand, receives the reports that all the departments have assembled and that abundant streams have been in operation (overboard, of course, but in the neighborhood of the fire) in blank minutes—let us say three, as a fair average—from the time the alarm was first given. Do you wonder if155 he smiles and says to his chief officer, “Very creditable, sir; very well done. You may secure, sir?” Very well done it is, and when you remember this is the first drill and many of the hands are new, you may feel reasonably assured, should any ordinary fire break out, that it is all Lombard Street to a Tahiti orange it will be subdued most promptly.
The pumps stop, the hose are uncoupled, under-run, and reeled, and, everything being secured, the ship returns to its normal condition. But not to rest, for there is no rest fore and aft when a voyage is begun. Cargo and stores have to be hoisted out of the lighters, holds have to be stowed, gear secured. All day long the cargo winches rattle, and the tackles rise and fall complainingly. Alongside a double bank of lighters cling, and through cargo-ports and over the rails the freight pours ceaselessly. The twilight deepens with stars; ashore the roar and traffic of the busy town are hushed; the river banks are deserted. But under the dazzling arc-lights on shipboard, and far into the night, toiling men and swaying bales and boxes cast fantastic shadows on the breezy water, and about the decks, and in the cavernous holds gaping unsatisfied for the fruits of trade and barter.
The next day the passengers come on board, and the company’s servants in the tenders and lighters gleefully escape, after banging about and muddling the baggage so mercilessly that state-room trunks yawn bruisedly in the holds, and huge chests, bursting with useless trophies of travel, lumber up your narrow quarters below—this, to the despair and tears of forlorn women who pursue the hapless purser with unrelenting fury when they learn that nothing can be unearthed until after the ship has left Queenstown, and that until then they must hopelessly shift for themselves. Steam is spluttering and flickering in little curls at the escape-pipes, the officers—every button of their best coats on duty—are at their stations, the pilot is looking wiser than ever pilot could be, and on the bridge with the impatient captain lingers a representative of the company.156 By and by, after the final instructions are given, this person departs, and as he goes over the side the captain waves his hand in salute and then gives a quiet order to the chief officer.
The wheel is shifted, the capstan reels noisily, and link by link the chain comes home. At last, after a vicious tug or two on the cable, the ground is broken, and, smothered and sputtering with cleansing water from the hose, the anchor, ring and stock, appears above the foam-streams rippling at the bow. When the cat-fall is hooked the ship’s head swings around with graceful sheer, the engines slightly increase their speed, the wake straightens its curves, the ensign dips in answer to salutes, and a long blast from the whistle sonorously claims the right of channel. Slowly, carefully, the gallant ship threads her way among the fleet of inward and outward bound shipping; the shores darken with moist shadows and gleam in broad bands of fading sundrift; the lights of Birkenhead and Liverpool glisten, blaze, twinkle, fade; the breeze blows with spice of salt and briny coolness; the stars blink from silvery steel into points of golden fire; and in the west, where the splendor and warmth deepen seaward, the rolling mists, as yet resplendent in borrowed radiance, close, broodingly, as a pall. Sails burn in the heart of the sunset, and long trails of smoke show where other ships have sunk below the verge. Finally the bar is crossed, the lanterns on board the Northwest Light-ship flame in the star-gemmed dusk, and with a swinging grip of the wheel the ship is headed, at half speed, just as night is falling, to clear the lights of Holyhead.
Down the Channel in a Fog—A Narrow Escape.
Upon the bridge the pilot and the officer of the watch peer “ahead and astern, look to windward and to lee;” the ship slips and slides, now to port and now to starboard, dodging the fleet inter-shooting this marvellous waterway with a wealth of craft no other waters know; and the lookouts glue their eyes to their quadrants of observation, reporting lights and sails till the confusion would be inextricable, save to these steady nerves finding the pathway safely. Down the coast the vessel runs in the darkness, fearing naught while the stars shine and the horizon circles clean cut above the foam-capped waters. But as the night grows the air loses its briskness, a light haze shrouds the sea, and the Channel fog rolls, ghostlike,158 landward. Soon only the upper stars glimmer, the moisture drips from the rigging, the iron rails and deck-houses are damp and clammy, and the lights are aureoled with a dull cloud of gray and yellowish mist.
The Skipper.
The captain takes his place upon the bridge, the engines are eased until, to the worried landsman’s ears, their labored throbbing seems a devil’s tattoo answering the grumbling and rumbling of the fog-whistle. Below, brawny, silent men stand at the levers, ready at an instant to stop and back, or go ahead, just as the emergency may direct. Outside the pilot-house the quarter-master strains his ears and peers nervously into the gloom, yet alert to pass any command given to the junior officer and to his messmate at the wheel. Signals from fog-whistles drift into them from other groping ships, and, at times, spectral hulls and ghostly sails loom close aboard, creeping out of the curtained night or slipping landward or seaward in search of hidden port or roadway. At regular intervals the lead is cast and the depth of water read from the scale by the unhooded glare of a lantern, and on the chart the positions given by the soundings are pricked, to guard against the tricks of treacherous currents.
And so the cheerless night drifts sadly into a wan morning, and159 the ship creeps warily down Channel, the weary vigil taxing the brains and bodies of those who must seek no rest because of the lives entrusted to their care.
After the pilot has been discharged and the mails received at Queenstown, and the ship has taken her departure from the Roche Point Light-ship everybody settles into the routine of life at sea. From the beginning watches have been kept rigorously, and the interior discipline and rules are so well-jointed that the ship seems to run herself. You hear no jarring of the cogs, feel on rough edges in the mosaic, though the government is, as it must always be, the hand of steel in the glove of velvet. The care of the ship is unremitting, even in details which if set down here would seem trivial and finicky, and every hour of the day has duties which are performed heartily and thoroughly to the foot of the letter by the officers. The number of these may vary on each line, even in different ships of the same employ, but in the largest steamers there are, besides the captain, three seniors and two juniors. The three seniors keep the watches, and each during his tour of duty has, as the captain’s representative, the direct charge of the ship. The two juniors stand watch and watch, that is, four hours on duty and four hours off, with a swing at the dog-watches, and carry on, under the direction of the senior officers, the routine of the ship. Normally the officer of the watch takes his station on the forward bridge, and the junior officer sticks by the wheel-house, where, after collecting the data he writes the log-slate hourly, and sees that the quartermaster steers the given course to a nicety. The first night at sea the starboard watch (the captain’s in marine law) has the eight hours out, that is, from 8 P.M. to midnight and from 4 to 8 A.M.; and on the home voyage the mate’s watch (the port) enjoys the same sweet privilege, thus sanctifying the ancient saw, which insists, under penalties dire, that the captain must take her out and the mate must take her home again.
The officers vary in their methods of keeping watch, new ships160 having new rules, as Simple Simon is supposed to have said when he was hustled aft to stow the jib. But to my mind, those favored in the larger steamers of the White Star Company are the best. Here the chief officer stands the watches from six to eight and from twelve to two o’clock, night and day respectively; the second officer keeps the watches from eight to ten and two to four o’clock; and the third officer those from ten to twelve and from four to six o’clock. This watch-keeping seems easy enough, even interesting and exciting, at least so I have heard not only from the casual gentleman who worries about critically in fine weather, but from that uneasy-minded shuttler who skips across the Western Ocean half a dozen times a year for no reason any sane man has yet discovered. But, dearly beloved idlers, do not deceive yourselves, getting out of bed and walking on a roof is anything but gay, even in fine weather. In stormy seasons it is such wretched work that then be mine rather to woo my bucolics, my farms and gardens, my forest glades.
The Deck Lookout—“Danger Ahead.”
On the Bridge in a Gale.
Leaving out of question the responsibility, try and measure the163 physical misery when gales are howling, and spray is flying, and icy seas are shooting over the weather bulwarks, and the ship is slamming along, wallowing in the hollows or wriggling on zenith-seeking billows. It may be at night, when you cannot see a ship’s length ahead, and around you, threatening disaster and death, are a dozen vessels; it may be when the ice is moving and the towering bergs lie in your pathway. Then those dreadful middle watches, when, after a hard tour of duty, you are roused out of a comfortable bed, and jumped, half awakened, into the chill and misery of the gale-blown night with every nerve and muscle strained to the breaking-point. No, it is, believe me, the hardest kind of hard work, and it so saps the body, and warps the temper, and makes the best old before their day, that no self-respecting mother will let her daughter marry a man who knows an oar from a fence-rail, if he has learned their differences—watch-keeping.
The fourth and fifth officers, being young and hardy, and presumably with much to learn and suffer—for suffering somehow is considered an essential in sea-training—are not supposed to need adequate rest or sleep, and if that is not wearing on shipboard, go find me a ballad-monger to weave a rhyme for their comfort. The crew stand watch and watch; but as they can always steal a comforting nap, and have no responsibility, they know little of the mental wear and tear. The bo’s’n and his mate look out for the pulling and hauling, and for the dreary singing which the “chanty” man weds to them. Their tempers are always on edge, and it is their part to buffet and bluster. These are the gentlemen you usually hear, in season and out, bellowing about decks a highly garnished sea argot which no one attempts to translate or deems of serious meaning. Occasionally, too, you may detect them to leeward of the houses, skylarking gloomily, in moments of forced gayety, with skulkers and sea-lawyers, “fetching them,” as they describe the pastime, “a belt under the jaw,” or airily promising to “knock” their “blooming ’eds off.” These, of course, are the vagaries of delegated authority, and should not lessen your regard for them, as they are generally164 good sailor-men after the heavy insular fashion. You must remember, also, they enjoy a prescriptive privilege of being most noisy, of wearing tremendous boots and very shabby clothes, and of trilling, like sea-larks, upon little silvery whistles, which are known indiscriminately as “pipes” or “calls.”
The Boatswain’s Whistle.
In each watch there are three quartermasters, generally fine specimens of the British tar, a joy to the eye and a comfort to the soul, notably in bad weather, when they cheer you with a smile that soothes as the words they may not utter; for by a maritime fiction they are always supposed to be at the wheel, and you must not, under fear of keelhauling, talk to them. How patronizing and sympathetic they look, what a lot they seem to know, what beautiful guernseys they wear, and with what ease they guide the mighty vessel! Before the introduction of steam steering-gear two men were always required at the wheel, and in bad weather there were four, and sometimes six, with frequent reliefs; and yet, with all this beef, many a poor fellow has been maimed for life by being tossed over the wheel-barrel or jammed by the spokes when the ship swung off with sudden lurch or broached to before the fury of the gale. To-day it requires hardly the strength of a boy to “restrain the rudder’s ardent thrill,” even in the heaviest blows, for the wheel in evidence is merely the purchasing end of a mechanical system that opens and shuts the valve governing the steam admitted to the steering cylinders. But be it lever or not, the sailor grasps it still with the old familiar pose, swaying it, “for the good ship’s woe and the good ship’s weal,” with curved arm and gripping fingers165 as he pores over his compass and keeps its lubber’s point, in fair weather or in foul, plumb on a course marked to a degree of the circle. He stands a two-hours’ trick and then changes places with his relief, whose station has been outside the wheel-house door. The third quartermaster keeps his watch under the after-whaleback, ready to throw into action the hand steering-wheel when the signal is given, and as this happens seldom, his watch is apt to be a dreary one. The pump-wells are sounded regularly by a carpenter, so that possible leaks are sure of rapid detection; and hourly every light and every corner of the ship is inspected by one of the two masters-at-arms, who constitute the police force of the ship. They have under their special care the steerages, and a part of their duty is—as their phrase goes—“to chase” the steerage female passengers off the upper deck at dusk, and to see that they remain in their own apartments until sunrise.
The Cook.
First-class ships muster from twelve to fifteen men in each watch, and all of these are shipped as seamen. Of course the majority are such only in name, though there is always a definite number of sailors among them. Indeed, to fly the blue flag at least ten of the crew, in addition to the captain, must be enrolled in the Naval Reserve, and to be an A B there, one must hand, reef, and steer deftly. These are the people who in port stand by the ship; that is,166 those who take, as required by law, their discharges in Liverpool on the return voyage and continue to work on board at fixed wages per day while the ship refits and loads. All hands, from the skipper to the scullion’s mate, must ship at the beginning of each run—must “sign articles” as it is called—before a Board of Trade shipping-master. As the law has always regarded Jack as “particularly in need of its protection, because he is particularly exposed to the wiles of sharpers,” great stress is laid in these articles upon his treatment, and therefore they exhibit in detail the character of the voyage, the wages, the quantity and quality of the food, and a dozen other particulars which evidence the safeguards thrown about these “wards of the Admiralty” by a quasi-paternal government. Jack knows all this, and be sure he stands up most boldly and assertively, at times with a great deal of unnecessary swagger and bounce, for all the articles—“his articles”—allow him.
The boatswain selects the ship’s company, and the sea-birds flutter on board usually a few hours before the vessel hauls into the stream. They fly light, these Western Ocean sailors, and their kits are such as beggars would laugh at even in Ratcliffe Highway. Generally they are in debt to the Sailor’s Home—they pay seventeen bob a week for their grub and lodging—and many of them just touch their advance money, as a guarantee of receipt, and then see most of it disappear, for goods fairly furnished, into the superintendent’s monk-bag. But they are philosophers in their sad way, and are apt, if they find themselves safely on board with a couple of shillings in their ’baccy pouches, with a pan, an extra shirt, a pannikin, a box of matches, and a bar of soap, to feel that the anchor cannot be tripped too soon, as they are equipped for an adventure anywhere, even to the “Hinjies, heast or west,” as their doleful ditty announces.
Under way or at anchor they do not have many idle moments. In the middle watches the decks are scrubbed with sand and brooms and brushes, for the old, heroic days of holy-stones are over, and a hundred pounds of effort are no longer expended for an ounce of result.
“Muster, all hands.”
Washing Down the Decks.
It might interest the passengers—especially those who look upon a sailor as so much unthinking brawn—to hear the archaic vocabulary and the emphatic dialects in which many of them are sworn at by these same mariners. Indeed, passengers are a careless, slovenly, and untidy lot, and there is scarcely a sin in the maritime decalogue of cleanliness they do not commit unthinkingly. The particularly offensive ones are soon singled out and labelled with briny, offensive names; and though they know it not, the forecastle170 is at times lurid with the blood-curdling anathemas launched upon them. In the morning watch the paint-work is scrubbed, and a deft cleaner is Jackie; and finally, when the weather permits, the brass work—bane of every true sailor—is polished till it blinks like the rising sun in the tropics. This scrubbing and burnishing and cleansing runs in appointed grooves through every department, and in no perfunctory way, for each day the ship is inspected thoroughly, and upon the result depend the reputation and the advancement of the subordinates.
Very formal indeed is the inspection, when, at eleven o’clock in the forenoon, the captain, accompanied by the doctor, begins his royal progress. At the borders of each province he is received by its governor, who conducts him through its highways and its byways, through its lanes and shaded groves. The purser and the chief steward are answerable for all concerning the passengers, and scrupulous and minute is the examination given to the saloons, store-rooms, pantries, kitchens, bakeries, closets, bath-rooms, and to such cabins and state-rooms as may be visited. Then follow the steerages and the “glory hole”—this last a den sacred to the discomfort of the perennially nimble, of the tip-extracting, uncannily cheerful, and sorely tried stewards. The chief officer is responsible for the boatswain’s locker, the forecastles, the upper decks, the boats, the whalebacks; in short, above and below, wherever dirt might breed disease, no nook nor corner is omitted, not even that seething cauldron where the lungs of the ship breathe steam and her ponderous muscles drive the mighty screws.
The engine-rooms and stoke-holes of a great steamer are forbidden ground, are lands taboo, save to those specially asked to visit them. Here no interruptions may enter, for speed is the price of ceaseless vigilance, and horse-power spells fame and dividends. When you come to measure the region fairly, it broadens into a wonder-land; it shapes itself into a twilight island of mysteries, into a laboratory where grimy alchemists practise black magic and white.171 At first all seems confusion, but when the brain has co-ordinated certain factors, harmony is wooed from discord and order emerges from chaos. It is in the beginning all noise and tangled motion, and shining steel and oily smells; then succeeds a vague sense of bars moving up and down, and down and up, with pitiless regularity; of jiggering levers, keeping time rhythmically to any stray patter you may fit to their chanting; and, at last, the interdependence of rod grasping rod, of shooting straight lines seizing curved arms, of links limping backward and wriggling forward upon queer pivots, dawns upon you; and in the end you marvel at the nicety with which lever, weight, and fulcrum work, opening and closing hidden mechanisms, and functioning with an exactness that dignifies the fraction of a second into an appreciable quantity. Cranks whirl and whirl and whirl incessantly, holding in moveless grip the long shafting turning the churning screws; pumps pulsate and throb with muffled beat; gauge-arms vibrate jerkingly about narrow arcs, setting their standards of performance; and everywhere, if your ear be trained to this mechanical music, to this symphony in steam and steel, you see the officers and greasers conducting harmoniously the smoothly moving parts, as soothed with oil and caressed with waste they work without jar or friction, and despite the gales tossing the ship like a jolly-boat, on the angry ocean. It is a magic domain, and one may well wonder at the genius which, piling precedent upon precedent, chains these forces and makes them labor, even on an unstable platform, as their masters will.
In the stoke-hole, however, one leaves behind the formal and mathematical, and sees the picturesque with all its dirt unvarnished, with all its din and clangor unsubdued. Under the splintering silver of the electric lamps cones of light illuminate great spaces garishly and leave others in unbroken masses of shadow. Through bulkhead doors the red and gold of the furnaces chequer the reeking floor, and the tremulous roar of the caged fires dominates the sibilant splutter of the stream. Figures nearly naked, gritty and black with coal, and pasty with ashes, and soaked with sweat, come and go172 in the blazing light and in the half gloom, and seem like nightmares from fantastic tales of demonology.
The Stoke Hole.
When the furnace-doors are opened, thirsty tongues of fire gush out, blue spirals of gas spin and reel over the bubbling mass of fuel, and great sheets of flame suck half-burnt carbon over the quivering fire-wall into the flues. With averted heads and smoking bodies the stokers shoot their slice-bars through the melting hillocks, and twist and turn them until they undulate like serpents. The iron tools blister their hands, the roaring furnaces sear their bodies; their chests heave like those of spent swimmers, their eyes tingle in parched sockets—but work they must, there is no escape, no holiday in this maddening limbo. Steam must be kept up, or perhaps a173 cruel record must be lowered. Facing the furnaces, the hollow up-scooping of the stoker’s shovel echoes stridently on the iron floor, and these speed-makers pile coal on coal until the fire fairly riots, and, half blinded, they stagger backward for a cooling respite. But it is only a moment at the best, for their taskmasters watch and drive them, and the tale of furnaces must do its stint. The noise and uproar are deafening; coal-trimmers trundle their barrows unceasingly from bunker to stoke-hole, or, if the ship’s motion be too great for the wheels, carry it in baskets, and during the four long hours there is no rest for those who labor here.
In the largest ships the engineer force numbers one hundred and seventy men, and in vessels with double engines these are divided into two crews with a double allowance of officers for duty. One engineer keeps a watch in each fire-room, and two are stationed on each engine-room platform. Watches depend upon the weather, but, as a rule, the force, officers and men, serves four out of every twelve hours. Should, however, the weather be foggy or the navigation hazardous, the service may be more onerous; for then officers stand at the throttles with peremptory orders to do no other work. In relieving each other great care is taken; those going on the platforms feeling the warmth of the bearings, examining the condition of the pins and shafting, testing the valves, locating the position of the throttles, counting the revolutions, and by every technical trial satisfying themselves before assuming charge that all is right. In the stoke-hole the same precautions are taken, the sufficiency and saturation of the water, the temperature of the feed, injection, and discharge, and the steam-pressure being verified independently by both officers.
The pay of the chief engineer is said to be about £30 per month, in addition to a commission upon the saving made in a fixed allowance of coal for a given horse-power and an assumed speed. As some ships are economical, this reaches at times a handsome bonus. And it is well this pay should be large, for many of these officers have given their best days to one employ and deserve much of it in every way. It is said that some of the old chiefs are the greatest174 travellers in the world, so far as miles covered may count. Here, for example, is one who has made in one line 132 round trips, or traversed 841,000 shore miles—a distance four times that between the earth and the moon; and still higher is the record of another, who completed before his retirement 154 round trips, or made in distance over one million of statute miles.
In the Fo’castle.
The messes of the crew are divided into three classes: First, that of the seamen, quartermaster, carpenter, etc.; secondly, that of lamp-trimmers and servants and miscellaneous people; and thirdly, that of the stokers, greasers, and trimmers. The seamen sleep and mess in the forecastle, the stewards in the glory hole, and the engineer force in the port forecastle, or, on board the new ships, in an apartment just forward of the stoke-hole. In all these quarters the mess-tables trice up to the under side of the upper deck, and the bunks175 are two or three tiers deep. As a rule the men provide their own bedding and table-gear, the company agreeing to give good food in plenty, but nothing more. This seems shabby, even if in these degenerate days we need not hope to find a ship’s husband like Sir Francis Drake, who not only “procured a complete set of silver for the table, and furnished the cook-room with many vessels of the same metal, but engaged several musicians to accompany them.” I am afraid the only music you will hear in these dreary quarters is the shout when the “snipes,” as my lieges the stokers call the coal-trimmers, rush in at eight in the evening with the high feast known as the black pan. This olla podrida consists of the remains of the saloon dinner, and is always saved for the watch by the cooks and bakers in payment for the coal hoisted for the kitchens and galleys. It is a grewsome feast, as one may well imagine, but it is the supreme luxury in the sea life of the stoker and his pals, and is enjoyed point, blade, and hilt.
Thrown together as the people are for a run only, you find little of the messmate kinship which is so strong in longer voyages among seafaring men. Should any one of them become unfit for work through sickness (and very ill he must be when the doctor excuses him from duty), his mates, the one he should have relieved and the other who would have relieved him, each stand two hours of his watch. But as the attendant abuse is great, and the curses are loud and deep and bitterly personal, no one, save a very hard case, will leave his work as long as he can stand up to it. As for kindness and usefulness, or any other saving grace, they are unknown; are, in the grim pessimism of this iron trade, never expected. It is a hard, hard life, measured by decent standards, and messieurs, when you stray below, and, as tradition demands, they “chalk you”—ring you about with the mystic circle which means drink-money—be sure the ransom is not niggard, be certain that with it you lend them from your brighter world the sunshine of a cheery greeting, the tonic of a friendly smile.
For, God help them, they need it always.
The inspection is finished a little after seven bells, and one by one the officers straggle on deck with their sextants. Should it be a fine day, with moderate weather, the noon observation for latitude is a simple one and is always sought; though, in the open, these people running in regular lanes can place great dependence on their engine revolutions, their well-tried compasses, and, if the speed is not excessive, upon their taffrail logs. When the sun crosses the meridian twelve o’clock is reported, and “eight bells are made” by the captain, for no lesser personage dare trifle with the astronomical proprieties hedging about this occult ceremony. The ship’s time, however, remains unaltered, until the clocks are corrected at midnight from calculations based upon the chronometer ticking stolidly in the chart-room. In the sweep of modern progress the sacred rite of heaving the log is no longer celebrated. The speed is now too great for that rough-and-ready hit-and-miss at distance run: and with its disuse, worse luck, a fund of old-time pleasant raillery has been eclipsed. “How fast are you going, my man?” was an invariable question of the inevitable, curious passenger to the Jackie walking away with the dripping log-line. “Fourteen and a Dutchman, sir,” would be his answer, or, if again pressed, “Thirteen and a marine,” he would reply, gravely, to the joy of his grinning shipmates and to the mystification of the questioner. But now no longer does the reel turn swift, no longer does the sand run dry, no more the chip dances on the waves or tugging line strain brawny muscles. To-day the speed is read off from a little cylinder which twists its dials on the weather rail.
Watching for the Sun on a Cloudy Day.
Night Signalling.
The observations are worked out independently by the chief and 179 second officers, and the former submits his results to the captain. Of course these calculations cannot have the exactness of astronomical work ashore, and luckily on the high sea this is not needed. On the contrary, over-precision often multiplies the error, and it is good navigation if you can say with assurance that the ship is anywhere within an enclosing circle five miles in diameter. Of course it is widely different when a vessel is running in for the land or coasting, for then the soundings, the cross-bearings of well-known marks, and the contour lines, enable the position to be marked with very great accuracy.
The noon position of the ship is—next to dinner—the great event of the day, and many are the pools and bets made on the figures of the run; not only as to the distance, but as to the probable time of arrival. For if the voyage be now half over, the novelty of sea life is at low ebb, and the passengers, save a few irrepressible spirits, have lapsed into a gentle melancholy induced by the monotony of water, water, water everywhere. They are tired of the sea, of the ship, of the cooking, of each other, in short, of everything, and are anxious only to arrive. They have divided and subdivided, and differentiated into cliques, and have nursed dislikes, usually founded on feminine fancies, until these have become mortal antipathies. In a perfunctory way they follow a routine which finally drags a lengthening chain. They get up and pitchfork on their clothes, and eat, lounge about, doze, muffled to the eyes, in lashed steamer chairs, read languidly, gossip spitefully, and eat, and eat, and eat, and then, wearied to bitter boredom, go to bed again. The men drink more than is good for them, indeed some of them have an eager and a nipping air all day long; and as for smoking, why, those who can are blowing moist and soggy weeds and fondling explosive pipes from morn till dewy eve. The noisy ones—and what nuisances they are with their aggressively robust health and unfailing cheerfulness—play all manner of stupid sea-games, horse-billiards, quoits, and shuffle-board, and sometimes venture upon such silly practical joking that you wish a sea would wash them overboard.
No one sees much of the ship’s officers except perhaps the ubiquitous purser and the amiable doctor, and how these two, harried and beset as they are by a hundred cares, by the little miseries of other people, can present an unfailing front of courtesy, can go smilingly and cheerily about their duties, is one of the sea mysteries yet unsolved. Blow high or low, and in fair weather or foul, they are ever the same, bright, beaming, optimistic, encouraging—“fresh as a garden rose, soothing as an upland wind”—and knowing the strain put upon you by silly men and fretful women, gentlemen, I salute you, chapeau bas.
The Deck Steward.
In the beginning there was a struggle for seats at the captain’s table, and heartburnings are not unknown to those who sit a little lower at the feast. But these are not the wise or wary ones, not the tough and devilish sly travellers who know their bread will be best buttered by rallying around the purser or forming in hollow squares about the shrine where the doctor sits enthroned. The captain’s181 duties permit him to go below rarely save at dinner-time, and as for the other officers, they live and mess alone and are as cloistered, so far as the passengers count, as the preaching friars of Saint Dominic.
Captain’s Breakfast.
Once in every voyage boat drill is held, and sadly insufficient for the people on board is this same boat equipment. But the drill is usually a passably fair one, and, given time, adequate perhaps for any demands made upon the ship by outside distress. And let it be added that never yet, when the word has been given, have those gallant men who walk their watches so quietly and so uncomplainingly, been known to fail if succor were needed by helpless mariners. It may be that death stares them in the face, that their mission may be another tragedy, but they never question. Honor to them and to all the unrecorded heroes, the uncrowned martyrs of that western passage. Who may number them? who tell their gallant deeds? True descendants are they of those “who first went out across the unknown seas, fighting, discovering, colonizing, and graving out channels through which the commerce and enterprise of England have flowed out over all the world.”
You may count, as a rule, upon disagreeable weather in the Western Ocean, and this tries the temper of people who might be saints ashore; and, say what you will, even under the most promising environments, women are out of place on shipboard. However, if the days are reasonably pleasant as the voyage shortens, the monotony becomes so much a habit as to be no longer a burden. The little animosities which seemed eternal disappear, and friendships are made, and toward the end all but the hardened cases, the mental dyspeptics, or those to whom sea-sickness is a serious matter, really enjoy the voyage.
The tonic of the sea-air courses like an elixir in the blood: young women begin to take notice, and you hear rippling laughter, and see, in place of gloom, the sunshine of happy smiles. This is usually the season when the concert is given, and the uneasy spirits of the ship exploit the talent they have discovered. Usually there are a dozen mild rows over this performance, and invariably a great dispute as to the distribution of the money. This is apt to divide the ship temporarily into two warring camps, but in the end the ship’s officers have their way, and the American dollars jingle musically in English contribution boxes. More or less jollity is always afloat in the smoking-room, for here eddy the flotsam and jetsam of the ship. Here, too, the speculative gentlemen, their friends and lambs, usually play cards from early forenoon till the lights are turned out. There is not much growling among these industrious workmen, though at times when jack-pots go one way, and the kitty or widow is large enough to make the losers boisterously assertive, you may hear sharp words over the reckoning. As for those who enjoy a quiet rubber, they must find another retreat; the smoking-room is ruled by the gods of clamor.
The Night Signal of a Disabled Steamer.
And so the last days are apt to rush along pleasantly enough; the solitude cheered by passing vessels and the lazy routine of the ship enlivened by congenial companionships newly found. The edge of the Grand Banks is skirted happily without injury to the daring fishermen; the Georges are rounded, and then, oh, happy hour for183 many homesick hearts! the cry “Sail ho” rings out with newer meaning, and a graceful pilot-boat wings toward them like the fabled sea-bird. How they greet the bluff pilot, coming as he does to their seeming helplessness out of the known and the enduring. The speculative passengers find an especial interest in the incident, for no pools are more favored than those made on the number of the boat, no bets more frequent than whether the figures are odd or even. After the184 assurance that the “pilot is really on board” over-sanguine and inexperienced females madly rush below and pack their trunks and get ready for an immediate shore-flitting, afraid, perhaps, they will be late; but there is many and many a tossing mile yet to steam ere the services of the adventurous pilot will be needed.
Still, a new delight possesses everybody, and it grows as the hours fly, until at last, it may be at night, perhaps, some one bursts breathlessly into the crowded smoking-room or bar, and cries exultingly: “There she is, Fire Island Light, right over the starboard bow.” Joyous faces gather near the crowded bulwarks, and eager eyes hail with gladness the shining petals of that rose of flame which blossoms unfailingly above the shoaling waters; for the voyage is nearly over, and the morrow means to some the marvels of an unknown land, to others, luckiest and happiest of all, home and dear ones.
SAFETY ON THE ATLANTIC.
By WILLIAM H. RIDEING.
The Dangers of the Sea—Precautions in a Fog—Anxieties of the Captain—Creeping up the Channel—“Ashore at South Stack”—Narrow Escape of the Baltic—Some Notable Shipwrecks—Statistics since 1838—The Region of Icebergs—When They Are most Frequent—Calamities from Ice—Safety Promoted by Speed—Modern Protection from Incoming Seas—Bulkheads and Double Bottoms—Water tight Compartments—The Special Advantage of the Longitudinal Bulkhead—The Value of Twin Screws—Dangers from a Broken Shaft—Improvements in the Mariner’s Compass, the Patent Log, and Sounding Machine—Manganese Bronze for Propellers—Lights, Buoys, and Fog Signals—The Remarkable Record of 1890.
IT is not when the seas come pounding over the bows that the captain’s face lengthens. Even when it is necessary to keep the passengers below, and the spray is carried as high as the foretop, his confidence in his ship is unabated. His spirits do not fall with the barometer, and though the clouds hang low, and the air is filled with stinging moisture flying like sleet from the hissing sea—even when boats are torn out of the davits, and iron bitts and ventilators are snapped from their fastenings like pipe-stems, he has no misgiving as to the ability of the ship to weather the gale, or the fiercest hurricane that can blow.
Give him an open sea, without haze, or fog, or snow, and neither wind nor wave can alarm him. He knows very well, as all who are experienced in such matters do, that the modern steamers of the great Atlantic lines are so carefully constructed, and of such strength, that the foundering of one of them through stress of weather alone is well-nigh inconceivable.
But when a fog descends, then it is that his face and manner change, and he who has been the most sociable and gayest of men suddenly becomes the most anxious and taciturn. His seat at the head of the table is vacant; look for him and you will not find him, as in fair weather, diverting groups of girls tucked up in steamer-chairs on the promenade-deck, but pacing the bridge and puffing a cigar which apparently has not been allowed to go out since it was lighted as the big ship backed from her wharf into the North River.
Wherever and whenever it occurs, fog is a source of danger from which neither prudence nor skill can guarantee immunity: and whether the ship is slowed down or going at full speed, there is cause for fear while this gray blindness baffles the eyes. With plenty of sea-room the danger is least, and it increases near land, especially where the coast is wild and broken, like that of Ireland and Wales, and where there are many vessels as well as rocks to be passed.
Probably the captain dreads but one thing more than a fog which comes down when he is making land. When he can see the familiar lights and promontories, he can verify the position of the ship and check his daily observations of the sun. Then it is plain sailing into port. But when the strongest light is quenched and every well-known landmark is hidden, and he has to feel his way with only the compass and the sounding machine to guide him, the consciousness that a slight divergence from the proper course may lead to disaster, keeps him on the pins and needles of anxiety, and sears his brain to constant wakefulness, as with a branding-iron.
Out of Reckoning.—A Narrow Escape.
A startling experience may be recalled:
The ship had swept down from the “nor’ard” like an arrow following the curve of its own bow, and it was promised that we should see land early in the afternoon and reach Queenstown soon after sundown. The weather could not have been better; it was clear and mild, and the air, the water, and the sky were tinged with the silvery pinks and grays which often appear, like mother-of-pearl, in the atmospheric effects of that southern coast. Flocks of birds were resting189 on the surface of the calm sea and wheeling around the ship, the gulls swinging within arm’s length of the passengers leaning against the rail. We steamed in among a fleet of fishing-boats with red sails—close enough to hear the greetings of the men, and these voices made the assurance of land doubly sure.
Then it was whispered that land could be seen, and the searchers swept the eastern horizon with their glasses to find it. They made many mistakes about it, and explored the clouds, deluding themselves with the idea that forms of rosy vapor were the Kerry Mountains. They insisted upon it, but presently the coast defined itself to a certainty, coming out of the distance in bold masses of peak and precipice, fringed with a line of surf.
The captain was in his gayest mood. The baggage of the passengers for Queenstown was whipped out of the hold by the steam winch and piled up on the main deck, and they themselves were smartly dressed to go ashore. Already farewells were spoken and reunions planned. We could see the black-fanged pyramids of the Blaskets, and the mountain-bound sweep of Bantry Bay. Fastnet would soon be visible over the starboard bow—perhaps the men in the foretop could already see it—and a little to the northward of that lay Brow Head, whence in an hour or so our safe arrival would be flashed in an instant under the capricious sea which we had just crossed.
These were our anticipations, but they were not fulfilled. The strong, piercing light of Fastnet did not reach us that night, nor any glimpse of the splendid beacons which blaze, each in its own distinctive way, for the guidance of the mariner along that Channel. We were not seen from Brow Head, and the passengers for Queenstown did not go ashore.
The captain’s manner changed again from its wonted gayety to severe silence. Before it was noticed on deck, those on the bridge discovered, rolling down the Channel, a reddish-brown fog, like a cloud from a battle-field, which swallowed everything in its path—fishing-boats and all vessels in sight; mountains, cliffs, and surf:190 every light and every landmark. In half an hour it had enveloped us and washed out with its sepia all the pearly iridescence which had filmed the sea. Nothing definite remained; all became vague, spectral, curtailed. The heart of the ship seemed to cease beating, and then could be heard only in faint throbs as the engine was slowed down.
Landing Stages at Liverpool.
For the rest of the night everything was dubious. The passengers gathered in knots on the wet decks, talking in undertones. You could hear the swash of the becalmed sea along the sides of the ship in the intervals of the blasts of the fog-horn, which pierced the ear like a knife; it was only when that demon was raging that the other sounds which had become familiar on board the ship were not more acute—the hum of the forced draft, the asthma of escaping steam, the voices on the bridge, and the whirr of the bell in the engine-room. The bell had been silent since it rang out, “Turn ahead, full speed!” when the pilot was picked up by the station boat of Sandy Hook, but now the hand which recorded its messages was constantly going from side to side of the clock-faced dial. At every stroke a fresh apprehension thrilled along the deck and imaginary shapes loomed up in the fog, the rumors were wild and contradictory, no sooner spoken than discredited. See that blur of yellow ahead! That must be a light—Queenstown, perhaps, and the tender coming alongside. Yes, the bell has rung “Stop her!” Half of the passengers can see the blur of yellow, half are not quite certain—all are mistaken: the light burns only in their imaginations. Then they see the sails of a ship blotted on the fog; they hear bells and whistles; they listen for confirmation from the bridge. Little wonder that they are confused: the engine-room bell tells a different story every few minutes—now “Ahead!” then “Astern!” now “Full speed!” then “Dead slow!” Again the engine stops altogether; in a minute or two the churnings of the screw, sweeping toward the bow instead of in the wake, show that the ship is backing, and the fear of reefs, of collision, of running ashore, deepens the silence of the anxious groups along the rail.
The escaping steam roars out of the copper-pipes riveted to the funnel; louder and shriller the whistle drives its warning through the obscurity which surrounds us. Then we move “Ahead!” once more, and at midnight all hope of seeing Queenstown is abandoned. The passengers retreat to their cabins, and the decks are left to the sailors and the officers, who come in and out of the ghostly atmosphere—their oil-skins dripping with moisture and shining momentarily in the lamp-light. Never for an instant does the captain leave the bridge; his cigar feeds its bluish wreaths to the fog; he watches the glowing face of the compass, and listens to the cry of the men who are working the sounding machine.
So the great ship creeps up the Channel. Once in a while an answering blast is borne over the water, a bell is heard tolling afar, but never a thing is in sight. It is a weary night for the captain, but in the morning all is clear; we are off Holyhead; the pulse of the engine has recovered its regularity; the faces of the passengers are beaming, and Snowdon is visible over the starboard bow, piled up in white vapor.
The navigation of the Channel in foggy weather can never be free from danger, and more fine steamers of the great transatlantic lines have been lost between Fastnet and Liverpool through fogs than through any other cause. It was only last summer that the City of Rome ran in a dense fog against Fastnet itself—that perilous, shore-less, horn-shaped rock which stands in the direct pathway of all ingoing and outgoing ships—and barely escaped destruction. A few years earlier, when the Cunarder Aurania was approaching land in a fog, the passengers who were smoking their after-dinner cigars suddenly saw looming above them, and above the topmasts, the cliffs which were supposed to be many miles away. The captain was far out of his reckoning, but was going so slowly that he was able to back into the Channel with slight damage. A similar accident to this happened to the White Star steamer Baltic when she was proceeding up the Channel to Liverpool.
One of the most brilliant lights in the Channel is that of the194 South Stack, which lies under the flank of the mountainous precipice of Holyhead. The Stack is an egg of rock, much higher and much bolder than Fastnet, which has become detached from the main-land, and its apex is crowned with the white tower and crouching buildings of the lighthouse keepers. The sea is eating it away, and has already scooped out a vast cavern which they call the Parliament Hall. It is wider and loftier than any chamber at Westminster, and there is more justification for its name in the babble of the sea-birds flitting in and out of it than in its dimensions. From the foot of it to the low, white wall which encircles the light, it is a sheer precipice of dark, exfoliating rock, forbidding and hopeless, without a resting-place for any living thing less secure than the birds, which cluster like beads on a string upon the edges of the shale. The sea frets itself around it and gurgles in the cavern; ledges and reefs abut on it. All vessels aim to give it a wide berth, and usually keep at such a distance that a glass has to be used to discover its destructive points. To say “ashore at South Stack” is as good as to say a “total wreck.” There is hardly one chance in a hundred that the luckless ship which strikes here will live.
Eddystone Lighthouse, English Channel.
(Tower about one hundred feet high.)
The Baltic was feeling her way up the Channel, and was supposed195 to be two or three miles off-shore. The creaming of the breakers, flowing and dissolving over the ledges like puffs of steam, gave the first hint of danger, and before the warning was of avail, the dark shape, darker than the fog, sprang upon the dimmed vision of those on deck—a precipice that seemed to be toppling over them. “Good God! It is the South Stack!” a voice cried out, and there was no thought but of doom. The bells in the engine-room and wheel-house pealed, and the reversal of the screw sent the latherings surging toward the bow. A moment of panic among the passengers; a scurrying of figures on the bridge; the resonant, pistol-like snap of bending iron plates; a sudden resistance to progress suddenly withdrawn—a confusion of ideas, a murmur of relief, comparative tranquillity again. The hundredth chance was in favor of the Baltic, and backing into deep water, she proceeded on her way to Liverpool.
A Whistling Buoy.
The three accidents described were without serious consequences, but in most cases the same difficulty of fog and mistaken reckoning ends in disaster. No less than five large steamers of the Guion line have been wrecked between Fastnet and Liverpool—the Chicago, the Colorado, the Montana, the Dakota, and the Idaho—representing a value of fully two and a half million dollars, without cargo. The Cunard line lost the Tripoli on the Irish coast, north of Queenstown,196 and the City of New York (the first Inman ship of that name) came to grief on Daunt’s Rock, near Roche’s Point. The City of Brussels, of the same line, had nearly completed her voyage and was lying off the Liverpool bar, waiting for the weather to clear, the captain acting with the utmost prudence, when an insufficiently manned and badly managed steamer, the Kirby Hall, ran her down and sank her. Account is taken here only of the passenger steamers of the well-known lines; the record would be much expanded if it included the disasters to freight lines, and to those uncared-for ocean tramps which when they go down often yield a better profit to their unscrupulous owners, through insurance money, than they do by carrying cargo while afloat.
From 1838, when the Sirius crossed the ocean, till 1879, one hundred and forty-four steamers, counting all classes, were lost in the transatlantic trade. The first was the President, which disappeared mysteriously in 1841. During the thirteen years following only one life was lost by the wreck of an Atlantic steamer, that steamer being the Cunarder Columbia, which went ashore in 1843. In 1854, however, the City of Glasgow sailed with about four hundred and eighty souls on board, and was never seen or heard from again; and in the same year the Collins line steamer Arctic, one of the fastest and finest vessels then afloat, was sunk in collision with the steamer Vesta during a dense fog, off Cape Race, and five hundred and sixty-two persons perished. Two years later the Pacific, of the same line, went to sea with one hundred and eighty-six persons on board, and was never heard from again. Between 1857 and 1864 the Allan line lost no fewer than nine steamers. In 1858 the Hamburg-American steamer Austria was burned at sea, with a loss of four hundred and seventy-one lives; in 1870 the City of Boston left port with over two hundred persons on board, never more to be heard from. On a dark night in April, 1873, the White Star steamer Atlantic ran ashore near Sambro, and five hundred and sixty lives were lost—some by drowning and some by freezing in the rigging into which they had scrambled, or upon the ice-bound shore upon which they197 were cast. Note must be made also of the wreck of the German steamer Schiller on the Scilly Rocks, by which two hundred lives were lost; of the running ashore in the North Sea of the North German Lloyd steamer Deutschland, by which one hundred and fifty-seven lives were lost; of the sinking through collision of the Hamburg-American steamer Pomerania, by which over fifty lives were lost; of a similar disaster to the Cimbria, of the same line, by which eighty-four were lost; and of yet another collision, which sent the beautiful Ville du Havre, of the French line, to the bottom of the English Channel, with two hundred and thirty of her passengers and crew.
Lighthouse, Atlantic City, N. J.
Of the one hundred and forty-four vessels lost up to 1879, more than one-half were wrecked. Twenty-four never reached the ports for which they sailed, their fate still being unknown; ten were burned at sea; eight were sunk in collisions, and three were sunk by ice.
Since 1879, the most memorable disasters, besides those already referred to, have been the burning at sea of the Egypt, of the National line, and the City of Montreal, of the Inman line, both without loss of life; the stranding of the State of Virginia, of the State line, on the quicksands of Sable Island, which quickly entombed her; the sinking of the State of Florida, of the same line, by collision with a sailing ship; the disappearance of the National line steamer Erin, which is supposed to have foundered at sea; and the198 sinking of the magnificent Cunarder Oregon in collision with a coal schooner, off Fire Island.
No line in existence has been wholly free from calamity; no line in existence has not at least one page in its history to tell of anxious crowds besieging its wharves and offices for news of a ship that has never come in.
One speculates in vain as to the end of those ships which, sailing from port in a seaworthy condition, have disappeared without leaving a survivor to record their fate. Was it fire that consumed, or ice that crushed, or seas that swallowed them? It may have been collision in a fog, or an explosion of the boilers, or the collapse of the engine, or the bursting on board of some tremendous wave from which recovery has been impossible. Possibly boats and rafts have been lowered, and when the ship herself has sunk, there has still been hope of reaching land; days of suffering; glimpses of passing ships that have failed to see; agony spun out, and death at the end. For all the patient waiting and listening of those ashore no whisper of the secret has come, and no fuller account can be written than the word “missing.”
The region of fogs on the Atlantic is also the region of ice; fog and ice together are a greater source of peril than fog alone is, even when a ship is making land. Under the latter condition there is the chance of hearing the warning voice of the “syren,” the reverberation of the signal gun, or the tolling of the fog-bell; steam “syrens,” guns, or explosives of some kind, and bells, are all used as auxiliaries to the lighthouses in overcoming, through the medium of sound, the difficulties which fog opposes against the transmission of light. The sounding machine comes into play, and by registering the depth of water, and bearing testimony to the character of the bottom, affords further protection to the navigator. But the shoals and islands of ice, which, with their outreaching, submerged spurs, come drifting down from the Arctic into the track of the transatlantic steamers, are unprovided with anything which might tell the ship bearing upon them in thick weather of their proximity. Sometimes199 they may be detected by the echo from the whistle or fog-horn, and by the rapid lowering of the temperature of the water in their vicinity. These signs cannot be always counted on, however. The whistle may be going every twenty or thirty seconds, and the quartermaster posted to the leeward with the little canvas bag and the thermometer with which the sea is tested for temperature; all due precaution may be taken, and yet no warning come of the ice that is ahead. On a clear night a berg rising above the horizon will have the effulgence of a star; on a clear day it will notch the horizon with its dazzling whiteness; in a fog it looms up in the gray like a shadow upon a shadow, and is invisible till the ship is close upon it.
A Bell Buoy.
The Hydrographic Bureau at Washington, which is in many ways useful in transatlantic navigation, issues a series of charts of an area of ocean reaching eastward from Newfoundland. There are twelve of them, one for each month of the year, and they differ only in certain pencillings which vary from month to month. Let us examine the set issued for a recent year. In the chart for January five little pyramids are clustered together in the sea, with a sixth to the north of them; in February the pyramidal little figures can be counted by the score, surrounded by zig-zag lines—they look like an encampment; in March the zig-zag lines have disappeared, and the tents, so to speak, are more scattered; in April they are much the same as in March, but in May they have increased enormously and can be counted by the hundred, reaching from the far north to over a hundred miles southward of the Grand Banks. In June they are fewer, and in July fewer still. In August only about twenty are visible;200 in September not more than ten; in October two, in November one, and in December two. The zig-zag lines disappear earlier than the pyramids; the former represent field-ice, the latter ice-bergs; and thus it is seen that during one year there was not a single month in which the transatlantic route was entirely free from danger from those sources. In 1882 the bergs appeared in February and disappeared in August; February, March, and April are the months for their appearance, and they often linger till October or November.
At Close Quarters, Among the Icebergs.
Field-ice has its source in the Arctic basin and along the coasts of Labrador and Newfoundland, and is carried south either by the current from the Arctic or that from East Greenland. Fully eighty per cent. of the bergs have their origin in West Greenland, and most of them are fragments of glaciers, broken off in a process known as “calving,” as the glaciers slide into the deep water along-shore. Thousands are thus set adrift each year, and once adrift they begin their journey southward. Only a small proportion of the whole number ever reach the track of the steamers; some ground in the Arctic basin and break up in the frigid zone, to which they properly belong; they are very fragile, and the concussion of a gunshot is occasionally sufficient to shatter them; some are borne across from Greenland to Labrador, and lodge there until they dissolve, or crumble to pieces with the noise of thunder. The journey of those that escape disintegration in the north is slow. If they drifted directly south and met with no obstructions, they would be four or five months in reaching the transatlantic routes; and being liberated in July and August they would consequently beset the path of the steamers in December and January. Few of them, however, are not delayed, and most of them have been adrift at least a year from the time of “calving” before they arrive south enough to trouble the steamers. Some are several years in making the journey; they are held for a season in a shallow; locked up during the Arctic winter; released with the return of summer; caught again for another winter, and when once again liberated, retarded in their southward course by the necessity of ploughing through the field-ice before203 them. Not only are there wide variations in the date of the appearance and disappearance of the bergs in the transatlantic routes from year to year, but in different years they reach a different southern limit. It is this variability which causes mischief. If their movements were always the same, it would be easy for the captain to choose a course which would avoid them, but a course which may be entirely safe one year is often beset the next season by large quantities of ice, both in the forms of bergs and of field-ice.
The list of calamities from ice is a long one. It was only a few years ago that the Arizona, when going full speed, crashed into a berg and stove in her bows. From her stem to a point about thirty feet aft nothing remained of her but a tangle of shapeless iron, and that she did not sink immediately was due to the smoothness of the sea and the strength of her forward bulkhead, which withstood the pressure of the water and enabled her to reach St. Johns, Newfoundland. In the records of the Hydrographic Office it appears that, from 1882 to 1890, thirty-six steamers were more or less injured by ice in the North Atlantic, though some of these were freighting and coastwise vessels, and not of the class to which this article particularly refers; and the commonest explanation offered of the fate of the missing ships is collision with ice in fog or in the darkness of night.
Having come to this point, the reader is probably of the opinion that the heading of this chapter is a mistake, but the reverse of the picture has yet to be shown. Notwithstanding all the peril from fog and ice, and from the fury of cyclones and hurricanes, the steamers of the transatlantic lines are so staunchly built and so capably handled, that a man is less likely to meet with accidents on board one of them than he would be in walking the streets of a crowded city. Never before have so many passengers been carried as are carried now. The ships that were regarded as leviathans fifteen or sixteen years ago are as yachts compared with more recent additions to the various fleets. Scarcely more than ten years have elapsed since sixteen204 knots was the maximum speed; now it is twenty knots, with the certainty of an almost immediate increase to twenty-one or twenty-two knots. The tonnage has been increased within the same period from a maximum of five thousand to ten thousand five hundred, and while ten years ago two hundred cabin passengers were as many as any steamer could accommodate with a reasonable degree of comfort on one voyage, it is not uncommon now to find over five hundred as the complement of one steamer. When steamers of sixteen and seventeen knots were built, it was said that they were too large and too fast, and that they would surely come to grief, but experience has proved them to be as safe as any. In fact, those who are best qualified to know, declare that the augmentation of speed promotes safety.
This point was fully discussed by the captains of the principal lines not long ago, and the opinions expressed were almost unanimously in favor of the faster ships. They not only diminish the period of exposure to such dangers as there may be in the transatlantic voyage, but from the superior power of their engines and boilers they are better fitted for overcoming those dangers. They are able to escape from areas of fog and storm sooner than slower vessels, and are more easily handled in thick and in heavy weather. From the rapidity with which they can be manœuvred, they can avoid collisions which would be inevitable under some conditions with slower ships; if a collision becomes unavoidable their impetus enables them to cut the obstructing vessel in two with comparatively little injury to themselves.
It is not conceivable that the element of danger can ever be wholly eliminated from the navigation of the Atlantic, but notwithstanding the extent and difficulty of the traffic, and the size and speed of the ships, which, flying to and fro in all kinds of weather, arrive in port at all seasons with a promptness and regularity quite equal to that of express trains on land, the number of accidents in proportion to the number of passengers is constantly diminishing. More cabin passengers are carried from New York to European205 ports in one summer now than were carried in the whole of the first quarter of a century of steam navigation on this ocean; but while the latter period was full of disasters, such as the loss of the Arctic with four hundred and sixty-two lives, and the loss of the Austria, with four hundred and seventy-one lives, we now see hundreds of thousands of passengers crossing, with a sense of security which a remarkable record of immunity from accident fully justifies.
Lighthouse, Sanibel Island, Fla.
The improvements in the character of the accommodations have not been greater than the improvements designed to reduce the dangers of the transatlantic trip to a minimum; they are found in the structure of the hulls, the engines, and the boilers; in the apparatus of navigation; in the numbers and discipline of the crews, and in the appliances for life-saving, such as rafts and life-boats. The old ships of twenty years and more ago were built on the lines of sailing vessels, and a poop extended with scarcely a break from the fo’c’s’le to the quarter-deck. When a sea came on board it was held as in a sluice between the high bulwarks and the poop, swashing fore and aft with the pitch of the ship, until it drained off through the scuppers. Most of the state-rooms were then situated below the main deck, and after such a sea they were likely to be flooded; many old passengers will remember how frequent an occurrence it was to find their cabins inundated. This was the least mischief it did, and when several seas were shipped in rapid succession, the vessel was in danger of foundering. The modern steamer is much better protected206 from incoming seas, and the main deck is completely covered in, instead of the bulwarks there is a simple rail and netting, and any water shipped flows overboard as quickly as it comes on board.
But the greatest improvement of all in the direction of safety is the system of bulkheads and double bottoms introduced by the builders of the City of New York and the City of Paris. For many years past it has been the custom to divide all steamers by transverse bulkheads into so-called water-tight compartments, the purpose of which is to increase their buoyancy and stability in case of collision. The Etruria, the Umbria, the Britannic, the Germanic, and the Arizona have nine compartments each. Excellent as the theory is, the feeling of everybody acquainted with the subject has been distrustful of the manner of its application, the chief objection being the inadequacy of the number of subdivisions. Sometimes, as when the Arizona ran into the iceberg, the bulkheads have saved the ship, but in other cases they have been of little or no use, as in the case of the Oregon. The Oregon was divided into ten compartments, but she sank in a few hours after her collision with a coal schooner off Fire Island light. The compartments have invariably proved useless when the ship has been struck amidships with sufficient force to open her engine and boilers to the sea, though when the weather has been calm and the injury forward or astern, they have kept her afloat.
The insufficiency of their number in proportion to the size of the ships has not been their only defect, moreover. In order to give an unobstructed passage along the decks it has been the custom to cut doors in the bulkheads, and it has frequently happened that in the confusion following a collision these have been left open, allowing the sea to rush from compartment to compartment, either because they were forgotten or because they refused to work.
The Deep-sea Sounding Machine at Work.
In the newest type of ship, as represented by the City of Paris and the City of New York, there are no fewer than twenty water-tight compartments separated by solid transverse bulkheads, which rise from the keel to the saloon deck, eighteen feet above the waterline,209 and which have no doors or openings of any kind whatever. A few feet from the stem there is a collision bulkhead of extraordinary strength to protect the ship, should she run “bow-on” against any obstacle—a reef, a derelict, or a vessel attempting to cross her path; next, aft of this come three compartments for steerage passengers or cargo; then two compartments for saloon passengers; then four compartments for boilers, coal bunkers, kitchens, and machinery; two more for saloon passengers; one for second-cabin passengers, and two, those farthest aft of all, for steerage passengers or cargo. Each compartment is thus isolated, and only by a blow in the line of the dividing bulkhead could two compartments be flooded at once; the bulkheads also serve in case of fire to prevent the flames from spreading.
Still another safeguard becomes possible through the adoption of the twin screw. The propellers are worked by two complete and entirely independent sets of boilers and engines, and these are separated by a longitudinal bulkhead in addition to the transverse bulkheads already described. In a single-screw ship this longitudinal bulkhead is impossible, and the space in which her engine and boilers are situated is her most vulnerable point; if she is struck there with sufficient force to make a fissure large enough to admit any considerable quantity of water, nothing will save her from sinking. In the case of the twin-screw ship, however, we have had the best of evidence, within the past two years, that with one of her engine-rooms flooded and open to the sea, she will still float and be navigable.
For many years past the value of the twin screw has been debated by the builders, the managers, the captains, and the engineers of the great transatlantic lines, to whom it did not commend itself so readily as to the Admiralty. It was adopted for war-ships several years before any of the well-known passenger lines ventured to use it, and its first appearance in this service was in the City of New York, four years ago. Since then it has been adopted by the White Star and the Hamburg-American lines, and though the North German210 Lloyd has not yet applied it to the recent accessions to its fleet, its advantages over the single screw for passenger vessels, as well as for war-ships, are more generally conceded now than ever before. The Admiralty adopted it for the security it afforded, and for its superior capacity for rapid manœuvring. Another feature which recommends it is that, should one of the two sets of engines become disabled from the breaking of the shaft, or any other cause, the opposite engine would be equal to taking the ship into port; while a similar accident on a single-screw ship would compel her to make port under sail (a very difficult feat with the modern type of ocean steamers), or to wait for another steamer to take her in tow.
Off Fire Island, New York.
Gedney’s Channel, outside New York Harbor, at Night.
(Lighted by electric buoys.)
Until quite recently, the breaking of the shaft was more frequent than any other kind of accident to the transatlantic steamers. When, perhaps, the ship was sailing along at full-speed, a jar would come and shake her from end to end, as though a rock or a submerged211 wreck had been struck. The engine would rattle and the sails flap loosely in the wind, and the familiar tremor of propulsion change to a softer heaving motion, like that of a sailing vessel. When the accident occurred in darkness and a gale, it was more alarming than in daylight and a calm sea. After a few minutes of uncertainty the news would fly that the shaft was broken, and that the captain and the chief engineer were consulting in the engine-room. Then would come days, and sometimes weeks, of drifting, with a corresponding and ever-increasing alarm on shore as the ship became overdue. Under favorable circumstances some headway could be made with sails, and occasionally the disabled vessel reached port without assistance. Oftener, however, she would drift helplessly in the vacant sea until she was sighted by another steamer powerful enough to tow her. Left to herself, she was in danger of falling into the trough of the sea and foundering, and near land she was exposed to212 the perils of a strong current and a lee-shore. Arriving in port, a claim for salvage was sure to be presented against her, and in some instances the amount awarded was as much as thirty thousand pounds.
A broken shaft is still a disagreeable possibility, but if one of the two shafts in a twin-screw ship breaks, the other, as with the engines, remains to avert complete disablement.
An ingenious device has lately been patented to prevent a repetition of one of the most serious of recent disasters, which was caused by the wearing away of the bracket upon which rests the final bearing of the shaft. As this bracket is, in the largest ships, fully sixty feet from the stuffing-box, a new danger is created from the fact that it is far outside the hull and out of sight of the engineers. The invention referred to consists simply of a couple of completely insulated wires, positive and negative, connected by a battery, an indicator, and an alarm-bell in the engine-room. The wires run under the shaft out through the stuffing-box, and through the casing which protects the shaft from the sea; then they enter the bracket, where they turn from the horizontal to the perpendicular, and terminate about three-quarters of an inch from the surface of the bearing. Should the surface wear away so as to imperil the shaft, the latter would instantly come in contact with the ends of the wires, the insulation would be broken, the current closed, and the alarm-bell rung. Then, of course, the engine would be stopped until an examination could be made.
Though it promotes safety and is winning favor, the twin screw has been applied so far only to the City of Paris, the City of New York, the Teutonic, the Majestic, the Columbia, the Normannia, the Fürst Bismarck, and the Augusta-Victoria. Credit for the infrequency of broken shafts does not belong wholly to this device, therefore, but in a much larger measure to the substitution of steel for iron and other improvements in the form and materials of the marine engine.
The Lightship, off Sandy Hook.
The City of New York and the City of Paris are also provided213 with double bottoms, so that, should the outer skin be torn, the inner one would still exclude the sea; and the efficacy of oil in calming the troubled waters has been so well established that apparatus for its distribution is placed in the bows. The number of officers and seamen has been augmented, so that the staff of navigating officers now comprises the captain, the chief officer, two second officers, two third officers, and two fourth officers. Great improvements have also been made in the mariner’s compass and in the patent log and sounding machine. The latter can be used when the ship is going at a high214 rate of speed, and it records not only the depth of water but the character of the bottom, which is nearly always a clue to the position of the ship when other signs fail. Had these instruments been less perfect, we could not have made our way, with so little delay, past Fastnet and up the Channel to Holyhead, when the fog descended as we were making land.
Broken Bow of La Champagne, after her Collision outside New York Harbor, December, 1890.
Larger image (172 kB)
Still another improvement is in the material of which the propellers are cast. In the new ships it is manganese bronze, which has nearly double the strength of steel and is practically unbreakable.
Sixteen or seventeen years ago the principal lines began to adopt the system of “steam lanes” originally suggested by Professor M. F. Maury, as long ago as 1855—that is, to prescribe definite courses for their steamers, based on calculations as to probable areas of fog and ice. In following these fixed courses the steamers pass each other at an hour and a point on the ocean which can be foretold almost to a certainty, and should one of them meet with an accident, there is every probability that succor will reach her through one of her companion ships.
A Sunken Schooner.
So keen is the rivalry between the various lines, and so much does their success depend on a reputation for safety, that self-interest, in the absence of a higher motive, is sufficient to stimulate them to leave nothing undone, in the construction and manning of their vessels, which may in any way be the means of averting disaster. In furtherance of their efforts, the British and American governments unite in giving them the most perfect system of lights, buoys, and fog-signals in the world. When twenty or more miles at sea, the captain may discern the rays of the first light, and as he nears port and enters the Channel, there are nearly as many beacons as lamp-posts in a city street.
No testimony to the efficiency of the transatlantic service is more convincing than the record of 1890. The steamers were exposed, as they must be every year, to dangers from collision, from ice, from216 hurricanes, from drifting derelicts, on their way up and down the crowded Channel and through the shifting sands at the estuary of the Mersey; they were constantly embarrassed by fogs. Nearly two thousand trips were made from New York alone to various European ports: about two hundred thousand cabin passengers were carried to and fro, in addition to nearly three hundred and seventy-two thousand immigrants who were landed at Castle Garden. This enormous traffic was conducted without accident, and no more comforting assurance can be given than this of safety on the Atlantic.
THE OCEAN STEAMSHIP AS A FREIGHT CARRIER.
By JOHN H. GOULD.
Revenue of the Ship’s Cargo—Amount of Freight Carried by Express Steamships—Gross Tonnage of Important Lines Running from New York—The Merchant Marine of the United States—The “Atlantic Limited”—The Sea Post-office—In the Specie Room—Enormous Refrigerators—The New Class of “Freighters”—Large Cargoes and Small Coal Consumption—The Ocean “Tramp”—Advantages of the “Whaleback”—Vessels for Carrying Grain—Floating Elevators—The Fruit Steamship—Tank Steamships for Carrying Oil—Peculiarities of their Construction—The Molasses Ship—Scenes on the Piers when Steamships Are Loading—Steam Hoisting Apparatus—How The Freight is Stowed—Coaling—The Loading of Cattle Ships—“Cowboys of the Sea”—Ocean Traffic the Index of a Nation’s Prosperity.
INTERESTING as the ocean fleet is from the point of view of the passenger who crosses the seas on business or pleasure bent, the part that steamships play in the commerce of the world is even more worthy of consideration. There is a vast region between decks and down in the lower hold of which the ordinary traveller knows little. And yet the ship’s cargo brings to the owners a large portion of their revenue, and makes possible the magnificent steamships of to-day.
There are $500,000,000 invested in ocean-going steamships sailing from the port of New York alone! The figures are appalling, yet they are a conservative estimate of the wealth intrusted to the mercies of the ocean. There are twenty-nine regular lines of steamships running between New York and European ports. Of these, eight lines run express steamships, and twenty-three lines carry passengers and freight. The other six lines transport freight only, and there are still other lines running to the West Indies, Central and South America, and our own Atlantic coast and Gulf ports.
Seven steamship companies—the White Star, Inman, Cunard,218 North German Lloyd, Hamburg-American, Guion, and the French line—have the record-breakers.
The Teutonic and the Majestic of the White Star line, and the new French liner La Touraine, are said to have cost $2,000,000 each. The City of Paris and the City of New York, of the Inman line, and the new Hamburg-American steamship First Bismarck are supposed to have cost considerably over $1,500,000 each.
The White Star line steamships Majestic and Teutonic each carry, in addition to their 1,500 passengers, some 2,500 tons of freight. This line has in all ten steamships—six devoted to passengers and freight, and four to freight exclusively.
The Inman line steamships City of Paris and City of New York carry 1,200 passengers each, and still have room for 2,700 tons of freight.
The Cunarders Etruria and Umbria have each accommodations for about 1,600 passengers, and also take about 800 tons of freight.
The North German Lloyd line has twelve express steamships in the service, with an average passenger capacity of 1,150 for all classes. The freight capacity varies from 2,000 to 2,500 tons: the line has three sailing days each week. There are nine other steamships of the line sailing between this port, Baltimore, and Europe, making the total number of their vessels twenty-one. In October, 1891, the line inaugurated a Mediterranean service. At all times there are eight of the express steamships belonging to this line at sea, and two are in port at New York and two in the European port.
The Hamburg-American Packet Company has four express steamships, forming a weekly service from New York, and which is almost entirely devoted to the passenger business. These vessels each accommodate about 1,250 passengers of all classes. They have a small freight capacity—from about 600 to 700 tons of light cargo being the limit. No perishable goods are taken.
The Guion line steamships Alaska and Arizona have passenger accommodations for 1,300 and 1,100, respectively, and their freight capacity is about 2,000 tons.
The Compagnie Générale Transatlantique, or, as it is more frequently219 called, the French line, has six express steamships, with a freight capacity of 2,500 tons each, as well as accommodations for about 1,000 passengers.
The Wilson line, with its thirty steamships, is one of the greatest freight carriers in the world. There are four distinct lines from New York, one running to Hull, one to Antwerp, one to Newcastle, and one to London. The latter is known as the Wilson-Hill line. The Atlantic fleet, flying the Wilson flag, has 114,000 gross tonnage. Some of the steamships of this line have passenger accommodations, but the company confines itself almost exclusively to the carrying of freight.
The number and gross tonnage of steamships of the different lines are shown in the following table, the tonnage being from “Lloyd’s Register:”
Transatlantic Lines.
| Lines. | Number of Steam- ships. |
Total Gross Tonnage. |
|---|---|---|
Wilson |
30 | 114,000 |
North German Lloyd (12 direct and 9 calling at Baltimore) |
21 | 111,585 |
Hamburg-American (including Baltic line) |
19 | 82,589 |
Anchor (including Mediterranean service) |
15 | 63,083 |
Netherlands (9 direct and 4 calling at Baltimore) |
13 | 43,314 |
National |
12 | 54,062 |
Sumner |
12 | 42,800 |
White Star |
10 | 58,162 |
Florio |
9 | 22,500 |
Red Star |
7 | 33,959 |
Fabre |
7 | 23,600 |
Mediterranean & New York S. S. Co. |
7 | 15,000 |
Inman |
6 | 41,276 |
Cunard |
6 | 40,253 |
French |
6 | 46,927 |
Allan |
6 | 23,738 |
Liverpool, Brazil & River Plate (Atlantic service) |
6 | 12,000 |
Guion |
5 | 22,651 |
Bristol City |
5 | 24,000 |
Beaver, during winter months |
5 | 17,500 |
Arrow |
5 | 13,000 |
Thingvalla |
4 | 11,985 |
Union (Sloman’s) |
4 | 11,750 |
Marseilles |
4 | 12,000 |
Great Western S. S. Co. |
4 | 10,000 |
Bordeaux |
3 | 6,000 |
White Cross |
2 | 5,169 |
Linha de Vapores Portuguezes |
2 | 3,777 |
Insular Navigation Co. |
1 | 2,893 |
This list gives only the regular lines engaged in the freight and passenger business, besides which there are the tank steamships, the tramp steamships, and a large number of vessels which call for orders from other ports, as well as steamships which are chartered for special freights.
Central and South American, West Indian, and other Lines from New York.
| Lines. | Number of Steam- ships. |
Total Gross Tonnage. |
|---|---|---|
Atlas |
12 | 22,000 |
Booth’s |
10 | 14,000 |
Red Cross |
10 | 16,225 |
New York & Cuba S. S. Co. |
9 | 25,300 |
Red “D” |
6 | 11,020 |
Quebec S. S. Co. |
6 | 9,094 |
Royal Dutch West Indian Mail |
6 | 10,156 |
United States & Brazil S. S. Co. |
5 | 16,400 |
Compañia Trasatlantica |
5 | 10,866 |
Earn |
5 | 12,500 |
Union (Sloman’s) |
4 | 8,000 |
Clyde (West Indian) |
4 | 6,600 |
Waydell’s |
4 | 4,500 |
Trinidad |
4 | 4,000 |
Atlantic & Pacific S. S. Co. |
4 | 9,904 |
Pacific Mail |
3 | 8,800 |
Wessell’s |
3 | 4,500 |
Liverpool, Brazil & River Plate18 |
3 | 7,500 |
Honduras & Central American |
2 | 3,000 |
Anchor (West Indian Service) |
2 | 2,077 |
Maryland |
2 | 6,000 |
New York & Porto Rico S. S. Co. |
2 | 2,000 |
Loading Grain from a Floating Elevator.
Besides the regular lines there is a big fleet of tramp steamships. During the fiscal year ending June 30, 1891, 136 of these steamships, with 102,856 net registered tonnage, entered at the port of New York. This did not include the tramps who found their way here from West Indian and South American ports, or our own domestic ports, or those who may have drifted in from provincial ports. Many foreign tramps find their way to this port in ballast, seeking cargo, or for orders.
Aside from all these lines to foreign ports, there are our coastwise steamships, operated by a dozen or more lines, prominent among them being the Old Dominion, the Savannah, the Clyde, the Mallory, the Cromwell, the Morgan, the New York Steamship Company, and the Red Cross lines.
The ocean steamship lines require an auxiliary fleet of harbor vessels as tenders to them. Of these, the most numerous are the tow-boats, or tugs, as they are popularly called. There are 375 tow-boats registered at New York, but fully 400 float on the waters in the vicinity of the city. About 50 tow-boats have a gross tonnage of over 100 tons. Among the largest are the Amboy, of 272 tons, and the Luckenback, an ocean tug, of 255 tons. Still larger than these are the Vanderbilt and Oswego, the side-wheelers which pull the long strings of canal-boats up and down the Hudson. The tow-boats are fitted with powerful engines, and the facility with which one little tug will pull a ship many times her size, or a dozen canal-boats, is a marvel to the visitor from inland districts. The most powerful of these tugs have engines of 900 indicated horse-power, and of the type known as the fore-and-aft, or tandem. Two of these harbor tugs, the Amboy and the Raritan, both belonging to the Pennsylvania Railroad Company, have been operated with twin screws for twenty years at least.
Less than twenty-five per cent. of the freight trade of the country is carried on by ships flying the Stars and Stripes. During the calendar year of 1890, 33,359 vessels engaged in foreign trade entered at the ports of the United States. Their total tonnage was 18,510,374.224 American vessels, to the number of 11,033, carried 4,334,774 tons of the total amount, and foreign ships handled 14,175,600 tons. The merchant marine of the United States has a total tonnage of 4,424,497. The coastwise fleet has an aggregate tonnage of 3,409,435; the foreign trade, 928,062; and vessels registering 87,000 tons are engaged in the cod and whale fisheries. The vessels belonging to the port of New York in 1890 were 1,976 sailing vessels, of 409,468 tons; 1,032 steam vessels, of 374,673 tons; 230 canal boats, of 23,709 tons; and 671 barges, of 143,540 tons.
The volume of the ocean freight is enormous. Some idea of it can be gathered from the statistics of imports and exports issued by the United States Government. Of cotton alone, the vast quantity of 2,907,308,000 pounds was shipped from American ports during the fiscal year ending June 30, 1891. This is the largest quantity of cotton sent out of the country in any one year. The value of the cotton exported was $290,708,898, which is nearly half the value of the sum total of the four leading agricultural products. This amounted to $588,251,912. Next to cotton, the most important agricultural products exported were breadstuffs, including grain, which were valued at $127,668,092. Provisions, including meats and dairy products, amounted to $31,696,234. It is worth noting that the total value of the exports of these five leading products was $15,263,951 in excess of the same products in the previous year. The total value of exports and imports of merchandise, during the fiscal year ending June 30, 1891, was $1,729,330,896, an increase of $82,191,803 over the previous year, and of $241,797,869 since 1889. The foreign commerce of the United States for the year 1890 was the largest in the history of the country. The movement of the vast quantities of agricultural products and manufactured goods kept the ocean fleet busy. Forty per cent. of the total export trade of the United States goes from the port of New York. During 1890 the export business from the five principal ports was as follows: New York, $370,322,430; New Orleans, $107,300,637; Baltimore, $73,967,796; Boston, $70,364,955; and Philadelphia, $37,241,645. The total from all ports was $881,076,017. The imports225 in 1890 amounted to a total of $823,286,735, out of which New York received $527,497,196, considerably over one-half. It might be noted in passing, that of the total amount of customs duties collected by the Government in 1890, 67.17 per cent. came from New York.
Time is a great factor in ocean freight transportation, as well as in the passenger business. In the old days when the clipper ship was considered a perfect type of ocean travel, twenty days was a quick passage between New York and Liverpool, and when the Red Jacket made her famous trip in 13 days, 1 hour, and 25 minutes, the feat created as much excitement as the breaking of a record by an ocean greyhound does in these days of marine triumphs. The trip was made in 1854, and was an eastward one, the sailer logging 3,017 miles from Sandy Hook to Liverpool. In the following year the clipper ship Mary Whitredge ran from Baltimore to Liverpool in 13 days and 7 hours; she travelled 3,400 miles. Another remarkable trip was made by the Dreadnaught in 1860. She sighted the Irish coast in 9 days and 17 hours after leaving New York; but it took her three days longer to reach Liverpool. An instance showing the sailing quality of the old clipper ships occurred in 1864. The Adelaide, of the Williams & Guion line, while on her way down New York Bay, was passed by the steamship Sidon, of the Cunard line; but the Adelaide arrived in the Mersey before the Sidon, having made the passage in 12 days and 8 hours.
The clipper ship was the ocean greyhound of the Fifties. Her lines were those of a racer, her towering masts and broad expanse of canvas gave her the benefit of every breeze. She carried only the better class of freight in addition to her passengers, and it was not until some time after steamships had become an established fact that the passengers abandoned the clippers to the freight traffic.
For a time the sailing vessels held their own as freight carriers, but the improvements in steamships of recent years have robbed them of the bulk of their trade. They still hold their own for long sea voyages. There is a limit to the use of steam, and it is reached when the distance to be travelled makes the cost of coal and the226 space it occupies greater than the value of the cargo will warrant. Until some new motive power replaces steam, or steam is produced by the use of petroleum or other concentrated fuel, the clipper ship still has an occupation, and the hearts of all old-time skippers will be gladdened by the sight of her white wings upon the seas.
In 1850 a 1,400-ton sailing vessel was considered a big ship, but some of the new British four-masted steel ships sailing between Europe and America carry from 5,000 to 6,000 tons of cargo.
Great as have been the changes in ocean transportation, still greater changes are pending. The transatlantic business shows the most marked changes. From the old time packetship to the early type of steamship was but the first step. Faster vessels were built, and the space devoted to cargo was encroached upon by enormous engines and boilers, by big coal bunkers, and by large saloons and an increased number of state-rooms. The hulls changed from the bulging sides of the first types to the narrow, racing pattern of to-day. Speed and the arrangements for the comfort of a large list of passengers robbed the vessels of their freight capacity, and now the freight of an ocean greyhound is a secondary consideration. This necessitated the creation of a distinct class, known as the freighter.
The first railway cars having compartments for passengers, baggage, and freight were changed to express trains, where speed and comfort are the first considerations, and freight trains, where carrying capacity is the main object. In just the same manner, and for the same reasons, the ocean traffic is undergoing changes. The day cannot be far distant when the passenger ships will take only passengers, mails, specie, and express packages. The best-informed nautical men to-day declare that the progress of the last five years, remarkable as it has been, is but a circumstance compared with the possibilities of the future.
Unloading and Loading a Coastwise Steamer by Electric Light.
The ocean greyhound is simply an exponent of the times. What the limited express trains are on land, the racer is upon the sea—the229 “Atlantic Limited.” Expense is no object. The faster the ship, the greater the rush for passage in her. She is, of course, a floating palace of magnificence, but speed is the main object, and speed is at times as important for certain classes of freight as it is for passengers. The hue and cry that steamship companies are endangering the lives of their passengers by ocean racing is pointed in the wrong direction. It is the public who are to blame, if blame it is to annihilate time and space by the genius of man. The owners of these vessels spend millions to build ships, and then risk both their capital invested, and the reputation of their line for safety, in order to satisfy their patrons. People of the nineteenth century—Americans in particular—are in a hurry, and never stop to consider the enormous expense, the immense consumption of coal, the fearful and terrible strain on the firemen and coal-passers down in the bowels of the great vessel. Everything is done with a rush. Lightning express trains across continents and racers upon the oceans are necessities of the day.
The love of record-breaking is universal. The performance of the Majestic on August 5, 1891, thrilled the people of every nation. Her triumph of crossing the Atlantic in 5 days, 18 hours, and 8 minutes was echoed round the world. Hardly had the echoes died out when her sister-ship—twin in size and type—the Teutonic, came into New York Harbor with a better record still. It was 5 days, 16 hours, and 30 minutes, and the Teutonic was crowned “Queen of the Seas.”
But for how long?
The City of Paris held her record for upward of two years; the Etruria and the Umbria each was the crack racer for a year; but the Majestic only held the coveted place at the head of the Atlantic fleet for just two weeks.
At the rate of increase of speed since 1880, when the Arizona was champion, with a record of 7 days, 8 hours, and 8 minutes, we should have a five-day ship before many years, and perhaps eventually a four-day ship. At a 25-knot gait a steamship would cross from Daunt’s Rock to Sandy Hook in 4 days and 15 hours. The Teutonic230 averaged 20.349 knots for the entire trip, and on a 24-hour run she averaged over 21 knots.
The success of the White Star ships is bound to have a marked effect upon the future of ocean navigation. The Cunard Company has already contracted for the construction of two steamships which are promised to outdo any of the present greyhounds; and rumor has it that the Inman line is about to add two new vessels to its fleet, the plans of which are now prepared, and it is expected that these new ships will go “one better.” Should this promise be fulfilled, there is little doubt but that Europeans who visit Chicago’s Columbian Fair in 1893 may cross the Atlantic in five days, or even less.
The freight capacity of the ocean greyhound, however, is small compared with her gross tonnage. The engines, boiler, and coal bunkers, and the space devoted to passengers, leave but little room for general cargo. Thus the gross tonnage of the Teutonic is 9,686, and her net tonnage 4,244, considerably less than half; while the Cufic, a freight boat of the same line, with a gross tonnage of 4,639, has a net tonnage of 3,055. The fast steamships therefore constitute the ocean express. They carry the mails, specie, and freights of a perishable nature, like meats and provisions, or of a character that requires speedy delivery.
The mail is placed in a capacious compartment about 50 feet long, 15 feet wide, and 7 feet high. It is located on the lower orlop deck, forward of the forehatch, and is capable of holding about 1,000 bags of mail. The bags for the different countries are separated in transit, and on arrival at Queenstown the mails are landed, provided there is time to catch the 12.30 A.M. special train, which is made up to connect with the mail-boat leaving Kingstown early the same morning for Holyhead. Should this connection be missed, only the Irish and Scotch mails are landed at Queenstown. The other mails are landed at Liverpool.
To the steamship Trave belongs the honor of having carried the largest European mail ever shipped from the port of New York, being 1,002 bags, in December, 1889. The largest European mail231 ever received at the port of New York was 1,062 bags, brought by the Servia in December, 1890.
The system of sorting the mails on board ship, which was recently inaugurated by the United States and German governments, is a success. It is in operation on eight vessels of the North German Lloyd line and the four express ships of the Hamburg-American line. This system is termed the “sea post-office,” and is similar to a post-office on land. The space required on board ship for the manipulation of the mails is equal to about three or four state-rooms. For each vessel the United States provides one official, and Germany supplies another. The latter has an assistant.
All disbursements are made at present by the German Government, but at the end of the year the two governments divide the expenses. On the eastern trip all mails, except the newspaper mail, are landed at Southampton. Only the German mail, and that for countries beyond Germany, is sorted. The British mail is put ashore unsorted, in the same manner that it is on the British steamship lines. The sorting of the mail during the passage enables the packages for each country to be forwarded direct from the nearest landing-point to their ultimate destination without delay. The saving of time at New York City alone is from 4 to 6 hours, and for Pittsburg and for points west and south of that place, where an immediate reply is required, a saving of from 24 to 48 hours is effected. The day cannot be far distant when all foreign mails will be sorted at sea; the system indeed has been in operation for many years on the P. & O. ships sailing to India and Australia.
In these days of heavy gold shipments, the specie-room on the steamship is a very important institution. It is located in an out-of-the-way place amidships, under the saloon. Few of the passengers know of its existence, or of the valuable treasure that is carried across the ocean with them. The room varies slightly on different ships, but is usually about 16 feet long, by 10 feet wide, and 8 feet high. It is constructed of steel plates one-quarter of an inch thick, and strongly riveted together. The floor, the ceiling, and the walls232 are all of steel plates. There is a heavy door, also made of steel. It is provided with two English “Chubb” locks, a variety of combination lock that is said to be burglar-proof. The gold and silver is usually in bars, but occasionally a quantity of coin in bags is shipped. This was the case when the heavy shipments of gold were made last spring. The Majestic is credited with carrying the largest quantity, her strong box having $4,500,000 intrusted to it for safe keeping.
The Specie-room of a Passenger Steamship.
The fast steamships are provided with enormous refrigerators for carrying dressed beef and mutton. The temperature is kept at about 30 degrees. Fruits, vegetables, butter, cheese, and bacon are shipped in large quantities in summer, and apples, oranges, oysters, and hops are sent over in the winter. Space is always reserved for the various European express companies.
Next to the ocean greyhound comes a class of steamships requiring from 7 to 8 days to cross the Atlantic, and having accommodation for from 800 to 1,000 passengers of all classes, and from 2,000 to 5,000 tons of freight. Both passenger and freight rates are slightly less than on the greyhounds, a preference being given to the latter at certain times, according to the condition of the market. The slower ships are patronized by people to whom the saving of a few dollars is an object, and by some who enjoy the ocean trip too much to be in a hurry about landing, and by others who imagine all sorts of dreadful things are going to happen to the racers. The class of freight carried varies but little from the faster ships, except that the233 mails, specie, and express goods are usually lacking. Cotton, tobacco, and merchandise, including manufactured goods and machinery, form the bulk of the general cargo.
The next grade of steamship is the new type, called the freighter. It is the result of the tendency to build express ships, and its object is to accommodate the freight which is crowded out by the speed requirements. These ships combine enormous freight capacity with a high rate of speed and minimum coal consumption. They have reduced the time of freighters between New York and Liverpool from 16 to 10 days without materially increasing the rate of freight. They carry heavy goods of all kinds to the amount of 5,000 tons, and from 600 to 800 head of cattle. To this class belong the four new White Star ships, the Tauric, the Nomadic—both of which have twin screws—the Runic, and the Cufic; also the Europe and America, of the National line.
The Nomadic has the record of carrying the largest amount of freight in one trip. In August, 1891, she carried 9,591 tons, including coal necessary for the voyage. The America, of the National line, left the port of New York, March 17, 1891, with 8,577 tons, including her coal, which was the largest cargo on record at that time, and until surpassed by the Nomadic. The England, also of the National line, carried 1,022 head of cattle from this port on September 18, 1889. This is the largest cargo of cattle ever carried by any ship.
Just previous to the heavy duty on tin-plate going into effect on July 1, 1891, the Cufic brought the largest cargo of tin-plate on record, being 76,529 boxes.
A type of ship which was at one time considered a first-class passenger vessel has been gradually forced from the trade by faster ships more luxuriously fitted, and is now engaged in carrying general freight. To this class belong the entire fleet of the National line, some of which, like the Spain, were at one time favorite passenger boats.
Another class of freight steamship is that wanderer of the seas,234 the “tramp.” Belonging to no regular line, identified with no particular class of cargo, having no regularity as to time of departure or ports of destination, and with a hold that takes anything from cotton to guano, from guano to bananas, and from bananas to petroleum, this nomad of the deep is a peculiar institution.
What more appropriate name than “tramp” can you suggest?
She is often a ship of considerable size, and is usually chartered for cargoes of a heavy character, but will take anything that offers. She usually has engines of low power, and her coal consumption is small. She requires from 15 to 20 days to cross the Atlantic.
In the summer of 1891 men who go down to the sea in ships were startled by seeing something new. A type of vessel of which much is promised, even to a revolution of the entire ocean freight business of the world, successfully made the trip from the head of Lake Superior to Liverpool, and returned to this country. This is the “whaleback” Charles W. Wetmore.
Built at West Superior, Mich., this original craft, having more the appearance of a large barge than an ocean steamship, has taken 87,000 bushels of grain, from the heart of the grain-producing region, through the lakes and the rapids of the St. Lawrence River, to the ocean and across to Liverpool.
The vessel is shaped like a huge cigar, pointed at both ends; her deck is arched and without any obstructions, save for a small turret forward, and a deck-house aft. The latter contains the cabin, wheel-house, and quarters for the captain, officers, and engineers.
When loaded, the hatches, which are huge iron plates, are bolted down and form a smooth deck surface, over which the waves have full play, saving Jack Tar the trouble of using the holy-stone or swab. The crew is quartered in the turret forward. The machinery, which is located directly aft, consists of a compound engine of 800 horse-power, with a 26-inch high-pressure cylinder.
The hull is made of steel, and is 265 feet in length, 38 feet in breadth, and the depth of hold is 24 feet. Four feet above the keel is an inner skin for additional safety, and between this skin and the hull237 are nine compartments, which are buoyant air-chambers when the ship is loaded, and serve to hold water ballast when she has a light cargo. A railing made of wire rope extends the length of the hull on each side, and is intended as a protection for the men when they have occasion to visit their shipmates in the after part of the vessel.
The hold is one large compartment, with a bulkhead forward, where the men’s quarters are, and one aft, where the machinery is located, and also the firemen’s quarters.
The Wetmore draws 17 feet of water, and her capacity is said to be 100,000 bushels of grain, or 3,000 tons of other cargo.
The advantages claimed for the whaleback are her low cost of construction, which is one-third less than that of an English tramp steamship of the same capacity; her elongated, elliptical form, which offers less resistance to the wind and waves, so that she can be propelled with less power than the ordinary steamship; her small consumption of coal, but from twelve to thirteen tons a day, or about half that of an ordinary steamship, being used; and a crew of twenty men navigating the Wetmore, as against a crew of thirty men required to man another ship.
It is also stated that the Wetmore can be discharged more quickly of grain or other cargo, and that there is less rolling and tossing at sea than in the ordinary type of steamships. But it must be remembered that as yet the Wetmore is only an experiment. Her transatlantic trip was taken in August, when the sea was most tranquil. How she will behave in midwinter, when her arched back will be coated with ice, and her deck-works perhaps washed away, is not quite clear. Her lack of life-boats and other life-saving appliances is also noticeable.
This type of vessel in some modified form will no doubt be a great success as a carrier of grain, coal, oil, molasses, and other bulky freights; but the Wetmore must be furnished with hoisting machinery or other devices in order to facilitate the quick loading of heavy materials, before she becomes what may be regarded as a complete success.
To the three classes of steamships last mentioned, the carrying of grain is a large item. But there are at all seasons of the year vessels engaged almost exclusively in carrying grain.
About 2,000 vessels loaded with grain sailed from the port of New York during 1890. The number was even greater in 1891, owing to the abundance and quality of the grain crop of the United States, the small crops abroad, and the action of the Russian Government in prohibiting the export of rye from its territory.
The sailing vessel is rapidly disappearing from the grain-carrying trade. Ten years ago there were 1,782 sailing ships engaged in the grain trade, now there are only about thirty cargoes in a year from New York. The total amount of grain and breadstuffs exported from the United States in 1890 was valued at $141,602,847. Of this New York shipped 321⁄4 per cent., and yet fears are entertained that New York will lose her grain business, owing to the heavy port and storage charges compared with those of other seaports. In 1890, New York handled $45,649,765 worth of grain. Corn led in the amount shipped, there being a total of 24,374,745 bushels. Wheat came next with 12,607,484 bushels, and there were 9,192,203 bushels of oats and 1,389,419 bushels of rye. There were 3,693,598 barrels of wheat flour shipped from New York out of a total for the United States of 11,319,456 barrels. Barley, buckwheat, and rice were exported in smaller quantities, and cornmeal, oatmeal, and other preparations, not included in the above figures, were sent to foreign ports.
Ships are specially fitted up for carrying grain. The hold is divided into compartments by a longitudinal bulkhead in addition to the ordinary bulkheads. This is done to prevent the cargo from shifting. The hold is ceiled in order to prevent any waste of grain which is shipped in bulk in the lower hold; shifting planks are placed on each side of the keelson and fitted to side stanchions between the beams, and care is taken to secure the planks so that they will hold their places even in a rough sea. The British Board of Trade requires that the hatches of the lower hold shall be supplied with a feeder or hopper capable of holding a sufficient quantity of239 grain to fill the hold completely as the grain settles; these feeders extend above the lower deck. The space between decks is filled with grain in bags. Care is taken in loading to stow these bags so that the space between decks will be entirely filled. These requirements have been adopted by ship-owners and shippers generally.
With the exception of the American line from Philadelphia, United States vessels cut but a small figure in grain traffic. Their four vessels are the only American steamships engaged in the business. In one year Great Britain carried 616 shiploads of grain, or an aggregate of nearly 25,000,000 bushels; Germany carried 167 shiploads, or nearly 4,000,000 bushels; Belgium carried 70 shiploads; France, 33; Denmark, 21; Italy, 15; Spain, 8; Austria, 10; Portugal, 9; and Norway, 6.
The handling of all this grain, by the time it arrives by canal-boat or by railway from the West, to the time that the ship sails from the harbor, requires a large number of elevators and many men.
There are 31 floating elevators in the port of New York, which are towed alongside of grain ships in order to fill in bulk. The grain is simply pumped from the capacious bins of the elevator to the hold of the ship.
The large stationary grain elevators are used as much for storage as for loading vessels. The number of stationary elevators in the port of New York is 22, and the total storage capacity of this port is 26,000,000 bushels.
Some idea of the quantity of grain stored in one of these elevators may be gained from the fact that when the elevators of the New York Central Railroad Company, at Sixtieth Street and the North River, were burned, the loss on the grain alone amounted to at least $75,000. The elevators had a total capacity of 2,300,000 bushels, and contained only 100,000 bushels at the time of the fire. Only one elevator was rebuilt.
The transfer capacity at the port of New York, or the rate at which grain ships can be loaded, is 458,000 bushels per hour.
Another type of vessel is the fruit steamship. There are about240 90 in the tropical fruit trade between the United States, West Indies, and Central America. Bananas form the great bulk of the trade; cocoa-nuts, oranges, pineapples, and other fruits make up the balance of the cargoes. The principal fruit ports in the United States, besides New York, are Boston, Philadelphia, Baltimore, and New Orleans. The steamships are built expressly for the fruit trade, and are all, or nearly so, under the Norwegian and English flags, the Norwegian ships predominating. The hull is of steel lined with wood; the space between the steel plates (or outer skin of the vessel) and the wood is filled in with charcoal, which makes the ship a huge floating refrigerator. The vessels are provided with all the latest improvements in motive power, including triple-expansion engines and steam steering-gear. Some of the best ships devoted exclusively to the fruit trade have twin screws, and have accommodation for from 10 to 12 saloon passengers. Their average speed is from 11 to 13 knots. Many of the ships have their engines and boilers further aft than is the case in ordinary freighters.
Unloading a Banana Steamship.
Fruit steamships have three decks, all open, with a space of about two inches between each of the deck planks. This arrangement assures a free circulation of air at all times, and thus the fruit is preserved from heating and decay. These ships carry from 15,000 to 25,000 bunches of bananas, each bunch averaging in weight from 60 to 80 pounds, but some bunches have been found to weigh over 200 pounds. The fruit is “stowed” by an experienced stevedore, who devotes himself exclusively to the fruit trade. The bunches are placed on end along the decks, until all the space is filled; then a second and a third tier of bunches are laid flat, one over the other, in a manner that allows plenty of ventilation. Great care is taken to prevent the fruit from contact with salt-water, which causes the black spots frequently seen on bananas. After the vessels discharge the fruit they return in ballast for another cargo. The bulk of the crop is shipped during the five months from February to August. At the expiration of the season about one-third of the fruit vessels return to tropical ports and continue in the trade between243 there and the United States fruit ports during the winter. The other ships return to Europe with a grain cargo, and are chartered for general freight until the next fruit season.
Besides these vessels already mentioned, there are also three or four regular steamship lines which are largely engaged in the tropical fruit trade. The principal lines are the Atlas line, the Pacific Mail, the Anchor line, and the Honduras & Central American line. The vessels of the Atlas line are fitted with the most modern appliances for the preservation of the fruit. All these lines have excellent passenger accommodation, and carry a general cargo as well.
The total receipts of bananas at all United States ports in 1890 was 13,284,756 bunches, New York alone receiving 5,433,295 bunches of the fruit. The principal ports of shipments were Jamaica, 2,108,975 bunches; Baracoa, 1,478,596 bunches; Port Limon, 547,976 bunches; Honduras, 205,290 bunches; and other ports, 125,000 bunches.
The Mediterranean fruit trade requires a large fleet of steamships during the autumn and winter months. Oranges, lemons, limes, Malaga grapes, raisins, currants, and nuts form the bulk of the cargoes. Sicily alone sends us 1,000,000 boxes of oranges a year, and half as many boxes of lemons. Spanish grapes, to the amount of 600,000 barrels annually, and dried fruits in vast quantities from the various Mediterranean ports, make up an enormous import trade. There are no steamships specially devoted to this business, as the season lasts only a portion of the year. The vessels employed are steamships which are well ventilated, and having a good rate of speed, as they all, or nearly so, carry passengers and a general cargo.
The Florio line, the Mediterranean fleet of the Anchor line, and the Mediterranean and New York Steamship Company, handle nearly all of this class of trade.
The tank steamship, for carrying oil in bulk, is an American invention. Ship-builders declared for years that no vessel with a shifting cargo, like oil in bulk, would live through a gale, but an enterprising Yankee demonstrated the fact that petroleum could be244 pumped from the pipe line directly into the hold of a steamship and transported across the ocean in safety. The cost of barrelling the oil is saved, and there is also considerable economy in loading.
Cross-section of a Tank Steamship, showing the Expansion Tank.
The tank steamship can always be distinguished by her odd appearance, the funnel being placed a little forward of the mizzen-mast. She has two decks; the hold is divided into from 7 to 9 compartments or tanks for oil; each tank has a capacity of about 4,000 barrels. An empty space of about two feet, called a safety well, is forward of the boilers and engines, separating them from the cargo hold. This empty space, which has a bulkhead on each side, is sometimes filled with water. The depth of the tanks or hold is about 24 feet. On the top of these tanks are expansion tanks, about 5 feet square, reaching to the upper deck, and provided with hatches. The tanks are filled quite full, but sufficient space is left unfilled in the expansion tanks to allow for the expansion of the oil, which is one per cent. in volume for every 20 degrees Fahrenheit.
The tanks are filled by means of a very powerful pump, situated at varying distances, from a few yards to one-eighth of a mile from the ship. The greatest care is taken in loading the vessel. A man with a flag is stationed on the ship’s deck, and another man with a flag is placed at the tank. The signal to start and to stop pumping is passed from one to the other. The largest vessel can be filled in about twelve hours. The balance of space between decks is used for storing coal, the ship’s fuel. When the cargo is discharged245 in Europe the tanks are filled with water ballast for the return trip.
Loading a Tank Steamship with Oil, by Force Pumps.
Some of these steamships have been very lucky in picking up disabled passenger steamships, which, of course, means a substantial salvage. There are now about 70 of these tank steamships in the trade, the majority of which are employed by the Standard Oil Company and their connections, and new ones are being constantly added to meet the increasing trade. They are all under foreign flag—English, German, and Dutch—but the Standard Oil Company owns a large interest in them.
These steamships are all supplied with triple expansion engines, and are capable of maintaining a speed of from 8 to 11 knots per hour on the small coal consumption of about 25 tons for each 24 hours. The Bayonne is the fastest; she made the trip from England to New York in 11 days, averaging 11.10 knots per hour. They average246 from 2,000 to 3,000 tons gross, and carry from 3,000 to 4,000 tons of cargo. Aft of the engine-room is the cabin and officers’ quarters, which are comfortable in every particular. The crew is located in the forecastle, as is usual on all vessels. The crew number about 30, all told.
Another type of steamship, which is an outcome of the tank idea, is the molasses ship. These have been used with success in carrying molasses in bulk between Havana and New York. The Circassian Prince is a notable instance of this type. The traffic in molasses is not very great at present, but when the trade increases tank steamships will, no doubt, be largely employed.
The loading of an ocean steamship is a sight well worth a visit to one of the city piers to witness. With the exception of the North German Lloyd, the Hamburg-American, the Netherlands, and the Thingvalla lines, whose piers are in Hoboken, and the Red Star Line, and some of the Inman vessels, in Jersey City, the great transatlantic steamships dock along the North River, from Canal Street up to Twenty-fourth Street. The length of the steamships, some of them being nearly 600 feet, make very long piers necessary. These piers on a sailing day present an animated scene. A long line of trucks, loaded with all sorts of merchandise, moves slowly down the pier, each truck delivering its packages opposite the particular hatchway down which they are to be lowered. The big ships load at four different hatchways at the same time. Steam-hoisting apparatus at each, and separate gangs of men, all, however, under the direction of one stevedore, load and stow the immense cargo in an incredibly short space of time.
All prominent lines handle their own freight, but some of the smaller lines give it out by contract to a stevedore, who employs his own men. About six gangs of twenty-five men each, and about twelve foremen and dock-clerks are employed. As many men are employed as can work to advantage. The day men are relieved by other gangs of men who work at night. In rush times a few men are added to each gang. From 10,000 to 100,000 packages constitute an247 ocean steamship’s cargo. The largest number of packages are carried at the season of the year when the Bordeaux fruit canning trade is on, and the proportion of small packages is increased. Some big packages, such as a street-car completely boxed, or a steam-launch enclosed in a case, require considerable power and much skill to load. Heavy machinery and enormous cases are lifted from the dock, swung over the open hatchway, and lowered to the cavernous depths as quickly and easily as though they weighed but a hundred pounds instead of several tons.
The stowing of the freight requires experience and judgment. The weight must be arranged so that the vessel stands upon an even keel, and she must not be down at the bow, or too low at the stern. Then the cargo must be stowed so that it will not shift. The importance of this is seen when the rolling and plunging of the ship in a heavy sea is considered. The cargo would not only be seriously injured if it tumbled about, but the vessel would be unmanageable. The stevedores and the ’longshoremen who attend to this work are experienced men, and the difficulty of loading ships with inexperienced men caused the owners of many steamships to permit them to remain idle at the time of the great London dock strikes.
Particular attention is paid to stowing the cargo of an ocean racer. Every package is fitted into place, so that the cargo will be a solid part of the vessel, and serve to ballast and trim her to the best advantage.19
The North German Lloyd line holds the record for rapid loading and unloading of cargo. The Eider arrived at 10 A.M., one day in January, 1890, and in twenty-nine hours her freight was discharged,248 and a full cargo, the mails, and her complement of passengers were on board, and the lines cast off for a return trip to Europe.
The ocean steamships are coaled at their docks. The barges containing the coal are towed alongside, on both sides of the vessel, and the work of coaling commences immediately after her arrival in port. It is hoisted up by iron buckets, coaling on both sides going on at the same time. It requires about four and a half days to coal one of the big greyhounds. There are eight coal barges employed in the work; each of these barges contains from 250 to 300 tons of coal. Some of the lines get their coal from Baltimore, and others from Norfolk. The coaling, as now conducted, is a tedious as well as a dirty process, and it is difficult to understand why lines have not adopted the elevator method which was tried on some of the naval and coastwise vessels some two years ago, and proved a success, both as to economy, rapidity, and cleanliness. The experiment showed that 500 tons of coal could be stowed away in the bunkers by chutes in one hour.
A Cattle Steamship at Sea.
The loading of cattle-ships is interesting. The vessels are tied up to the docks in Jersey City and Weehawken, where the stock-yards are located, and the cattle are driven up a narrow gang-plank. When steamships take grain or other cargo in the hold and cattle on deck, the latter are usually loaded from barges at the wharf, or while the vessel is at anchor in the bay. Occasionally a fractious steer breaks away from the drivers, and, plunging over the side of the gang-plank, takes a bath in the water. A sailor jumps in and passes a rope around the animal, which is then hoisted on board by means of a block and tackle. The cattle are placed in strongly constructed pens between decks, as well as on the upper deck. The space for each head of cattle is fixed by law at 2 feet 6 inches by 8 feet. The pens hold half a dozen cattle each. Experience has shown that there was greater loss when more room than this was allowed for the cattle. A steer with plenty of room in his pen would roll from side to side and become bruised or crippled when a heavy sea was encountered. By packing the cattle tightly, they serve as buffers251 for each other, and the loss is diminished. Within the last two or three years the methods of shipping cattle have been improved, so that the loss is now less than two per cent.
The cost of shipping cattle from New York to Liverpool is about half a cent per pound, live weight. This includes the care and the feed during the voyage. From ten to a dozen men are employed to look after the cattle on the trip. Very low wages are paid these men, as there are always a number of applications on hand from impecunious men who are desirous of working their passage to Europe by taking care of the cattle. A few men are regularly engaged in the business of taking care of cattle at sea. They are known as “cowboys of the sea,” and are big burly fellows who are used to rough living and to facing danger. The work of feeding and watering the cattle is not an easy task in fair weather, and with a rough sea on it is dangerous. When severe storms are met, the cattle become panic-stricken, and the men are obliged to go among them and quiet them. Sometimes the pens are broken down in a gale, and there is pandemonium aboard. Cattle-ships have arrived in port with only a small portion of the number of cattle taken on board, but as the losses fall upon the shippers and the reputation of the steamship line is to some extent at stake, they are, therefore, more interested in the safety of cattle at sea than anyone else. The efforts of Samuel Plimsoll, M.P., and the cattle inspectors of Great Britain and the United States, have materially improved the methods of this traffic.
Ocean freights are lower than those by rail. They fluctuate from day to day, and are affected by the supply, and by the available tonnage in port. Grain was carried from New York to Liverpool in 1890 for three shillings a quarter; the increased shipments in 1891 advanced the price to from four shillings to four shillings and ninepence a quarter, an advance of fifty per cent. The increased rate on grain affects all other rates, as the steamships vary their cargo according to the demands of the trade.
Just previous to the time the McKinley Bill went into effect,252 space on the fast steamships commanded seven times the usual rate, and hundreds of thousands of dollars depended upon the arrival of big consignments of dutiable goods within the time limit. The demand for space on the North German Lloyd line was so great that on one of the ships due to arrive in New York just before the new law went into effect, when shippers could not obtain room in the hold, several state-rooms were hired, and filled full of cutlery and other goods on which there was a considerable advance of duty. It will be remembered that in some instances tugs were sent out beyond Sandy Hook to meet steamships and sailing vessels which had been delayed, and hasten their arrival. The Etruria reached Quarantine at 11 P.M. on October 4, 1890. Captain Haines was taken off on a tug, which ploughed her way up the Bay. At the Battery a team of fast horses was waiting, and the captain rushed breathless into the Custom House, with barely one minute to spare, before midnight, when the new law went into effect. Thousands of dollars were saved by the timely arrival of the Etruria. The Zaandam, which had been chartered to bring over a large cargo of Sumatra tobacco, on which the duty was advanced $1.25 per pound, arrived a few hours late, although she sailed three days ahead of the Werkendam, of the same line, with a similar cargo, which arrived in time to save the increased duty.
Every nation is interested in the extension of its ocean freight-carrying business. The welfare of the farmer, the artisan, and the merchant is interwoven with that of men who live on the sea. Commerce and the industries go hand in hand, and the magnificent showing that the former makes is only an indication of the prosperity of the latter. No more apt illustration of the growth of the American nation in the last quarter of a century can be pointed out than the development of her ocean traffic.
STEAMSHIP LINES OF THE WORLD.
By LIEUTENANT RIDGELY HUNT, U. S. NAVY.
Important Part Taken by the United States in Establishing Ocean Routes—Rivalry in Sailing Vessels with England—Effect of the Discovery of Gold in California—The Cape Horn Route—Australian Packet Lines—The Problem of a Short Route to India—Four Main Routes of Steamship Traffic—Characteristics of the Regular Service between Europe and the East—Port Said and the Suez Canal—Scenes at Aden and at Bombay—The Run to Colombo, Ceylon—Some of the By-ways of Travel from Singapore—The Pacific Mail—From Yokohama to San Francisco—Two Routes from Panama to New York—South American Ports—Magnificent Scenery of the Magellan Straits—Beauties of the Port of Rio—The Great Ocean Route from London to Australia.
WRITERS of maritime history give to the United States the credit of establishing long lines of communication by sea with far-distant countries. As early as 1789 the merchants of Boston despatched their ships direct to China and the East Indies, some time before England entered on this trade; for the American vessels not only brought their cargoes to the home markets, but also trans-shipped spices, silks, teas, sugar, coffee, and cotton to Europe. In those times a skipper felt satisfied if he made the outward voyage of 15,000 miles, by way of the Cape of Good Hope, in 150 days, and came back via Cape Horn, some 17,000 miles, in the same time.
The development of the resources of the East by the East India Company, and the richness of the freights carried by the United States vessels—the proceeds of a single voyage often defraying the first cost of the ship—induced England to enter into competition;254 thus starting that rivalry between the sailing fleets of the two nations that was long the admiration of the world. In 1845 the American clippers, long, low, of good beam, very fine lines, and with yards so square and spars so lofty as to set a greater spread of canvas in proportion to their tonnage than any ship hitherto sailed, entered the race and left all rivals far astern. Then followed the days of which the old “sad sea-dogs” still love to tell, when every stitch of sail was carried until the fierce wind blew it from the bolt-ropes; when for weeks the lee scuppers lay buried in the seething waters and the flying jibboom plunged deep into the white-capped waves; when the good ship Sovereign of the Seas came into port 90 days from Hong-Kong, and the town gathered on the wharf to welcome the daring navigators; while the cargo of teas and coffees was sold at fabulous prices. And these old salts still discuss the dinner given to the bold captain that night, when the log of the voyage would be read and men would sit amazed at hearing that in 22 days the ship had sailed over 5,391 miles, that for four days her daily run had been 341.8 miles, and that in one day she had done 375 miles, at the rate of 15.6 knots.
The discovery of gold in California started a line of travel 14,000 miles long from Europe and the Eastern seaboard of the United States via Cape Horn to the western coast of North America. Ships on this line took out merchandise of every description to be used in building and maintaining the city of San Francisco, and after landing this freight, for which they received $25 a ton, they sailed for China, whence, after loading with teas and sugars at $25 and $30 a ton for freight, they returned direct to the United States or England.
In the meantime Australia had been opened up, and the Australian packet lines, leaving London for Melbourne 12,000 miles away, were making 100-days voyages by way of the Cape, “with a chance of being drowned.” This line carried many passengers, but it was not until 1850 that this traffic began to assume such importance that vessels were run on regular schedules for its accommodation. During255 the time of the Crimean war this trade was enormous, and the Liverpool packet lines between England and New York reaped a rich remuneration in spite of serious accidents. It is reported that in the year 1854 no less than nine emigrant ships foundered at sea.
The day of the sailing ship on short routes was now closing, for the steamship entering into competition, gradually absorbed the lucrative passenger traffic and much of the more valuable freight.
In looking over the history of the lines of the world, none is found to have exerted more influence upon subsequent progress than the old route between India and England. This route at first doubled the Cape of Good Hope—a distance of 14,000 miles, so long and uncertain that the East India Company frequently sent their despatches by way of the Persian Gulf and then overland between Bagdad and Constantinople. The successful crossing of the Atlantic Ocean by the steamship Savannah suggested the possibility of a like means of communication with India. Accordingly, the English side-wheel steamship Enterprise, of 470 tons, 122 feet long, bark-rigged, left Falmouth in the year 1825 and reached Calcutta, after a voyage of 13,700 miles, in 113 days, of which 64 were steaming days. This result, though unsatisfactory, stimulated efforts looking toward remunerative steam navigation in the East. The first steamship arrived at Macao, China, in 1830. As an inducement to people to choose this novel mode of travelling, a Canton paper contained the following notice of a steamer: “She carries a crew, a surgeon, a band of music, and has rooms elegantly fitted up for cards and opium smoking.”
The problem of a short route to Europe from India was practically solved in 1830, by sending a steamer from Bombay to Suez, a distance of 3,000 miles, in 25 days. In a few years a regular line was established between the two places, connecting with steamers at Alexandria by means of a camel service across the desert. The camel post was succeeded by four-horse vans, and later these were followed by the Suez Canal and the railway.
With the progress of time sailing-ships have given way to steamships, and the routes of communication which they, after years of navigation, did so much to establish, have become the highways of an enormous trade, along which large and swift steamships are constantly going to and fro with the certainty and regularity of railway trains. A steamer to-day leaves her wharf at the moment of time set forth in her schedule, and arrives at the terminus of her voyage—it may be many thousand miles away—with almost equal promptitude.
Like railway traffic, steamer traffic follows certain main routes or grand trunk lines, having numerous feeders or subsidiary lines. The great ocean thoroughfares of the world are:
1. The route across the Atlantic, through the Mediterranean Sea, Suez Canal, and Red Sea, to India, China, Australia, and eastern Africa.
2. The route by the Pacific Ocean to Japan, China, and Australia.
3. The route by the Atlantic Ocean down the east coast of South America, and around Cape Horn, to western America and Australasia; and
4. The route down the Atlantic and the west coast of Africa, around the Cape of Good Hope, to East Africa, Australasia, and the East. The number of steamers traversing these grand routes, and those tributary to them, is estimated to be more than 11,000. In order to emphasize the importance of ocean navigation, the appended table20 of the number of steam vessels, their money value, and the value of the merchandise they carry, is given for the five greatest nations of the globe:
| Number of Steam Vessels. |
Gross Tons. |
Value of Vessels. |
Value of Trade carried in Vessels. |
|
|---|---|---|---|---|
Great Britain |
6,403 | 8,235,854 | $550,000,000 | $3,476,500,000 |
Germany |
741 | 928,911 | 63,500,000 | 1,624,000,000 |
France |
526 | 809,598 | 48,500,000 | 1,471,000,000 |
United States |
416 | 517,394 | 42,000,000 | 1,462,500,000 |
Italy |
212 | 300,625 | 22,000,000 | 415,000,000 |
Russia |
236 | 106,155 | 12,500,000 | 60,000,000 |
Owing to the various lines of communication which have been opened up, the traveller is now offered the choice of a number of routes, each vying with the other in attractiveness and interest. For instance, the whole journey from London to Constantinople can be performed with no more than 17 hours of sea-passage; or, if a more leisurely way be preferred, the whole journey can be made by water. Therefore the first thing to be done is to determine the route to be followed, and the time to be given the trip. Then the dates of sailing should be settled. These preliminaries concluded, there comes the question of the selection of steamers. If England is to be visited, passage must be booked on some line bound to that country. If, however, the objective point be on the Continent, a room should be engaged on some line bound for Germany, France, Spain, or the Mediterranean.
The number of steamers engaged in the regular passenger service between the Eastern seaboard of the United States and the Old World is probably greater than most travellers imagine. At the present time there are upward of thirty-five distinct lines, each with a larger or smaller fleet of steamers regularly engaged in Atlantic transport. Six of these, the Cunard, the White Star, the Anchor, the Guion, the National, and the Inman, sail between New York and Liverpool. Four others, the Norddeutscher Lloyd, the Hamburg-American Packet Company, the Union line, and the Baltic line, trade between New York and German ports. The National line, the Hill line, and the Wilson line go to London; two others, the Allan-State and the Anchor, to Glasgow. Two French lines, the General Transatlantic and the French Commercial Steamship Company sail for Havre and Marseilles. Two lines communicate with Dutch ports, the Netherlands-American Steam Navigation Company, and the Royal Netherlands Steamship Company; two more, the Red Star and the White Cross lines, leave for Antwerp; one line, the Thingvalla, steams to Copenhagen, and the General Italian Navigation Company, and the Anchor line, make Italian ports.
The regular service by steam between Europe and the rich and varied East, by way of the Mediterranean, Suez Canal, and India, is carried on by several different companies, the best known of which are the Peninsular & Oriental Company of England, the Messageries Maritimes of France, the Norddeutscher Lloyd of Germany, and the Austrian Lloyd of Austria. Each of these mail lines offers to travellers all that can be desired in the way of food, quarters, comforts, and facilities for seeing strange lands and peoples; so the selection of any particular one must be decided by personal considerations.
The P. & O. (as the Peninsular & Oriental Steam Navigation Company is commonly called) is one of the most extensive steamship organizations in the world, the yearly distance run on all its lines, main and subsidiary, exceeding 2,500,000 miles. In 1840 the company began the carrying of English mails in steamers between Alexandria and London, receiving for this service a subsidy of $160,000 a year. To-day the fleet numbers 50 vessels, which touch at ports of importance in the Mediterranean, Egypt, the Indian Ocean, China, Japan, and Australia, and the subsidy received for the transportation of mails to and from all these parts is $1,750,000 per annum.
If the traveller wishes to go by this line, he may commence his journey from either London or Plymouth, cross the Bay of Biscay, where the chances of getting an ugly sea and perhaps a gale of wind are about even, and entering the Mediterranean, make Gibraltar his first port, 5 days and 1,300 miles distant from London. A stay of 4 hours will allow a short run on shore. A drive around the superb Rock is worth the taking, also a visit to the battery, where the 16-inch 100-ton guns keep watch over the threshold of the blue sea. Loquacious guides tell of an under-the-sea tunnel between the fortress and Apes Hill, Africa, through which monkeys have passed, and that once upon a time five venturesome sailors started down this subway; three of them soon turned back, those remaining—but “that is another story.”
Deck Quoits on a P. and O. Liner.
From Gibraltar the P. & O. steamers steer for Malta, 980 miles away, generally through a smooth sea, though in winter northwesters263 blow at times with great violence off the Sicilian coast, raising a heavy sea in the channel. In summer the winds are from the southward, hot, humid, and prostrating, but they are not of frequent occurrence nor of long duration. On the fourth day the traveller is landed in Valetta, with 8 or 10 hours at his disposal. He should see the interior of the Church of St. John, where the floor is made of mosaic tablets in memory of the old knights, each tablet bearing a coat of arms formed by the most skilful inlaying of marble tiles.
From Malta to Port Said is 935 miles, made in 4 days. In winter there may be a norther. The traveller has now, after having gone 3,200 miles in 13 days, reached the port to which all ships bound southward make their way. Here will be found P. & O. steamers that have come from Brindisi with the Indian mails, having stopped at Alexandria to ship them by rail to Suez. This route, known as the Indian Mail, is the quickest of all between Europe and India. The train service runs from London to Brindisi in less than 50 hours. From Brindisi, where the steamer is waiting, and where the mails and passengers are hurried aboard, the run is made to Alexandria, 825 miles away, in 31⁄2 days. At Alexandria mails and through passengers are transported by rail to Suez in 16 hours, and from Suez a steamer leaves for Bombay via Aden, arriving 12 days later; the whole journey from London to Bombay, 4,020 miles, having taken 18 days.
A second great English line that makes for Port Said is the British India Steam Navigation Company, incorporated in 1856 to open up the coasting trade of India. This organization, upon the opening of the Suez Canal, despatched the first steamer through to London that carried an Indian cargo. Shortly afterward regular routes were inaugurated between London, Aden, and the Persian Gulf; and between Aden and the African coast to Zanzibar. Also a trunk route was established for the various coasting lines of India, extending from London to Calcutta. A further extension was begun about ten years ago, when Batavia, Thursday Island, Brisbane, and Sydney in Australia were added to its itinerary. The British India Steam Navigation Company employs on its main and auxiliary routes a fleet of264 over 100 vessels, large and small, that traverse about 3,000,000 miles a year.
If the traveller has reached Port Said from Marseilles, he has doubtless come in the Messageries Maritimes steamer. This great French undertaking began its first over-sea contract in 1851, carrying mails as far as Egypt. The next extension of operations was a line to Brazil and the Rio de la Plata. Finally a mail contract established the route to India, China, and Australia. To-day the Messageries fleet comprises 65 superb vessels that have cost about $27,000,000; and the aggregate distance they steam amounts to 2,520,000 miles every year. The ships bound for China leave Marseilles and Naples, and make the ports of Aden, Colombo, Singapore, Saigon, Hong-Kong, and Shanghai. A second main line stretches from Aden down to the Seychelles Islands, Mauritius, Melbourne, Sydney, and New Caledonia. The Messageries Company also operates lines to the West Indies and South America.
To Port Said comes also the Norddeutscher Lloyd Imperial Steamship Company, better known as the German Mail. The East Asian mail line of this company was established only in 1886, and is rapidly growing in importance and favor. The steamers leave Bremen, call at Antwerp, Southampton, and Genoa, thence through the canal to Aden, Colombo, Singapore, and Hong-Kong, to Shanghai. The mail route to Australasia reaches the ports of Adelaide, Melbourne, and Sydney, whence a branch line leads to the Samoan Islands and Tongatabu. The German Lloyd also operate a line from Trieste via Brindisi to Alexandria. For carrying the mails on the above three lines, in accordance with government stipulations, the German Lloyd receives a subsidy of $1,047,619 per annum.
Some of the other long lines operated by this efficient organization, which owns more than 75 ocean steamers, are those between Bremen and the United States, between Bremen and Brazil, and between Bremen and Montevideo and Buenos Ayres.
Table of Distances, Days, and Approximate Prices from London Eastward by Sea to San Francisco.
From New York to London is 3,000 miles, 7-8 days, and $100.
From San Francisco to New York by rail is 3,000 miles, 6 days, and $200.
| London. | ||||||||||
|---|---|---|---|---|---|---|---|---|---|---|
| Miles. | Days. | Price. | ||||||||
| 1,299 | 5 | $45 | Gibraltar. | |||||||
| Miles. | D. | Price. | ||||||||
| 2,280 | 9 | 75 | 981 | 4 | $30 | Malta. | ||||
| Miles. | D. | Price. | ||||||||
| 3,215 | 13 | 100 | 1,916 | 8 | 60 | 935 | 4 | $35 | Port Said. | |
| 4,610 | 20 | 125 | 3,311 | 15 | 125 | 2,330 | 11 | 120 | Aden. | |
| 6,274 | 27 | 250 | 4,975 | 22 | 240 | 3,994 | 18 | 220 | Bombay. | |
| 6,703 | 31 | 250 | 5,404 | 26 | 250 | 4,423 | 22 | 240 | Colombo. | |
| 8,362 | 38 | 290 | 7,063 | 33 | 270 | 6,082 | 29 | 250 | Singapore. | |
| 9,799 | 45 | 340 | 8,500 | 40 | 340 | 7,519 | 36 | 340 | Hong-Kong. | |
| 11,601 | 53 | 390 | 10,302 | 48 | 390 | 9,321 | 44 | 390 | Yokohama. | |
| 16,600 | 71 | 590 | 15,780 | 66 | 590 | 14,800 | 62 | 580 | San Francisco. | |
| Port Said. | ||||||||||
| Miles. | Days. | Price. | ||||||||
| 1,395 | 7 | $120 | Aden. | |||||||
| Miles. | D. | Price. | ||||||||
| 3,059 | 14 | 200 | 1,664 | 7 | $90 | Bombay. | ||||
| Miles. | D. | Price. | ||||||||
| 3,488 | 18 | 230 | 2,093 | 11 | 100 | 875 | 4 | $40 | Colombo. | |
| 5,147 | 25 | 300 | 3,752 | 18 | 220 | 2,534 | 11 | 130 | Singapore. | |
| 6,584 | 32 | 340 | 5,189 | 25 | 250 | 3,971 | 18 | 190 | Hong-Kong. | |
| 8,386 | 40 | 370 | 6,991 | 33 | 300 | 5,773 | 26 | 240 | Yokohama. | |
| 13,860 | 58 | 550 | 12,460 | 51 | 450 | 10,775 | 44 | 360 | San Francisco. | |
| Colombo. | ||||||||||
| Miles. | Days. | Price. | ||||||||
| 1,659 | 7 | $90 | Singapore. | |||||||
| Miles. | D. | Price. | ||||||||
| 3,096 | 14 | 150 | 1,437 | 7 | $60 | Hong-Kong. | ||||
| Miles. | D. | Price. | ||||||||
| 4,898 | 22 | 200 | 3,239 | 15 | 100 | 1,802 | 8 | $70 | Yokohama. | |
| 9,900 | 40 | 335 | 8,240 | 33 | 250 | 6,800 | 26 | 200 | San Francisco. | |
| Yokohama. | ||||||||||
| Miles. | Days. | Price. | ||||||||
| 5,000 | 18 | $200 | San Francisco. | |||||||
The Austro-Hungarian Lloyd’s Steam Navigation Company, the fourth great main line passing through the Suez Canal, was organized about the year 1840, with 7 steamers for Mediterranean trade. In time, the company prolonged its lines, until, under a liberal government bounty, routes were established between Trieste and Hong-Kong, and between Trieste and Brazil. For the proper performance of all these services the Austrian Lloyds are paid an annuity by the Government amounting to $800,000. The fleet, all told, numbers 75 ships, valued at about $10,000,000, and steams over 1,300,000 miles every year.
Of the different steamship corporations that despatch their vessels by way of the Suez Canal to Australia, the Orient Steam Navigation Company of London deserves special mention. In 1878 it founded a first-class line to Australia, which to-day is a formidable rival of the Peninsular & Oriental Company, receiving a like subsidy of $425,000 for transporting the mails between Naples and Adelaide in 32 days, a distance of 9,000 miles. There are many other companies sending vessels, via the Canal, to India, to China, and to Australasia; on nearly all of them the traveller can find comfort and good cheer, should he desire to be longer at sea and longer in port. The names of a few of the most important of these companies are as follows:
Under the English flag: the Ducal, the Hall, the Harrison, the Clan, the Star, the City, the Direct, the MacIver, and the Anchor lines; the National Navigation Company of France; the Navigatione Generale Italiana (Italian mail) of Genoa; the Compañia Trasatlantica, from Barcelona, Spain; the Nederland India line from Amsterdam; a Russian line; and a Turkish line.
Some of these steamers make the east coast of Africa for cargoes; some go to Australia; some to the Spice Islands, Java and the Philippines; some go no farther than India; and, finally, some reach Japan, Corea, and Vladivostock.
Entrance to the Suez Canal at Port Said.
Port Said, the product of the canal, is built on the flat sands at the entrance of the Suez Canal. Its harbor, formed by two long breakwaters, contains one of the largest coaling depots in the world, where vessels are supplied at the rate of 200 tons an hour. The place is noted for its wickedness; it abounds in French cafés and269 dance-halls where wine, women, and music continue the night long. The traveller should purchase a white helmet at Port Said; these hats are cheap, and add considerably to personal comfort.
The steam traffic of the place is enormous; last year 3,389 vessels traversed the canal. The average time of transit by day is 24 hours; by night with electric lights it is 19 hours, and has been done in 15 hours. In order to navigate by night, a vessel must light the way by carrying an electric projector at her bow as close to the water as possible, and pay the closest attention to the orders from the passing stations or gares. Three white lights shown vertically indicate “slow down;” then the display of two white lights is the order to stop and haul in to the gare. The steamer presently hauls in, makes fast, puts out all lights, and lies snug in her berth alongside the desert, while the oncoming vessel, looking like a locomotive at night, passes by. One white light from the gare and lines are let go, and the journey continued until Suez is reached.
Suez is an uninteresting collection of shipping-houses and squalid native huts, with a few tumble-down mosques. Donkeys and donkey-boys swarm along the docks, and if the vessel stop an hour or two the novelty of such a ride may be enjoyed. The heat of the day is intense, but the nights, especially in the canal, have a “soft, warm witchery” about them that is delicious.
After leaving Suez the way lies through the Gulf of the same name, into the Red Sea, where the water is blue, the background light brown, the hazy atmosphere pink, and the temperature red-hot. Vessels spread double awnings and hang up side curtains, but there is no escaping the intolerable heat experienced day and night going down this sea with the wind aft. Far away to the left, in the dim distance, is the fast-receding brown peak of Mount Sinai; other well-remembered biblical places stretch along the indistinct coast line; the ship speeds southward; the constellations in the blue heavens of night begin to change; the Straits of Bab-el-Mandeb are passed; and as the four points of the Southern Cross arise bright and sparkling, the anchor is let go off Aden, in Arabia.
Aden, on its rocky and bare volcanic peninsula, is the Gibraltar of the Red Sea. It interests the traveller because of the big black Somalis, the oily, avaricious Jews, and the thin, ungainly camels moving up and down the streets. The town is too hot for enjoyment; it is better to stay on board ship, buy an imitation ostrich feather from a cheating Jew, and throw coppers into the water for little shave-headed naked negro boys to dive after.
The Port of Aden, Arabia.
During a stay of a few hours vessels fill up with coal and fresh provisions, land a small cargo of naval stores, cotton, and cotton-twist, and after taking on board coffee (nearly all Mocha is shipped here), dye-stuffs, feathers, dates, etc., depart for Bombay, for Colombo, for Australia, and for Africa.
The weather along the highways of the Indian Ocean is generally fair and warm, with a smooth sea, though, during the southwest monsoon, from May to September, there is a perceptible swell, and when271 this trade-wind sets in, in May, it is sure to bring gales, rain, lightning and thunder. August is the best summer month for cruising in the Indian Ocean. The northeast monsoon, the winter trade-wind, is less violent than the southwest, and has clear skies and a milder temperature. However, in going round the world, passengers, like ships, should take their chances with the weather, for having it fair at Bombay may bring it foul at Calcutta.
A Deck-bath in the Tropics.
Vessels make Bombay, 1,670 miles eastward of Aden, in 7 days, and go alongside the docks when the tide permits. The traveller should at once hurry ashore to gaze with wonder at the infinite variety before him. For here are congregated Indian princes dressed in flowing robes of richest colors; Brahmins and Buddhists with turbans of softest texture bound about their brows; Parsees in long, white, full-skirted coats and odd-shaped-high hats; Turks in fezzes; Chinamen in silks; Persians in white trousers, loose alpaca coats, and shako astrakhan hats; effeminate Cinghalese, Jews, Mohammedans,272 and Europeans from England, France, Germany, and Russia. Along the water front pass unceasingly women, straight as javelins, tall, lithe, and graceful, their breasts covered by tight sleeveless tunics, their waists and hips wound in light flowing gauze. Silver bangles adorn their arms and legs, and rings glisten in their noses and ears, and on their toes and fingers. Bare-legged, bare-footed, their black hair tucked loosely up upon their shapely heads, on which are poised high brass water-jugs burnished like gold, these graceful creatures walk the streets like the queens of an Oriental fable.
Many lines of vessels converge at Bombay: the P. & O., the British India, and three or four others of less importance; two French lines, a German line, the Austrian Lloyd, the Italian Mail, and a Dutch line, are some of those to be seen during a stay of a fortnight. The British India offers the largest number of routes to the sight-seeing traveller. One of its lines leads to Kurrachee, the northern port of India; another goes to Calcutta, stopping at way ports; a third extends to Zanzibar and Mozambique, and a fourth reaches places on the Persian Gulf. This fourth route the tourist should certainly take if he has the time, though it carry him into the most trying climate imaginable. Before starting he should get Moore’s “Lalla Rookh,” it can be bought at an excellent English bookstore in Bombay, and read it on the way, as some of the scenes are laid in these waters.
The passengers on these Gulf steamers are of as many types as those seen on Change in Bombay. It is not unlikely that of the twenty or more who sit down to dinner, no two will be of the same color, costume, nationality, or religion. Even the crew ceases to be European; Chinamen usually cook and wait, and Indians handle cargo and work the ship.
About 600 miles and 4 days from, Kurrachee, Ormuz is made, dirty, dilapidated, with absolutely no remains of its historic wealth. The first place of importance is Bushire, 300 miles farther up. It is the principal seaport of Persia, and does considerable trade, long273 caravans of camels transporting merchandise to and from the interior. Persian cats can be got here; a pair offered for $25 was sold finally for $5; with more time they could have been bought for $2.
From Bushire to Bassorah, on the Euphrates, is 180 miles. A narrow canal-like stream leads from the river to the native village where Sindbad the Sailor is said to have roamed. Connection can be made at Bassorah with a steamboat going up the river past the Garden of Eden, a disappointing, flat, uncared-for plain, to Bagdad; and thence, by camel to points in the interior. Steamers in the Persian Gulf trade take in dates, grain, and wool, leaving cotton fabrics, rice, opium, etc.
On returning to Kurrachee, the traveller would do well to take the railway to Agra, and the Taj, Benares, and other places, and so back again to Bombay and the ocean highways.
Henceforth, the character of the passengers on board ship changes somewhat; many of the Europeans leave for extended tours by rail to Calcutta and other Indian cities, their places being taken by Parsee merchants, rich Indians, and enterprising Chinamen, bound away on business.
The run to Colombo, Ceylon, 875 miles to the southward, is made over a warm, smooth sea, and on the evening of the fifth day the harbor is entered. Colombo is a steamship centre where all the vessels of the long trunk lines rendezvous to coal, provision, exchange passengers and frequently freight. They come from the four quarters of the globe, from Calcutta and Bombay in the north, from China and Singapore in the east, from Australia, Mauritius, and Africa in the south, and from Aden and the Suez Canal in the west. Colombo has much to attract a traveller during the 24 or 48 hours the steamer stays, but usually the Oriental Hotel claims his time and attention, for this is the place of meeting of all who go upon the waters, and high wassail is apt to be the order of the night.
The dining-room of the Oriental is the refreshment-room at the intersection of the chief steam lines of the world. It is, as it were, the restaurant of a Union depot where everyone must go for a meal;274 at its tables travellers from opposite points of the world meet, Chinese bound for Europe, Englishmen to report for Indian duty, French soldiers en route for Saigon, and Australians making the grand tour.
If the traveller has stayed in the same ship all the way from London, he has, by the time he arrives at Colombo, been 30 days en voyage and navigated a distance of 6,700 miles. By whatever line he has come, he should have enjoyed his life on board ship, for after the first day or two out from port acquaintances are made that rapidly ripen into good fellowship. Deck cricket, quoits, and cock-fighting enliven the forenoons; a novel and a nap wear away the afternoons; an innocent rubber with the ladies brightens the evenings; a good chorus begins the nights merrily, and a small game of draw shortens the dying hours.
Promenade Deck of an Orient Liner.
At Colombo often the best of friends must part, some to stay in the country, others to go to a different ship; for the choice of routes is varied, there being some 15 steamship lines radiating hence toward the attractive countries of Australia, Africa, the Dutch East Indies, China, Japan, India, and Europe.
The run up the coast from Ceylon past the French settlement of Pondicherry, where the French steamers touch, to Madras, 614 miles to the northward, is smooth sailing if the monsoon months of April, June, November, and December be avoided. A day in port is sufficient for landing the cargo, brought off in lighters manned by stalwart lascars, naked except for the narrowest of breech-clouts and the most enormous of turbans. The traveller, while at Madras, should see the Indian jugglers, and to do this comfortably, should make arrangements to have the exhibition held on board ship. Two or three natives, sitting on the open deck at his feet, place a mango-stone with a handful of dirt under an old cotton sheet, which, after talking gibberish, they remove, disclosing a small green sprout about 8 inches high. “Big mango?” is then inquired by the head juggler; “big mango?” Receiving assent, the twig is carefully recovered and incantations follow, while the jugglers slowly raise the centre of the sheet higher and higher, until finally, on removing it, there stands a mango-bush 5 feet high, bearing fruit which the juggler will pick and distribute. The trick is worth the $10 it has cost.
From Madras to Calcutta the distance is 770 miles. The most interesting feature of the journey is the difficult navigation of the Hoogly, or Calcutta River, under the direction of the skilful pilots; each of whom brings his own leadsman on board, sometimes two of them, and his own native servant, so as to be quite independent of the ship and her crew.
The river front of Calcutta is one long wharf with vessels moored in columns of twos, threes, and fours for a couple of miles. The steamer traffic is large, nearly 1,000 foreign ships coming and going within a year, and as many coasting steamers. The import trade is276 principally in cotton goods, metals, and malt liquors; the exports are borax, rice, opium, gums, gunny-cloth, etc.
From Calcutta several short sea routes may be taken to strange countries: the British India ships go to Rangoon, in Burmah, and then down the Malay Peninsula to Penang, one of the Strait Settlements. Penang is on the road from Ceylon to Singapore, and some of the great liners stop for a couple of hours to take in a mail, some tin, and a few spices. The harbor is one of singular beauty, but not otherwise of much interest to the traveller, hurrying on through the picturesque Straits of Malacca to Singapore.
Singapore is the half-way house on the great highway between India and China, where all ships, large and small, stop. Its position is a most important one, not only as a large coaling and docking station, but to a greater extent as an immense entrepôt for goods, the trade being largely one of transit. The shipping business done is enormous; the docks and streets are full of bustle and activity, of hurrying, running, hard-working Chinese, Javanese, Moluccans, and Europeans, unmindful of a temperature averaging 86° Fahrenheit.
This town of such activity and go lies almost under the equator, in latitude 1° 17´ north; its longitude is nearly 104° east; just 12 hours and 9 minutes ahead of New York, from which city it is separated by 12,000 miles of water, requiring about 43 days of ocean navigation.
Singapore has steam communication with 152 different ports, far and near. During the year, 3,600 foreign ships enter the harbor, and nearly the same number clear, representing a shipping movement of over 5,500,000 tons. The regular liners make connection at Singapore with the Netherland-India Steamship Company—“De Nederlandsch-Indische Stoomvaart Maatschappij”—an efficient organization with headquarters at Batavia, Java. Some of the by-ways of travel over which the tourist can agreeably saunter by means of the 30 or more good steamers of this company lead to all the ports on the coasts of the islands of Java, Sumatra, and Borneo, to the Moluccas,277 Philippines, Celebes, and so back to Singapore, where the traveller boards the steamer bound for Hong-Kong.
The mail, and other full-powered steamships, leaving Singapore for the northward, head straight up the China Sea for Hong-Kong, 1,435 miles away. During this run of 6 days the most learned discussions are held concerning the weather. Typhoons are most prevalent from July to December; from December to May they seldom happen, still they have been known to occur in every month of the year. The September equinox is a very precarious period; therefore, if the tourist is anxious to make sure of smooth weather, he should time his voyaging so as to be in these waters in early June, when the southwest monsoon is lightest. But this brings the ship to Hong-Kong at the beginning of the warm weather and rainy season, whereas the months of December and January are the most delightful, the mean temperature being 65° F.
In the wet or damp season the traveller must keep watch of his clothes, books, shoes, etc., or they will get injured by mildew. This supervision of one’s effects is necessary throughout the entire voyage around India, the dew at night being penetrating and saturating. Two serviceable suits of flannel should be taken to be worn alternately, so that one suit can be drying. Leather shoes, particularly blacked boots, are damaged by the mould that forms on them when exposed; the proper foot-gear is the canvas shoe with rubber sole.
Hong-Kong is attractive because of the high peak, 2,000 feet above the water, the forts half-way down the mountain’s side, and the city built on the long easy slope running into the capacious bay, where the wharfs, docks, mooring-buoys, and the like give unmistakable evidences of the maritime importance of the place. The men at the clubs on shore, both English and German, will tell the traveller that Hong-Kong ranks as the fourth port in the world in the amount of shipping that annually passes through its waters: a few years ago this was estimated to be above 12,000,000 tons, which, if correct, would give Hong-Kong nearly as much as New York.
Should the traveller desire to visit China and Japan, he must disembark278 at Hong-Kong. This he will do regretfully, for he has become attached to his ship, her officers, and his messmates. He has been well and courteously treated throughout a long and at times tedious voyage, during which everything has been done to make him comfortable and contented. Really, the main differences existing between the steamers of the different companies are those of route and time. For instance, the P. & O. lands the passenger at Hong-Kong, 44 days from London, via Gibraltar, Malta, the Canal, Bombay, Colombo, and Singapore, a total distance of 9,800 miles. At every main port touched en route, no matter by what line, at least 6 hours, oftener 12 or 24 hours, can be had on shore in which to see the place, and there are no annoyances or vexations as to custom-house duties or inspections. The M. M. line, which departs from Marseilles, touches at Naples, and reaches Hong-Kong via the Canal, Aden, Colombo, Singapore, and Saigon, goes over 8,160 miles of water in 36 days. The German mail, leaving Bremen and Antwerp and going by way of the Canal via Colombo and Singapore, traverses 10,223 miles in 43 days. The Austrian Lloyd, from Trieste via Bombay, makes port in 50 days, after a journey of 8,345 miles.
To visit Canton the steamboat should be taken that leaves Hong-Kong daily. The trip of 7 hours’ duration will be enlivened by the noisy Chinese passengers on board, and by the numerous Chinese junks constantly passed as they are going up and down the river under sails and oars. The traveller will also encounter some Europeans, who will gladly tell him good stories and put him up at their snug little club-house on the Shameen, the island connected with Canton, where the white population resides. Canton should be seen; it is a typical Chinese city into which modern civilization has made no visible headway.
Returning to Hong-Kong, the water-front offers much that is attractive. Thousands of junks lie in rows, anchored off the harbor, and thousands more are moored along the sea-wall; the noise made by the crews of these boats, beating gongs, firing crackers, singing, shouting, and burning papers and joss-sticks to their favorite Buddhas,279 is pandemonium. On shore coolies trot about in couples, with long bamboo-poles on their shoulders, transporting chests of tea, silk, matting, etc., from the junks to the big storehouses and from the storehouses to the lighters to be towed alongside the steamers, where the bales are hoisted into the holds.
Landing Passengers at Natal, South Africa.
At this port the traveller will find a newly organized transpacific service, running by way of Yokohama to Vancouver, where connection is made with the Canadian Pacific Railway to Quebec and Halifax, and thence to London. The line, as at present formed, consists of three magnificent steamers, sailing monthly. The Empress of India,280 the pioneer of the line, made the voyage early in 1891 from Yokohama to Vancouver in the unprecedented time of 10 days and 15 hours.
Observing the steamers closely, the traveller will discover that one of them is flying a different flag from those he has been accustomed to see while on the journey along the great Indian Ocean highway: the stars-and-stripes belong to one of the vessels of the Pacific Mail Steamship Company of the United States.
The Pacific Mail Steamship Company was organized in 1847, at the time of the colonization of the Pacific States, and gained notoriety by despatching one of its first vessels, the California, from New York, in 1848, to San Francisco by way of Cape Horn. The successful termination of this extraordinary performance, in those early days of steam navigation, enabled the company to inaugurate a steamship service between Panama and San Francisco. The route thus opened was from New York to Colon (Aspinwall), and thence across the Isthmus to Panama, where the steamer was in waiting to run up the Mexican coast to California. The transpacific route was commenced in 1867, soon after the opening of the Pacific Railroad, and is now worked in conjunction with an English line, the Oriental & Occidental.
The traveller bound from Hong-Kong for Yokohama can take either the Canadian Pacific steamers or the Pacific Mail. If, however, he is anxious to see the ports of China and Japan before entering on the great thoroughfare of the Pacific Ocean, he has at his choice several efficient lines of local and coasting steamers, that will bear him safely to the different treaty ports and afford him all the time he will require for sight-seeing.
Most of the European mail lines go to Shanghai, and the coasting lines of both China and Japan make it a stopping-place. Shanghai is worth a visit because of the different European ways of living in China. The city is composed of sections where each nation has established its own settlement, contiguous to, but quite distinct from, that of any other nation. There is an American town, an English town, a French town, a German town, and a Chinese town, each281 preserving its own language and society, and as far as possible its own architecture.
The Mitsu Bishe line of steamers, the Nippon Yusen, and two or three others, ply between the ports of Japan along the really beautiful inland passage, and up the Japan Sea. If one be interested in Japanese ceramics, swords, armor, and antiquities, he should take this way trip; eventually bringing up at Yokohama, whence a railway ride of an hour will land him in Tokio.
At Yokohama passage is secured for San Francisco, 5,000 miles to the eastward, across the broadest part of the Pacific Ocean. This route is one of the longest direct lines between two places that is steamed over by the ships of any company. It is a dull and monotonous voyage; nothing but blue water for 18 days, no land is seen, no strange sail sighted, rarely even do gales of wind blow hard enough to make things lively. The cabin passengers are principally Americans returning to their native land, a few Englishmen making the round of the world, a couple of Australians full of talk of the greatness of their own country and sceptical as to the advance and improvement of any other; some Japanese, curious, polite, intelligent; one or two rich Chinamen who keep to themselves, and a sprinkling of other nationalities. This heterogeneous crowd gets on well together, plays cards, makes pools on each day’s run, discusses the 180th meridian question, as to why the week is one day longer than seven, jokes, laughs, reads, smokes, and drinks.
The steerage passengers are mostly Chinamen returning to California after a visit home. Special accommodations are fitted for them. Not infrequently the Chinese in large numbers take passage on the Pacific Mail to be landed at Honolulu. This will give the traveller a day in port, when he should go on shore to enjoy Sandwich Island hospitality, and see the Hoola-hoola—a native dance that must be prearranged and paid for, since it is interdicted by the Government because of its supposed demoralizing influence—on the native. After a voyage of 2,000 miles in 7 days to the northeast, the steamer enters the Golden Gate, and passes up to the city of San282 Francisco. A six-day run by railroad, and the traveller is once again back in New York.
The whole distance travelled by the way described is, in round numbers, 23,000 miles, and the time taken to do this may have been but 80 or 90 days, or more; the longer the better, for it requires plenty of time to enjoy a trip around the world. It also requires money. About $1,000 would be necessary for passage money alone; double this amount would be sufficient to take the traveller in comfort and ease, and upon his arrival home he would consider it money admirably spent.
The traveller reaching San Francisco by the above highway of circumnavigation can further add to his knowledge of strange countries by selecting a sea journey to New York, instead of a land run by railroad across the continent. To go by sea passage must be secured on board a Pacific Mail coasting steamer, the only line running to Mexico, Central America, and Panama. Steaming down the beautiful coast of California, stopping at picturesque harbors in Mexico, anchoring off roadsteads of Central America, taking on and off a few passengers, an Englishman, a German, an American, handling cargo—such is the rough log of the cruise of 20 days and 3,200 miles until the splendid Bay of Panama is reached. The eight or ten ports of call are better seen from the ship than from the shore. The enchantment of distance gives way upon close examination to pity and disgust, for dirt, indigence, and a total ignorance of how to live decently are noticeable everywhere.
At Panama two widely different routes leading to the United States are offered: the one goes over the Isthmus of Panama by rail and thence to New York by sea; the other stretches away down the west coast of South America, through the Straits of Magellan, and up the Atlantic highway.
By the first route the railway journey over the 45 miles of land separating the Pacific from the Atlantic Ocean, crosses, recrosses, and runs beside the deserted canal, affording ocular proof of the failure283 of the scheme. At both Panama and Colon the same appearance of being left is noticeable. The business of the two ports is one of transit only, but is sufficiently great to furnish employment to some thousands of Americans and Jamaicans.
Nearly a dozen steamship lines leave Colon for ports in the United States, Europe, the West Indies, and the neighboring coasts, and by one or two of them the traveller can run up to Greytown, where he will have an opportunity to see the Nicaraguan Canal. This canal, when completed, will make important changes in existing routes between the United States and Europe at one end of the line, and the west coast of the American Continent, China, Japan, and Australasia at the other. For instance, the route from London to Sydney is 12,500 miles, via the Suez Canal; by the Nicaraguan Canal the distance will be less than 12,000 miles. And if the lengths of the routes from the Atlantic seaboards to the Pacific seaboards, both east and west, be compared with those now followed, the great saving by the Nicaraguan gateway becomes still more apparent. Returning to Colon, the traveller boards the north-bound steamer, and lands in New York, 2,000 miles distant, in 8 days.
It may be, however, that the traveller decides upon proceeding by the second route, leading from Panama to New York. If so, he books on board a steamer belonging to the Pacific Steam Navigation Company of England, a powerful organization having the contract for carrying the mails, and controlling almost exclusively the Isthmian trade to and from South America. The ships of the Company run into all the ports of consequence on the west coast, and the lines extend from Valparaiso by way of Magellan Straits to the river Plate and Brazil ports, and thence to Lisbon and England. An important point for consideration in connection with this southern trip is the probability of there being a revolution in progress in some of the countries to be visited, which might interfere with going on shore.
At length the steamer leaves Panama, and the passenger for the United States begins his long journey. His companions are very few, South Americans, principally, bound for ports along the coast,284 so he is left to his own resources. He can read, and lounge, and make good friends with the officers of the ship, who are Englishmen. At night he can stretch out in his steamer chair and dream away the warm hours gazing at the “majestical roof fretted with golden fire.”
From Panama to Valparaiso, some 3,100 miles, 25 ports are touched at, which, Callao excepted, are of no special interest. Callao, the seaport of Peru, is in itself unattractive, the town and the people are dirty; the empty docks, the lazy inhabitants, the atmosphere of laissez aller, confirm the opinion that the place and all around it have had their day. From Callao the traveller should go to Lima, 7 miles distant by rail, and take the Oroya Railway to the top of the Andes, 15,000 feet above the sea-level: the wonderful engineering ability displayed in constructing this road will prove quite as impressive as the truly magnificent mountain scenery. Two days will suffice to make the excursion and bring him back to Lima, an old Spanish city with many interesting corners. The cathedral should be visited; in the crypt lie the bones of the great Pizarro. A dirty Cholo shows them. Reverently pulling aside a ragged curtain from before a dingy stone bench, he exclaims, “Behold the bones of Francisco Pizarro!” Their state of perfect preservation and symmetry of arrangement might incline one to doubt the truth of the statement.
The Port of Valparaiso in a Norther.
Leaving Callao, en route for Valparaiso, the steamer makes several ports; some of them interesting because of the recent war operations, but otherwise they had better be viewed from the ship’s deck, for the same low adobe dwellings and squalid existence characterize them all. After 11 days of pleasant weather Valparaiso is reached. Valparaiso is built on several hill slopes running to the water from a high ridge back of the city. It is a place of great activity; the docks are piled high with freight, the people move about with spirit, the harbor is full of ships, and there is that general air which betokens financial soundness and commercial prosperity. The streets are noticeably clean, the buildings are of good architecture, the stores are inviting, and the frequently recurring signs in English, French,287 and German, and the people met, are indicative of the cosmopolitan nature of the inhabitants.
The Bay of Valparaiso is open to the northward, from which point the heavy gales blow, raising a long rolling sea that works considerable damage to shipping. Steamers weigh and stand out when these blows come on.
Valparaiso has connection, via Magellan Straits, with Montevideo, 2,750 miles distant, by means of four or five lines of good steamships. The P. S. N.—as the Pacific Steam Navigation Company is called—runs vessels over this route. So do the Cosmos and Hamburg Companies, German lines; there are besides French and Italian lines.
Since leaving Panama, 21 days ago, the weather along the Pacific highway has been uniformly pleasant—for northers are infrequent—the breezes have been light and warm from the southward, the sea long and smooth, and the ship seldom out of sight of the bare sandy hills running along the shore, or the towering Andes stretching away in the background. To the south from Valparaiso, however, this changes. It grows colder, the sea gets rougher, and by the time the Gulf of Peñas, the entrance to the inside passage, is reached, the chances are it will be thick and unsettled, with every prospect of a foul gale. When the storm breaks it is tremendous; in no other part of the world do winds blow harder or seas rise higher; lofty ships carry low sails hereabouts, and steamers frequently have to lie to.
The mad ocean is left astern when the ship enters the inside passage leading along the coast of Patagonia and the Straits of Magellan. Here the scene is one of unparalleled magnificence. High bare walls of stone, towering barren cliffs, lofty snow-capped peaks, weather-scarred mountains down whose furrowed sides extend steel-blue glaciers—all reveal nature in her most majestic and awe-inspiring form.
From Sandy Point, a small settlement midway in the strait, where coal can be obtained, to Cape Virgins, 150 miles beyond, the lay of the land is less varied and attractive. At the Cape the ship enters288 on the tempestuous Atlantic highway, and heads northward for Montevideo, 1,300 miles away. Five days later the anchor is let go about 3 miles off the city. The traveller must remember, when going on shore at Montevideo, that pamperos blow frequently, raising a nasty cross-sea which makes boating very uncertain. Several well-known lines of foreign vessels make Montevideo a port of call; among them the Messageries Maritimes; the North German Lloyds, the Austro-Hungarian Lloyds, and the Italian Mail. Of the many other lines, English, French, German, Italian, Spanish, and Brazilian, to be seen in the harbor, none is of more importance than the Royal Mail Steam Packet Company, of Southampton. In 1842 this steamship company was the first that carried mails to the West Indies from Europe. It began the Brazilian and River Plate (Rio de la Plata) mail service in 1850. To-day its routes include the West India Islands, Mexico, and Central and South America.
The regular liners to Montevideo, and the several local and coasting steamers, come to off Buenos Ayres, 100 miles to the southeastward. The extensive harbor works, for the purpose of making the city a deep-water port, at once excite admiration. Both Montevideo and Buenos Ayres are attractive cities of regular streets, many substantial houses, public buildings with Italian marble façades, Spanish cathedrals, and extensive suburbs of handsome residences surrounded by beautiful gardens. The mean temperature of the two places, 63°, corresponds with that of Palermo and Rome. The business of Montevideo is good, the imports of merchandise, machinery, and manufactured articles exceeding $22,000,000, and the exports of hides, horns, wool, and beef being valued at $15,000,000. The trade of Buenos Ayres is much larger, the imports being valued at $88,000,000, the exports at $65,000,000.
The traveller for Rio Janeiro can take a coasting line if he desires to visit southern Brazil; otherwise, any one of the big mail ships will make the run of 1,150 miles in 6 days. The port of Rio, large, deep, and the most beautiful in the world, is entered by a channel a mile and a half wide, defended by forts. Inside the bay is 17 miles289 long by 10 miles broad. The town is most attractive from the water. It is especially picturesque at night, when the arrangement of the innumerable gas-lights distinctly outlines the entire city, built on a gentle incline toward the bay. The streets are narrow, badly paved, and not over-clean. The traveller will find that he can get on well enough if he talk French, for there is a certain French air about the community. Many of the stores have French signs, nearly all the shopkeepers speak French, it is the language of the hotel clerks, the opera bouffe sings it, and the black-eyed señoritas murmur it.
Rio is connected with Europe by 12 regular lines of steamships, and with the United States by 3. New York being the traveller’s objective port, he should take passage on board one of the vessels of the United States & Brazil Mail Steamship Company, flying the American flag. Since leaving Panama, 40 odd days ago, the tourist has steamed over 7,000 miles of ocean highway, yet throughout all this time and distance, he has never once seen the stars-and-stripes. The ships of the United States & Brazil Mail Steamship Company are despatched monthly from Rio, making stops at Bahia, Pernambuco, Maranham, and Para in Brazil. At Para a most interesting route is offered by regular steamers running up the Amazon to Manaos, 1,000 miles away; thence, irregular vessels go 2,000 miles farther. From Para the United States & Brazil Company makes Barbadoes, of the Windward Isles, in 5 days—a healthy, delightful winter resort, where a mean daily temperature of 80° is tempered by the steady northeast trade-winds.
The weather along the Atlantic highway, from the river Plate to the Windward Islands, is for the most part fine, clear, and warm, with occasional rain-squalls when on the line, and possibly a stiff blow when rounding Cape St. Roque. Excepting the pleasure incident to being at sea, there is little to excite the traveller, for the passengers are few, Americans and South Americans, and are not addicted to much amusement. Lounging, reading, smoking, and walking the deck, conversation and cards pass the time.
At Barbadoes the traveller enters the waters of the West India Islands. These islands present a great contrast to South America, not only in physical features, but in weather and population. During the winter months the northeast trades blow at times with force enough to raise a rough sea. During the summer season hurricanes are to be feared. The differences of race characteristics are more noticeable than those of the weather. Instead of the lazy, polite, cruel South Americans, the traveller encounters the ubiquitous West Indian darky, celebrated for his insolence, chaff, and annoying persistence.
From Barbadoes the steamer shapes her course for the Island of St. Thomas, a day’s run of 300 miles. St. Thomas is a place of great shipping activity. It communicates with Europe by lines running to England, France, Germany, and Spain. It is the West India head-quarters of the Royal Mail Steam Packet Company, and the central point from which branch lines radiate that will take the traveller to any or all of the islands, as he desires.
Now that the West Indies, the Bahamas, and Cuba are growing in favor as winter resorts, the lines and routes of steamers from the West Indies are many and various. For instance, to reach New York the Clyde and Atlas lines sail from Hayti; the New York Cuba line from Cuba and the Bahamas; the New York & Porto Rico line from St. Johns; the Red D line from Curaçao and Colombian ports; the Quebec Steamship Company from St. Kitts and other Windward Islands and Bermuda; the Atlas, Honduras, & Central America and Wessels lines from Jamaica, and the Trinidad line from Port of Spain, Grenada, and Guiana. The Plant line from Jamaica lands the traveller in Tampa, Fla., a place in communication with Havana, as is New Orleans.
If, however, the traveller has taken none of these minor routes, but stayed by the United States & Brazil steamer at St. Thomas, he is landed in New York, 1,450 miles distant, in 6 days.
The whole voyage from San Francisco around the American continent to New York, along the ocean highways commonly navigated291 by the larger steamships, is 16,500 miles long. The time taken to make this distance is about 100 days. The cost of the journey for tickets, transfers, and unavoidable delays is $1,000; $2,000 will enable the passenger to do it comfortably.
Steamer at Anchor, Simon’s Bay, Cape of Good Hope.
The traveller from New York has been gone from start to finish, by the ocean highways to Europe, India, China, San Francisco, South America, and back to New York, nearly 200 days; has steamed over about 40,000 miles of water, and has spent $4,000. He has learned that there are other lands and other peoples than his own worthy his admiration and study. Let him take a year and $5,000 for this rounding the world, and he will be better satisfied and better informed, and appreciate more fully that “going to sea clears a man’s head of much nonsense of his wigwam.”
The fourth great ocean thoroughfare, the route around the Cape of Good Hope to Africa, Australia, and the East, is traversed by many fine steamers. The way lies from Europe via Madeira, Cape Verd, St. Helena, West Africa, and Cape Town, thence to East Africa via292 Mauritius to Australia, whence the Occident line leaves for New Zealand, Samoa, Sandwich Islands, and San Francisco. This long route covers 30,000 miles. To reach the Cape, 6,000 miles from England, the two well-known English mail lines, the Union Steamship Company and the Castle Mail Packets Company offer the most attractive routes; the steamer service of both is of the highest order. The time out is 18 days, the fare about $180.
Two English lines, the New Zealand Shipping Company and the Shaw, Savill & Albion Company deserve special mention, because the route they follow gives the longest possible stretch of ocean navigation, each vessel making a complete circuit of the world on the round voyage. The fleet of each company comprises 5 large, well-appointed steamships, despatched alternately every two weeks over the following route: From Plymouth to Teneriffe, 1,420 miles in 5 days, where a stay of 6 hours for coaling gives opportunity for a trip on shore. Then a run of 4,450 miles in 15 days brings the steamer to Cape Town, where an 8 or 10 hour stay is made. Passengers for African ports transfer here. From Cape Town a run of 5,400 miles in 17 days brings the steamer to Hobart, where Tasmanian and Australian passengers leave the vessel. After a few hours in this beautiful harbor a 4 days’ run of 1,270 miles lands the traveller in Wellington, New Zealand.
For the homeward voyage a course is shaped for Cape Horn, a 14 days’ run. Once around this point the ship makes Rio, 22 days and 6,820 miles distant from Wellington. The next port of call is Teneriffe, 3,360 miles and 12 days distant, whence a 5 days’ run is sufficient to cover the 1,420 miles that again lands the traveller in Plymouth, after having been gone 81 days and travelled over 25,150 miles. The price of a ticket over this longest of great sea routes is about $650.
Footnotes.
1 Report of Lecture in the Liverpool Albion, delivered in Liverpool, December, 1835.
2 The account given of the Savannah is condensed from Admiral Preble’s Notes for a History of Steam Navigation.
3 Daniel Dod, an American citizen, was granted a patent November 29, 1811, in which he states: “I form the condenser of a pipe or number of pipes condensed together; and condense the steam by immersing the pipes in cold water, either with or without an injection of water.”
The present surface condenser consists essentially of a great number of small brass tubes, about three-fourths of an inch in diameter, passing through an air-tight chamber. The exhaust steam from the cylinders enters the chambers, and cold water is constantly pumped through the tubes. The steam is condensed by contact with the cold tubes, and the water thus obtained pumped back to the boiler in a fresh state, instead of being mixed with about thirty times its weight of salt water, as in the old jet condenser. Practice varies, the steam sometimes being passed through the tubes and the water around them.
4 The Naval Chronicle of 1818, vol. xxxix., p. 277, speaking of the steamers on the Clyde, says: “No serious accident has occurred since their introduction, which is more than two years. The secret of security consists in using large steam-engines of great power and small pressure. If the boilers of cast-iron should in any part give way, a piece of cloth is firmly wedged in the hole, and the vessel proceeds without any danger or inconvenience to the passengers.”
5 Compiled from official data in Engineering, June 19 and July 10, 1891.
6 A fuller discussion of this subject is given in the chapter on “Safety on the Atlantic.”
7 This is as shown by Lloyd’s Register, 1891-92; the official returns, dealing with the official year, give 609 vessels and 537,605 net tons; our own net tonnage is about 74 per cent, of the gross shown.
8 The figures for these three ports are exclusive of the tonnage built on foreign account.
9 I use here the opinion, expressed to the writer, by a great English steel manufacturer, whose establishment stands at the head of the industry abroad.
10 This, however, is not an absolute test of the fineness of the water-lines of a vessel, and it can only be used as such on the assumption that the midship sections of ships are of similar form. The best test of the fineness of water-lines is made by taking the displacement as a percentage of the prism whose length is that of the ship and whose section is the same as the midship section of a ship, assuming, however, that the midship section of all ships is approximately that found in general practice to-day; in speaking of coefficients it will mean the percentage of the rectangular block above named.
11 More than thirty years ago this matter had been observed by the officers of the British navy, and experiments were ordered to be tried with H. B. M. S. Flying Fish, a 1,100-ton cruiser, her length being 200 feet, breadth 30 feet 4 inches, and her draft of water 10 feet 6 inches forward and 13 feet aft. With 1,290 I. H.-P. her speed was only 11.64 knots, whereas with 577 I. H.-P. it was 9.923 knots, and a speed of 11.201 was obtained with but 878 I. H.-P. A false bow 18 feet long was then fitted, so as to give finer lines forward, or, as sailors describe it, “a better entrance,” when it was found that with 1,285 I. H.-P. a speed of 121⁄2 knots was attained, and with 1,345 very nearly 123⁄4 knots. There is also every reason to suppose that could the stern have been altered in a similar way, the speed would have been still higher, in spite of the ship being larger and with a consequent increase of immersed surface to cause resistance. It has, besides, been observed on many occasions that when steamers have been cut in two and lengthened there has been no diminution of the speed, but, on the contrary, in some cases there has actually been a gain; so that in these two instances there is an apparent anomaly, viz., that with the same power the larger ship is propelled at a quicker speed.
The late Dr. Froude investigated this matter some years ago, and showed that such results were quite possible, independently of any fining of the lines, owing to the effect on the ship of the waves set up when in motion. One very curious illustration of how such waves may seriously affect a vessel is in that of a yacht built many years ago by an eminent firm on the Clyde, which failed to come anywhere near the performances guaranteed owing to the fact that as the speed increased the hollow following the wave formed at the bow increased and approached nearer and nearer to the paddle-wheels, until the water dropped below the floats and allowed the wheels to spin in the air; the propelling effect was thus entirely lost until the vessel slowed down sufficiently for the water to rise again to the level of the paddle-wheels. Such a thing could scarcely happen with a screw steamer; but the very bad steering qualities of certain naval ships is due to the fact that the inrush of water at the stern causes currents to flow with the ship, and therefore to produce quite different results with the rudder from those which generally obtain.
12 A nautical mile is 6,080 feet, the land mile being 5,280 feet. The knot is a measure of rate of speed per hour. A vessel makes 20 knots when she is travelling at the rate of 20 nautical miles per hour.
13 The dimensions, speed, etc., of the steamers here referred to, as well as other representative steamers from 1836 to 1890, are shown in the table on page 78.
14 In the case of river steamers of moderate size there is not the same restriction on the position of the wheel, and as a matter of fact, as in the case of stern-wheelers, it is altogether at one end.
15 It is now claimed for the twin-screw ship that she is not only capable of entering shallower harbors, but that she is in every way much safer, and it is most unfortunate that, owing to an act of carelessness, this was not conclusively shown in the recent accident to the City of Paris. But there is safety in the twin-screw beyond that which is rendered possible, as in the cases of the City of Paris and Majestic, by the division of the engine-rooms, viz., the fact that if one engine breaks down it is improbable that the other would do so at the same time, and that the vessel, although somewhat crippled in speed, would still be able to pursue her voyage; also, that in the event of accident to the steering apparatus the passage could be continued and the direction of the ship guided by regulating with one or both of the engines. Each of these features is pronounced, and the advantages have been proved on many occasions.
17 Through the courtesy of Mr. George W. Esslinger, assistant to Captain John E. Moore, landing agent.
18 There are several other lines, like the Liverpool, Brazil & River Plate, and John Norton’s Son, which usually send out from four steamships a year to one a month, but which are doing very little just now, owing to the disorganized condition of trade in the River Plate region. Reciprocity with Brazil is counted upon to increase their trade.
There is one line of steamships from New York direct to Indian, Chinese, and Japanese ports by way of the Mediterranean Sea and the Suez Canal. It is operated by Edward Perry & Co., and case oil forms the bulk of the trade. About one vessel a month is sent out, and this vessel has a tonnage of about 3,000 gross.
Carter, Hawley & Co., and Carter, Macy & Co., had during the year 1891 about 25 steamships consigned to them from China and Japan, the tonnage of which was about 60,000 gross. Inward these vessels are tea-laden, but on the return trip they are usually chartered by other firms for general cargo.
19 Certain kinds of freight admit of peculiar packing, of which an instance occurs to me in the loading of American cheeses. The side-ports of the ship are opened, and a series of inclined chutes are arranged so that the cheeses roll by their own weight from the truck on the pier through the open port, and are switched off on side chutes, which carry them to their final resting place, where men stow them in solid layers. Some vessels, not provided with side-ports, hoist the packages on deck in nets and lower them down the hatchways. Some of these products of the American dairy return to us as English manufacture—the “Cheshire” and “Double Gloucester.”
20 The table is from Lloyd’s Register, 1890-91.
INDEX.
- Aaron Manby, the, first iron steamship, 14.
- Accommodation, the, first steamboat on the St. Lawrence, 5.
- Adelaide, the, a famous clipper ship, 225.
- Aden, 270.
- Agents, steamship, at home and abroad, 132.
- Aller, the, 40.
- America, the, as a freight carrier, 233.
- American enterprise in first establishing long ocean routes, 253.
- Anchor, heaving the, 156.
- Anchor line, the, 243.
- Arctic, the, loss of, 26.
- Arizona, the, 36.
- collision of, with an iceberg, 203.
- speed of, 229.
- Atlas line, the, 243.
- Austro-Hungarian Lloyd Steam Navigation Company, 264.
- Banana trade, the, 240, et seq.
- receipts of bananas in 1890, 243.
- Barges, coaling, 248.
- Bassorah, 273.
- Bayonne, the, a tank steamer, record of, 245.
- Bennett, James Gordon, Sr., a passenger on the Sirius’s first return voyage, 217.
- Bill of fare of a transatlantic liner, 137.
- required by the British Government, 143.
- Black Ball line. See Marshall, C. H., & Co.
- Black Star line. See Grimshaw & Co.
- Black Star line, old. See Guion line.
- Boat drill on shipboard, 181.
- Boilers, tubular, the first, 33.
- Bombay, description of, 271.
- steamship lines converging at, 272.
- Bothnia, the, 35.
- Bramah, Joseph, proposes the plan of a screw propeller, 17.
- Bramwell, Sir Frederick, 36.
- his comparison of an ancient galley to an Atlantic liner, 108.
- Breadstuffs and provisions, value of export of, in 1890-91, 224.
- Britannia, the first of the Cunard ships to sail for America, 21.
- her dimensions, 22, 31, 73.
- the pioneer of the Cunard line, 118.
- Britannic, the, 35.
- description of, 73.
- average speed of, 77.
- British India Steam Navigation Company, the, 263.
- Brown, Wm. H., builder of the Collins vessels, 26.
- Brunel, designer of the Great Western, 10.
- and of the Great Britain, 19.
- plans the Great Eastern, 30.
- Buenos Ayres, 288.
- Bulkheads and double bottoms in steamships, 206.
- Bureau Veritas, exhibit of, at the Liverpool naval exhibition, 4.
- Burns, Mr. George, 12.
- Bushire, 272.
- 294 Calcutta, first steamship to arrive in, 255.
- California, early sea travel to, 254.
- Callao, 284.
- Canton, 278.
- Castle Mail Packets Company, 292.
- Cattle ships, loading of, 248.
- cost of shipping cattle, 251.
- Caulking an iron ship, 102.
- Charles W. Wetmore, the, the “whaleback,” description of, 234, et seq.
- Checking of baggage, system of transatlantic, 131, 141.
- China, the, 32.
- Chinese passenger traffic to California, 281.
- City of Berlin, the, 35.
- City of Glasgow, the, 73, 124.
- City of New York, the, 42.
- highest average speed made by, 129.
- City of Paris, the, 42.
- description of, 74.
- bulkhead system of, 206.
- as a record breaker, 229.
- City of Rome, the, rejected by the Inman Company, 93.
- Clermont, the, speed of, 68.
- description of, 70.
- Clipper ships, famous, 225.
- early American, 254.
- Clyde, Firth of the, 95.
- Coal, consumption of, on steamers, 39, 44, 67.
- reduced by the employment of improved engines, 87.
- Coaling ocean steamers, 248.
- Coal-trimmers, feast of, 175.
- Coastwise steamships, lines of, 223.
- Collins, Mr. E. K., founder of the Collins line, 120.
- Collins line, establishment of, 25, 121.
- vessels of, 20, 31, 121.
- rates of, 122.
- bankruptcy of, 27, 122.
- Colombo, 273.
- Columba, the, 72.
- Comet, the, model of, 3.
- description of, 5, 70, 96.
- Compagnie Générale Transatlantique, the, establishment of, 25, 43.
- freight capacity of ships of, 218.
- Condenser, surface, 32.
- Conveniences and luxuries of transatlantic travel, 137, et seq.
- Cotton, value of export of, 224.
- Cufic, the, tonnage of, 230.
- Cunard, Mr. Samuel, 12, 118.
- Cunard line, foundation of, 12.
- first fleet of, 21, 118.
- a monopoly at the start, 120.
- freight capacity of their largest ships, 218.
- Demologos the, Fulton’s war steamer, description of, 5.
- Distances, prices, etc., from London to San Francisco eastward, table of, 265.
- Draught, forced, 88.
- Dreadnaught, the, a famous clipper ship, 225.
- Duchess of Hamilton, the, 71.
- Eider, the, rapid freighting of, 247.
- Elder, John, & Co., introduce the compound engine, 34, 40.
- Elevators, floating capacity of, 239.
- Engineer force on a large steamship, duties, 173.
- Engine-room of a steamship, 170.
- Engines, marine, of the Great Britain, 19, 33, 36.
- triple expansion, 39, 46.
- compound, 68, 87.
- Enterprise, the, first steamship to arrive in India, 7, 255.
- Ericsson, John, shows the practicability of the screw propeller, 14.
- Esmeralda, the, wave-action in the case of, 48.
- Etruria, the, best voyage of, 77.
- timely arrival of, 252.
- Evans, Oliver, advocates high pressures, 33, 35.
- Export business in 1890 from the principal Atlantic ports, 224.
- 295 Fairfield, ship-yard, description of, 104.
- “Fairing the ship,” 98.
- Fastnet light, 194.
- Ferry-boat, the New York, 3.
- Fire-drill on a steamship, 154.
- Firemen on the ocean steamships, 44.
- Florio line, the, 243.
- Fog at sea, dangers of, 186.
- narrow escapes in, 189, et seq.
- Forbes, Mr. R. B., of Boston, builds screw steamers for transatlantic trade, 24.
- Freighters, as a class of ocean steamships, 226, 233.
- Freights, ocean, rate of, 251.
- volume of, 224.
- how handled, 246.
- Froude, Mr. W., investigations of, on the best forms for ships, 46, 63.
- Fruit steamship, the, 239, et seq.
- description of, 240.
- Fulton, the maker of the first successful steamboats, 2, 5.
- first war steamer designed by, 5.
- Germanic, the, 35, 74.
- Gibraltar, description of, 260.
- Glasgow & New York Steamship Co., 125.
- Glasgow, the shipbuilders of, 96.
- Grain-carrying, vessels designed for, 234, et seq.
- Great Britain, the, building of, 13.
- details of, 19.
- fate of, 20.
- Great Eastern, the, 30.
- Great Western, the, 72.
- description of, 10.
- her voyage to New York and return, 11, 113, 117.
- her career and end, 12.
- built of iron and with a screw, 14.
- Great Western Steamship Company, formation of, 7.
- Brunel the founder of, 9.
- Grimshaw & Co.’s line, 113.
- Guion line, establishment of, 25, 113.
- steamers of, lost between Fastnet and Liverpool, 195.
- the freight capacity of, 218.
- Hamburg-American line, ships of, 43.
- their freight capacity, 218.
- Henderson, Thomas, self-cleaning fire-bars of, 89.
- Henriette, Princesse, the, description of, 70.
- Honduras & Central American line, the, 243.
- Hong-Kong, 277.
- Hoogly River, navigation of, 275.
- Horse-power, 64.
- increase of, not in proportion to increase in size of vessel, 67.
- Howden, James, forced draught process of, 88.
- Hulls, Jonathan, pamphlet of, on propelling boats by steam, 1.
- Hydrographic Bureau, charts issued by, 199.
- Ice at sea, perils of, 198, et seq.
- Icebergs, origin and dangers of, 200.
- Immigrant passenger traffic, proportions of, 147.
- how handled, 148.
- Impérieuse, the, 63.
- India, short route to, from Europe, 255.
- Inman line, ships of, 42.
- beginning of the, 122.
- the first to use the screw propeller and to carry steerage passengers, 124.
- the freight capacity of the largest ships of, 218.
- Iron vessels, the first, 13.
- Thomas Wilson, the first builder of, 14.
- Japanese steamship lines, 281.
- John Randolph, the, first iron vessel in the United States, 13.
- Kirk, Mr. A. C., triple expansion engines of, 39.
- Kurrachee, 272.
- 296 Laird, Mr. J., 11.
- builder of the first iron vessels on a large scale, 13.
- Laird, Mr. McGregor, estimate of coal consumption in steam navigation, 9.
- Lardner, Dr., his declaration of the impossibility of steam navigation, 7.
- Lima, 284.
- Liverpool, New York, & Philadelphia Steamship Co. See Inman line.
- Log, patent, 213.
- London, table of distances and prices from and to San Francisco, 265.
- Madras, 275.
- Mails, accommodations for, on ocean steamships, 230, et seq.
- sorting, on board ship, 231.
- largest European, brought by the Servia, 231.
- Majestic, the, fast trip of, 44.
- description of, 74.
- breaks the record, 229.
- Marshall, C. H., & Co.’s line, 113, 120.
- Marshall, Mr. F. C., paper of, 36.
- Mary Whitredge, the, a famous clipper ship, 225.
- Maudslay & Field, builders of marine engines, 11.
- McIver, Mr. David, 12.
- McKinley bill, influence of, on freight rates, 251.
- Mediterranean fruit trade, the, 243.
- Merchandise, value of export of, in 1890-1891, 244.
- Messageries Maritimes, the fleet of, 264.
- Miller, Patrick, 68.
- Mirehouse, Captain John, 144.
- Models of British boats, display of, 2, 4.
- Molasses ship, the, 246.
- Montevideo, 288.
- National line, the establishment of, 25.
- as a freight carrier, 233.
- Naval Exhibition, at Liverpool, in 1886, 2.
- models of Italian and French ships at, 4.
- at London, 4.
- Netherland-India Steamship Company, 276.
- New York & Havre Steam Navigation Co., 120.
- New Zealand Shipping Company, 292.
- Nomadic, the, carried the largest amount of freight, 233.
- Noon position of the ship, finding the, 179.
- North German Lloyd, establishment of, 25.
- ships of, 43.
- freight capacity of the express steamships of, 218.
- rapid handlers of freight, 247, 264.
- Observations for latitude at sea, 176.
- Ocean Steam Navigation Co., the, 120.
- Oceanic Company. See White Star line.
- Officers of a steamship, 152, et seq.
- Oil for calming troubled waters, use of, 213.
- Oregon, the, sinking of, 51, 198.
- Orient Steam Navigation Company, 266.
- Ormuz, 272.
- Pacific Mail Steamship Company, the, ships of, 29, 243, 280.
- Pacific Steam Navigation Company of England, 23, 283.
- Packet lines, the Liverpool, 255.
- to Australia, 254.
- Paddle-steamer, high-water mark of, 31.
- Paddle-wheel compared with screw, 79.
- when necessary, 80.
- Panama, 283.
- Parker, Mr., his comparison of triple expansion engines with ordinary ones, 39.
- Passenger capacity of the early steamships, 114.
- accommodations then, 119.
- and now, 127.
- Passenger lists, 131.
- Passengers, cabin, statistics of, 133.
- Pearce, Sir William, of the Fairfield ship-yard, 110.
- 297 Peninsular & Oriental Steam Navigation Company, the, 23, 260.
- an imaginary trip by, 260.
- Persia, the, description of, 31.
- Plimsoll, Samuel, 251.
- Polyphemus, H.B.M.S., 59.
- Princeton, the, description of, 23.
- Propellers, failure of, internal, 83.
- material of, 214.
- Puritan, the, 71.
- Quarantine regulations, 142.
- Quartermasters, duties of, 164.
- Randolph Elder & Co. See Elder, John, & Co.
- Red Sea, the passage through, 269.
- Refrigerators on steamships, 232.
- Rio Janeiro, 288.
- Ruthven’s hydraulic propeller, 83.
- Saale, the, 40.
- Said, Port, harbor of, 263, 266.
- traffic of, 269.
- Sailors, on a steamship, 165, et seq.
- messes of, 174.
- Savannah, the first steamship to cross the ocean, 8.
- Scotia, the, 31, 32, 73.
- Screw propeller, used by Ericsson, 16.
- invented or proposed by others, 17, et seq.
- early prejudice against, 79.
- compared with paddle-wheel, 79.
- twin screws, 43, 80, 209, 212.
- triple screws, 80.
- form and nature of, 84.
- instances of change of form, 85.
- Scythia, the, 35.
- Servia, the, largest mail brought by her, 231.
- Shaft, breaking of a steamer’s, 210.
- Shanghai, 280.
- Shaw, Savill & Albion Company, the, 292.
- Ship, investigations into the resistance of a, in motion, 46, 63.
- Ships, forms of, how judged of, 62.
- life of, 55.
- speed of, visionary schemes to increase, 58.
- the speed of, primary conditions for, 61.
- Singapore, 276.
- Sirius, the, first steamer to cross from Europe to New York, 11, 112.
- Skin of ship, frictional resistance of, 46, 86.
- Smith, Thomas Pettit, invents a screw propeller, 17, 18.
- Sorting mails on shipboard, 231.
- South Stack lighthouse, 194.
- Sovereign of the Seas, the, quick run of, 254.
- Specie-room on a steamship, 231.
- Speed of ship, schemes to increase, 58.
- conditions for, 61.
- increases safety, 204.
- Standard Oil Co., the, tank steamers of, 245.
- “Steam lanes,” 215.
- Steamboat had at first the greatest use in America, 4, 28.
- Steamship, a first-class, cost of, 92.
- construction of, first stages, 97, et seq.
- variability of results in its construction, 93.
- lines, number and statistics of, 135, et seq.
- records of fast trips of, 130.
- passenger, table fare of, 136.
- incoming, how signalled, 142.
- hauling out a, 149.
- expert seamanship required to manage a, 150.
- officers, junior, 163.
- fire drill on, 154.
- care of, at sea, 159.
- crew of, 165.
- inspection of, 170.
- travel, perils of, 186, et seq.
- wrecked, list of, 195, et seq.
- burned at sea, 197.
- speed of increases safety, 204.
- safety of, 205, et seq.
- freight and passenger, 217.
- 298 Steamships, the fastest, cost of, 218.
- list of transatlantic, 219.
- routes long, first established by Boston merchants, 253;
- to India, China, and Australia, list of, 266;
- traffic main of, 256.
- number and nationality of, 256.
- lines of transatlantic, 259.
- between Europe and the East, 260.
- Steel, use of, in naval construction, 54.
- industry in the United States, 56, 86.
- Steerage passengers, fare of, 143.
- inspection of, 144.
- Steering gear, steam, 164.
- Stevens, Mr., of Hoboken, experiments of, with the screw propeller, 18.
- return tubular boilers built by, 33.
- Stockton, Commodore Robert F., orders screw boats of Ericsson, 17.
- Stoke-hole of a steamship, 171.
- Stokers, at work, 172.
- their quarters, 175.
- Suez Canal, passage of, 269.
- Sunday on steamship, 142.
- Tank steamers, 243, et seq.
- Tapscott’s line, 213.
- Teutonic, breaks the record, 44, 129, 229.
- tonnage of, 230.
- Thomas Powell, the, 34.
- Tonnage of the United States in 1829 and subsequently, 7.
- of London and Liverpool, 8.
- of foreign and domestic ships in 1890, 223.
- steam, in the United States and Great Britain, 53.
- Tow-boats, statistics of, 223.
- Tramp steamships, tonnage of, in 1890-91, 223.
- description of, 234.
- Trave, the, 40.
- largest mail carried by her, 230.
- Travel, transatlantic, increasing, 134.
- Trevithick opposed by Watt, 77.
- Triple-expansion engines, the first, 39.
- Tripoli, Cunard steamer, loss of, 195.
- Twin screws, 43.
- safety secured by the system of, 209.
- steamers having, 212.
- Unicorn, the, first steamship to enter Boston from Europe, 118.
- Union Steamship Company, the, 292.
- United States and Brazil Mail Steamship Company, 289.
- Valparaiso, 284.
- Vanderbilt, Commodore, starts a line of transatlantic steamers, 124.
- Ville du Havre, loss of, 197.
- Water, resistance of, to a moving vessel, 46, 48, 63.
- Waterwitch, the, experiments with, 83.
- Watt, proposes a spiral oar, 17.
- his prejudice against steam applied to marine propulsion, 77.
- Wave-action in the case of ships at full speed, 46, et seq.
- Waves produced by a ship in motion, 47, 61.
- West Indies, steamship lines touching at, 290.
- “Whaleback” steamer, description of, 234.
- Wheelwright, William, the instigator of Pacific Steam Navigation Co., 23.
- White Star line, establishment of, 25.
- build a new type of ship, 35.
- conveniences for passengers in, 126.
- the freight capacity of the largest ships of, 218.
- influence of, on ocean navigation, 230.
- Williams & Guion. See Guion line.
- Wilson line, the, as freight carriers, 219.
- Wilson, Thomas, builds the first iron vessel, 14.
- World, a trip round the, 256, et seq.
- Wrecked steamships, list of, 195, et seq.
- Wyckoff, Chevalier, a passenger on the Sirius’s return voyage, 117.
“A reference to the several titles will convince any one at all familiar with the general subject that the particular topic is treated in every instance by an expert, entitled as such to speak with authority.”—Judge Thomas M. Cooley.
The American Railway
ITS CONSTRUCTION, DEVELOPMENT,
MANAGEMENT, AND APPLIANCES.
WRITTEN BY THE MOST EMINENT AUTHORITIES IN ALL
BRANCHES OF RAILWAY WORK.
The book is divided into the following chapters, each being complete and full in the treatment of its subject.
AN INTRODUCTION BY JUDGE THOMAS M. COOLEY,
Chairman of the Inter-state Commerce Commission.
THE BUILDING OF A RAILWAY.
By THOMAS CURTIS CLARKE,
Civil Engineer.
FEATS OF RAILWAY ENGINEERING.
By JOHN BOGART,
State Engineer of New York.
AMERICAN LOCOMOTIVES & CARS.
By M. N. FORNEY,
Author of the “Catechism of the Locomotive,” Editor “Railroad and Engineering Journals,” etc.
RAILWAY MANAGEMENT.
By GEN. E. P. ALEXANDER,
President Georgia Central R. R.
SAFETY IN RAILROAD TRAVEL.
By H. G. PROUT,
Editor “The Railroad Gazette.”
RAILWAY PASSENGER TRAVEL.
By GEN. HORACE PORTER,
Vice-Pres. Pullman Palace Car Co.
THE FREIGHT CAR SERVICE.
By THEODORE VOORHEES,
Asst. Supt. N. Y. Central R. R.
THE PREVENTION OF RAILWAY STRIKES.
By CHARLES FRANCIS ADAMS,
President Union Pacific R. R.
HOW TO FEED A RAILWAY.
By BENJAMIN NORTON,
Second Vice-Pres. L. I. R. R.
THE RAILWAY MAIL SERVICE.
By THOMAS L. JAMES,
Ex-Postmaster-General.
THE RAILWAY IN ITS BUSINESS RELATIONS.
By ARTHUR T. HADLEY,
Professor Yale College; Author of “Railroad Transportation.”
EVERY-DAY LIFE OF RAILROAD MEN.
By B. B. ADAMS, Jr.,
Associate Editor “The Railroad Gazette.”
STATISTICAL RAILWAY STUDIES.
By FLETCHER W. HEWES,
Author of “Scribner’s Statistical Atlas.”
With 225 Illustrations, 13 Maps, and 19 Charts, many being Colored. A Full Index adds much to the Value of the Volume as a Book of Reference.
Substantially bound in Half Leather, Octavo, $6.00, net.
FOR the first time there is presented in this book an adequate account of the American Railway, an industry representing over nine thousand million dollars in its one hundred and fifty thousand miles of road. The above enumeration of the subjects, which are treated in the volume, is sufficient to show its value and importance, and in preparing it nothing has been left undone which might add to the lasting value and interest of the work.
“A large and handsome volume. The various chapters are all by specialists well known as authorities, each in his own field, and the information given, while attractive in form, may be depended upon as entirely trustworthy.”—Boston Beacon.
ELECTRICITY IN DAILY LIFE
A POPULAR ACCOUNT OF THE
APPLICATIONS OF ELECTRICITY
TO EVERY DAY USES
In this work, the plan of which is similar to “The American Railway” published a year ago, are to be found elaborately illustrated papers by ten writers who were selected for their expert acquaintance with every phase of this important subject. Acknowledged authorities in their respective fields, these writers have described both the theoretical and practical aspects of the different branches of electrical science in a singularly entertaining and instructive manner. The scope and importance of the work are shown by the following list of topics and eminent authors:
ELECTRICITY IN THE SERVICE OF MAN.
By C. F. BRACKETT,
Henry Professor of Physics in Princeton College.
THE ELECTRIC MOTOR AND ITS APPLICATIONS.
By FRANKLIN L. POPE,
Past President of the American Institute of Electrical Engineers.
THE ELECTRIC RAILWAY OF TO-DAY.
By JOSEPH WETZLER,
Editor of the “Electrical Engineer,” New York.
ELECTRICITY IN LIGHTING.
By HENRY MORTON,
President of the Stevens Institute of Technology.
THE TELEGRAPH OF TO-DAY.
By CHARLES L. BUCKINGHAM,
Patent Attorney and Counsel for the Western Union Telegraph Co.
THE MAKING AND LAYING OF A CABLE.
By HERBERT L. WEBB,
Assistant Electrician, Metropolitan Telephone Co., New York.
ELECTRICITY IN NAVAL WARFARE.
By WALTER S. HUGHES,
Lieutenant U.S.N.
ELECTRICITY IN LAND WARFARE.
By JOHN MILLIS,
First Lieutenant, Corps of Engineers, U.S.A.
ELECTRICITY IN THE HOUSEHOLD.
By A. E. KENNELLY,
Electrician of Mr. T. A. Edison’s Laboratory.
ELECTRICITY IN RELATION TO THE HUMAN BODY.
By M. ALLEN STARR, M.D.,
Professor of Nervous Diseases, College of Physicians and Surgeons, New York.
With 125 illustrations, Square 8vo, $3.00.
CHARLES SCRIBNER’s SONS, PUBLISHERS, NEW YORK.
BRIEF LIST OF BOOKS ON TRAVEL, EXPLORATION AND ADVENTURE, PUBLISHED BY CHARLES SCRIBNER’s SONS, 743 & 745 BROADWAY, NEW YORK CITY.
Rev. James Bassett.
PERSIA; The Land of the Imams (With Map. 12mo, $1.50.)
“Scarcely inferior, in general interest, to O’Donovan’s “Merv,” or Stech’s
two volumes on Persia, and superior to either in interest for a reader concerned
in the evangelization of the country. His pages are crowded with
facts and replete with indications of intelligent observations and natural
interpretations. We have not found a dull page in it. It is a small book
with much in it, and that much good.”—New York Independent.
Capt. John G. Bourke.
THE SNAKE DANCE OF THE MOQUIS OF ARIZONA. With a Description of the
Manners and Customs of this Peculiar People (With Colored Plates. 8vo, $5.00.)
“A valuable contribution to the study of native American ethnology,
while its vivid descriptions of weird scenes, stirring incidents of travel, and
characteristic anecdotes, make it very agreeable reading.”—London Academy.
William T. Brigham.
GUATEMALA; The Land of the Quetzal (With 26 full-page Illustrations. 8vo, $5.00.)
“Mr. Brigham made a very extensive trip through Guatemala, and he
brought to all that met his eye a trained intelligence which detected everything,
revealed and promised. He discerned and comprehended much more than
any of the natives have divined or hoped for, and his book is the only one
extant in any language which discloses what the Guatemalan Republic is or
might be.”—New York Sun.
Henry W. Elliott.
OUR ARCTIC PROVINCE, ALASKA AND THE SEAL ISLANDS (Illust. 8vo, $4.50.)
“Nothing so complete and satisfactory has ever before appeared in print in
this country as this absorbingly interesting and minutely accurate account of
the great Alaskan Seal Islands, and the book must now be regarded as the
standard authority on ‘Our Arctic Province.’”—Chicago Herald.
Rev. Henry M. Field, D.D.
FROM THE LAKES OF KILLARNEY TO THE GOLDEN HORN (8vo, $2.00).
FROM EGYPT TO JAPAN (8vo, $2.00). ON THE DESERT (8vo, $2.00).
AMONG THE HOLY HILLS (With a Map. 8vo, $1.50). THE GREEK ISLANDS, and
Turkey after the War (With Illustrations and Maps. 8vo, $1.50). OLD SPAIN AND
NEW SPAIN (With Map. 8vo, $1.50). BRIGHT SKIES AND DARK SHADOWS
(With Maps. 8vo, $1.50). GIBRALTAR (Illustrated. 4to, $2.00).
“Dr. Field has an eye that sees very clearly. He knows also how to
describe just those things in the different places visited by him which an
intelligent man wants to know about. He has, besides, a singularly clear and
pleasing style, so that the attention of his reader is never for a moment
detained over any obscurity or infelicity of expression, but is at once rewarded
by the clear perception of his meaning.”—Dr. Wm. M. Taylor.
Henry T. Finck.
THE PACIFIC COAST SCENIC TOUR (With 20 full-page Illustrations. 8vo, $2.50).
SPAIN AND MOROCCO; Studies in Local Color (12mo, $1.25.)
“The writer combines very happily the faculty of close observation and
minute description with real literary skill. Thus while his book contains
details which make it eminently useful and a source of exact information, it
is also a pleasurable work for the reader.”—The Christian Union.
James Anthony Froude.
THE ENGLISH IN THE WEST INDIES (Illustrated. 8vo, $1.75). OCEANA: England
and Her Colonies (Illustrated. 8vo, $1.75.)
“Mr. Froude is the master of an exquisite prose style, and if not a foremost
master he is very near to that rank among living Englishmen. Not since
‘Eothen’ captivated all its readers, not since Waterton narrated the story of
his wanderings, has the romance of travel been treated with happier, abler,
or more entertaining hands.”—New York Times.
William H. Gilder.
SCHWATKA’s SEARCH (Illustrated. 8vo, $3.00). ICEPACK AND TUNDRA
(Illustrated. 8vo, $4.00.)
“No recent book gives so vivid an idea of the perils and hardships which
necessarily accompany all attempts at arctic exploration, as this of Mr.
Gilder’s. The accounts of the people of the various places visited, and their
peculiar customs, show keen powers of observation as well as skill of
description.”—Boston Transcript.
Gen. A. W. Greely.
THREE YEARS OF ARCTIC SERVICE. An Account of the Lady Franklin Bay Expedition
of 1881-1884 (With over 100 Illustrations, Maps, and Charts. 2 vols., 8vo). Sold
only by subscription.
“In every respect—the interest of the narrative, the fullness and accuracy
of the departments of ethnology, of natural history, of meteorology, geology,
auroral displays, of all matters of scientific interest—this work is incomparably
the most valuable one on the subject ever published.”—Chicago Interior.
William Elliot Griffis.
COREA; THE HERMIT NATION (With Maps and Illustrations. 8vo, $2.50.)
“The work bears witness to a vast amount of well directed labor; and
while it is clothed with a rare charm for the general reader, whose curiosity
regarding a long isolated nation will for the first time be satisfied, it is also
sure of a respectful and grateful reception from the student of history, ethnology,
and philology.”—New York Sun.
William T. Hornaday.
TWO YEARS IN A JUNGLE (New Edition. 8vo, $3.00.) TAXIDERMY AND
ZOOLOGICAL COLLECTING (Illustrated. 8vo, $2.50 net.)
“He describes with skill and fidelity. Here we have the hunter’s sport,
the naturalist’s descriptions, and the traveler’s observations. We need not
say that the combination is rare and very inviting.”—Chicago Interior.
A. J. Mounteney-Jephson.
EMIN PASHA AND THE REBELLION AT THE EQUATOR (8vo). Sold only by subscription.
“You have commenced your story where a great gap occurred in my own
narrative, a gap which you alone could fill up. There is within the covers of
your volume much matter that is quite new to me, much that is extremely
thrilling and exciting, and the whole is related with very enviable literary tact
and skill. With all my heart I commend to American and English readers
this true tale of work manfully and nobly done and so modestly told.”—Henry M. Stanley.
Carl Lumholtz.
AMONG CANNIBALS (Fully Illustrated. 8vo, $5.00.)
“We have all read the book with immense interest. It is a work which
will have a very long life, for it is full of wisdom and useful knowledge;
besides, it represents everything so lively before the reader’s eyes that he
forgets he is reading a mere description, and thinks he is at the author’s side,
and shares with him the hardships, dangers, and joys of a life among cannibals
in the wilderness of Australia. The whole civilized world must be grateful
to you for this really wonderful work.”—Dr. Henry Schliemann.
Selah Merrill.
EAST OF THE JORDAN (With Illustrations and Map. New Edition, 8vo, $2.50.)
No other American is so much at home in the East Jordan country as Mr.
Merrill, and there does not exist in any other language so much fresh and
valuable information respecting it. The illustrations which embellish the
book are fresh and original, and the style of the narrative is graphic and
entertaining. The work is exceedingly interesting as an account of exploration
in this field, rich in historic associations.
William Agnew Paton.
DOWN THE ISLANDS (Illustrated. Square 8vo, $2.50.)
“An exceedingly entertaining book of travels, containing nearly seventy
illustrations, including sixteen full-page plates. Mr. Paton relates what he
has seen in the Windward Islands, from St. Kitt’s to Trinidad, and with this
he interweaves a vast amount of official and historical information, yet without
making the book a formal affair. The story is highly romantic and makes
good reading.”—Boston Beacon.
W. S. Schley and Prof. J. R. Soley.
THE RESCUE OF GREELY (With Maps and Illustrations. 8vo, $2.00.)
“The work has been singularly well done. The whole story is told in plain
facts, plainly and intellectually stated, and the adjectives are few. Rarely is a
great story narrated so simply and yet so effectively.”—N. Y. Times.
Dr. Henry Schliemann.
ANCIENT MYCENÆ (Illustrated. 4to, cloth extra, $7.50). TIRYNS (Illustrated.
Royal 8vo, $10.00).
“Dr. Schliemann has made the most important contribution of the present
century to Greek archæology.”—The Nation. “The interest of the work is
not confined to either England or America. Every enlightened nation will
welcome it, for it opens up a new world to the modern generation. No work
of the time has attracted wider attention.”—Boston Post.
Eugene Schuyler.
TURKISTAN (New Edition. 2 vols., 8vo, $5.00.)
“One of the most valuable and fascinating of publications. The author
has the eye and pen of a journalist, and sees at once what is worth seeing,
and recites his impressions in the most graphic manner.”—N. Y. World.
Herbert H. Smith.
BRAZIL; THE AMAZONS AND THE COAST (Illustrated. 8vo, $5.00.)
“Mr. Smith, an American who has lived and traveled for the greater part
of eight years in Brazil, gives so excellent an account of that country that we
cannot regret this addition to the already extensive literature of the subject.
The book is a very successful attempt to present a comprehensive picture,
drawn both from the experience of the author and from that of previous
Brazilian and foreign writers, of the present state of Brazil.”—London Academy.
Henry M. Stanley.
IN DARKEST AFRICA (With Maps and Illustrations. 2 vols., 8vo, $7.50.) Sold only by
subscription. HOW I FOUND LIVINGSTONE. (With Maps and Illustrations. 8vo, $3.50.)
“This is the noblest record of the achievements of a man of action which
this generation has known. Mr. Stanley writes his book very much as he
marches through Africa—with the irresistible energy of an imperious will.
These volumes have descriptive passages of singular excellence; the style is
trenchant, vigorous and clear; and the literary workmanship is markedly
superior to that of any of his previous work.”—New York Tribune.
Thomas Stevens.
AROUND THE WORLD ON A BICYCLE (200 Illustrations. 2 vols., 8vo, $8.00.)
“This book will be found very interesting. All wheelmen will want to
have the history of the greatest bicycle journey ever accomplished; the lover
of adventure will find it richly to his taste; and the general reader will find
in the descriptions of persons, places and customs in far-off lands, much to
please and interest.”—The Boston Times.
Bayard Taylor.
ILLUSTRATED LIBRARY OF TRAVEL—TRAVELS IN JAPAN, ARABIA, SOUTH
AFRICA, CENTRAL ASIA, CENTRAL AFRICA, SIAM (Six volumes, each Illustrated.
12mo, $1.25.)
“Authenticated accounts of countries, peoples, modes of living and being,
curiosities in natural history, and personal adventure in travels and explorations,
suggest a rich fund of solid instruction combined with delightful
entertainment. The editorship, by one of the most observant and well-traveled
men of modern times, at once secures the high character of the
‘Library’ in every particular.”—The Sunday School Times.
Edward L. Wilson.
IN SCRIPTURE LANDS (With 150 Illustrations from photographs. Large 8vo, $3.50.)
“Here we have a man with the courageous spirit of an explorer, a good
pair of eyes, a good camera, and a good literary style. We have seen no
work of exploration and travel in those lands which gives so clear an idea of
them and of the historic remains and scenes as this.”—Chicago Interior.
Transcriber’s Notes:
The spelling, punctuation and hyphenation from the original has been retained with the exception of apparent printers’ errors.